ГОСТ 30331.2-95
(МЭК 364-3-93)
ГОСТ Р 50571.2-94
(МЭК 364-3-93)
МЕЖГОСУДАРСТВЕННЫЙ СТАНДАРТ
ЭЛЕКТРОУСТАНОВКИ ЗДАНИЙ
Часть 3
ОСНОВНЫЕ ХАРАКТЕРИСТИКИ
МЕЖГОСУДАРСТВЕННЫЙ СОВЕТ
ПО СТАНДАРТИЗАЦИИ, МЕТРОЛОГИИ И СЕРТИФИКАЦИИ
Минск
Предисловие
1 ПОДГОТОВЛЕН И ВНЕСЕН Техническим комитетом по стандартизации ТК 337 «Электрооборудование жилых и общественных зданий»
2 ПРИНЯТ И ВВЕДЕН В ДЕЙСТВИЕ Постановлением Госстандарта России от 10 ноября 1994 г № 273
3 Настоящий стандарт содержит полный аутентичный текст международного стандарта МЭК 364-3-93 «Электрические установки зданий. Часть 3. Основные характеристики» с дополнительными требованиями, учитывающими потребности экономики страны
4 ВВЕДЕН ВПЕРВЫЕ
Настоящий стандарт на 7-м заседании Межгосударственного Совета по стандартизации, метрологии и сертификации принят в качестве межгосударственного стандарта ГОСТ 30331.2-95 (МЭК 364-3-93) «Электроустановки зданий. Часть 3. Основные характеристики», который содержит полный аутентичный текст ГОСТ Р 50571.2-94 (МЭК 364-3-93).
Постановлением Комитета Российской Федерации по стандартизации, метрологии и сертификации от 12 марта 1996 г. № 164 межгосударственный стандарт ГОСТ 30331.2-95 (МЭК 364-3-93) введен в действие для применения в качестве нормативного документа по стандартизации Российской Федерации с 1 июля 1996 г.
Введение
Настоящий стандарт является частью комплекса государственных стандартов на электроустановки зданий, разрабатываемых на основе комплекса стандартов Международной электротехнической комиссии МЭК 364 «Электрические установки зданий».
Комплекс государственных стандартов, в т.ч. и настоящий стандарт, по системе построения, содержанию, разбивке по частям, главам и разделам полностью соответствует системе, принятой в комплексе стандартов МЭК 364.
Нумерация разделов и пунктов в настоящем стандарте соответствует установленной в МЭК 364-3-93 на электроустановки зданий.
Применение системы нумерации разделов и пунктов стандарта в соответствии с МЭК 364-3-93 обеспечивает взаимоувязку требований частных стандартов комплекса стандартов на электроустановки зданий по правилам, принятым Техническим комитетом 64 МЭК «Электрические установки зданий».
До приведения «Правил устройства электроустановок» (ПУЭ) в соответствие с комплексом стандартов на электроустановки зданий, ПУЭ применяют в части требований, не противоречащих указанному комплексу стандартов.
Положения настоящего стандарта должны применяться во всех областях, входящих в сферу работ по стандартизации и сертификации электроустановок зданий, при разработке и пересмотре стандартов, норм и правил на устройство, испытания и эксплуатацию электроустановок.
Стандарт содержит полный аутентичный текст МЭК 364-3-93 с Изменением № 1 (1994), а также дополнительные требования, отражающие потребности экономики страны, которые в тексте стандарта выделены курсивом.
Подавляющая часть положений МЭК 364-3-93, относящихся к классификации внешних воздействий и требованиям по воздействию внешних факторов, не может быть применена в отечественной практике без их дополнения или уточнения с учетом требований государственных стандартов, регламентирующих общие требования в части внешних воздействующих факторов (ВВФ): ГОСТ 15150-69, ГОСТ 15543.1-89, ГОСТ 17516.1-90 и ГОСТ 24682-81.
Требования государственных стандартов в части ВВФ, дополняющие или уточняющие положения соответствующих пунктов МЭК 364-3-93, приведены в настоящем стандарте в таблице и выделены курсивом.
Не применяют для потребностей экономики страны требования приложения А (в части перечня внешних условий по группе А), приложений В, С и D к МЭК 364-3-93, относящиеся к внешним воздействиям. В стандарт дополнительно включено приложение Е, отражающее соответствие между условиями в части ВВФ настоящего стандарта и МЭК 364-3-93.
ГОСТ 30331.2-95
(МЭК 364-3-93
ГОСТ Р 50571.2-94
(МЭК 364-3-93)
МЕЖГОСУДАРСТВЕННЫЙ СТАНДАРТ
Электроустановки зданий
Часть 3
ОСНОВНЫЕ ХАРАКТЕРИСТИКИ
Electrical
installations of buildings.
Part 3. General characteristics
Дата введения 1995-01-01
Настоящий стандарт устанавливает основные характеристики электроустановок зданий, которые необходимы для обеспечения безопасности при эксплуатации электроустановок.
Область применения стандарта - по ГОСТ 30331.1/ГОСТ Р 50571.1.
Требования настоящего стандарта являются обязательными.
В настоящем стандарте использованы ссылки на следующие стандарты:
ГОСТ 15150-69 Машины, приборы и другие технические изделия. Исполнения для различных климатических районов. Категории, условия эксплуатации, хранения и транспортирования в части воздействия климатических факторов внешней среды
ГОСТ 15543.1-89 Изделия электротехнические. Общие требования в части стойкости к климатическим внешним воздействующим факторам
ГОСТ 17516.1-90 Изделия электротехнические. Общие требования в части стойкости к механическим внешним воздействующим факторам
ГОСТ 24682-81 Изделия электротехнические. Общие технические требования в части воздействия специальных сред
ГОСТ 30331.1-95 (МЭК 364-1-72, МЭК 364-2-70)/ГОСТ Р 50571.1-93 (МЭК 364-1-72, МЭК 364-2-70) Электроустановки зданий. Основные положения
МЭК 721 Классификация условий окружающей среды
3.1 Общие положения
Электроустановки оценивают по следующим характеристикам:
- назначение электроустановки, ее общая структура и источники питания - 31;
- внешние воздействия, которым она подвержена, - 32;
- совместимость оборудования - 33;
- ремонтопригодность - 34;
- пожаровзрывобезопасность в течение срока службы.
Эти характеристики должны учитываться при выборе защитных мер безопасности, а также при выборе и установке оборудования.
Примечание - Для установок связи необходимо учитывать требования соответствующих государственных стандартов, относящихся к рассматриваемому типу установки.
31 Назначение, структура электроустановки и источники питания
311 Потребляемая мощность и режим работы электроустановки
311.1 Для проектирования экономически целесообразных, надежных и пожаровзрывобезопасных электроустановок в диапазонах допустимых температур и падения напряжения необходима оценка мощности источника питания.
311.2 При определении мощности источника питания электроустановки или ее частей необходимо учитывать одновременность включения потребителей.
312 Питающие электрические сети
Необходимо оценить следующие характеристики питающих электрических сетей:
- типы систем токоведущих проводников;
- типы систем заземления;
- способы и устройства защиты от пожара (взрыва).
312.1 Типы систем токоведущих проводников
В настоящем стандарте рассматривают следующие типы систем токоведущих проводников.
Для систем токоведущих проводников переменного тока: однофазные двухпроводные; однофазные трехпроводные; двухфазные трехпроводные; двухфазные пятипроводные; трехфазные четырехпроводные; трехфазные пятипроводные.
Для систем токоведущих проводников постоянного тока: двухпроводные; трехпроводные.
312.2 Типы систем заземления
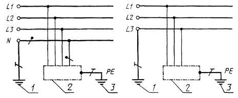
В настоящем стандарте рассматривают следующие типы систем заземления электрических сетей: TN-S, TN-C, TN-C-S, ТТ, IT (рисунки 31А - 31К).
На рисунках 31А - 31Е даны примеры типов систем заземления для обычно используемых трехфазных сетей переменного тока. На рисунках 31F - 31К даны примеры типов систем заземления сетей постоянного тока. Используемые на рисунках буквенные обозначения имеют следующий смысл.
Первая буква - характер заземления источника питания:
Т - непосредственное присоединение одной точки токоведущих частей источника питания к земле;
I - все токоведущие части изолированы от земли или одна точка заземлена через сопротивление.
Вторая буква - характер заземления открытых проводящих частей электроустановки:
Т - непосредственная связь открытых проводящих частей с землей, независимо от характера связи источника питания с землей;
N - непосредственная связь открытых проводящих частей с точкой заземления источника питания (в системах переменного тока обычно заземляется нейтраль).
Последующие буквы (если таковые имеются) - устройство нулевого рабочего и нулевого защитного проводников:
S - функции нулевого защитного и нулевого рабочего проводников обеспечиваются раздельными проводниками.
С - функции нулевого защитного и нулевого рабочего проводников объединены в одном проводнике (PEN-проводник).
Обозначения, принятые на рисунках 31А - 31К:
нулевой рабочий проводник (N)
защитный проводник (РЕ)
совмещенный нулевой рабочий и защитный проводник (PEN)
1 - заземление источника питания; 2 - открытые проводящие части
Рисунок 31А - Система TN-S (нулевой рабочий и нулевой защитный проводники работают раздельно)
1 - заземление источника питания; 2 - открытые проводящие части
Рисунок 31В - Система TN-C-S (в части сети нулевой рабочий и нулевой защитный проводники объединены)
1 - заземление источника питания; 2 - открытые проводящие части
Рисунок 31С - Система TN-C (нулевой рабочий и нулевой защитный проводники объединены по всей сети)
1 - заземление источника питания, 2 - открытые проводящие части, 3 - заземление
корпусов оборудования
Рисунок 31D - Система ТТ
1 - сопротивление; 2 - заземление источника питания, 3 - открытые проводящие части; 4 - заземление корпусов оборудования
Рисунок 31Е - Система IT
Рисунок 31F - Система TN-S постоянного тока
Рисунок 31G - Система TN-C постоянного тока
Рисунок 31H - Система TN-C-S постоянного тока
Рисунок 31J - Система ТТ постоянного тока
Рисунок 31К - Система IT постоянного тока
312.2.1 Система TN (рисунки 31А, 31В, 31С)
Питающие сети системы TN имеют непосредственно присоединенную к земле точку. Открытые проводящие части электроустановки присоединяют к этой точке посредством нулевых защитных проводников
В зависимости от устройства нулевого рабочего и нулевого защитного проводников различают следующие три типа системы TN:
- система TN-S - нулевой рабочий и нулевой защитный проводники работают раздельно по всей системе;
- система TN-C-S - функции нулевого рабочего и нулевого защитного проводников объединены в одном проводнике в части сети;
- система TN-C - функции нулевого рабочего и нулевого защитного проводников объединены в одном проводнике по всей сети.
312.2.2 Система ТТ (рисунок 31D)
Питающая сеть системы ТТ имеет точку, непосредственно связанную с землей, а открытые проводящие части электроустановки присоединены к заземлителю, электрически независимому от заземлителя нейтрали источника питания.
312.2.3 Система IT (рисунок 31Е)
Питающая сеть системы IT не имеет непосредственной связи токоведущих частей с землей, а открытые проводящие части электроустановки заземлены.
312.2.4 Системы заземления сетей постоянного тока (рисунки 31F, 31G, 31Н, 31J, 31К)
В заземленных системах сетей постоянного тока должна учитываться электрохимическая коррозия заземлителя.
Решение о заземлении положительного или отрицательного полюса должно основываться на конкретных условиях работы установки.
312.2.4.1 Система TN-S (рисунок 31F)
Заземленный линейный (фазный) проводник (например, L -) в системе а) или заземленный средний проводник (М) в системе b) отделены от защитного проводника (РЕ) во всей системе.
312.2.4.2 Система TN-C (рисунок 31Н)
Функции заземленного линейного (фазного) проводника (например, L -) в системе а) и защитного проводника (РЕ) совмещены в одном проводнике PEN (постоянного тока) во всей системе, или заземленного среднего проводника (М) и защитного проводника (РЕ) в системе b) совмещены в одном проводнике PEN (постоянного тока) во всей системе.
312.2.4.3 Система TN-C-S (рисунок 31Н)
Функции заземленного линейного (фазного) проводника (например, L -) и защитного проводника (РЕ) в системе а) совмещены в одном проводнике PEN (постоянного тока) в части системы, или заземленного среднего проводника (М) и защитного проводника (РЕ) в системе b) совмещены в одном проводнике PEN (постоянного тока) в части системы.
313 Источники питания
313.1 Общие положения
313.1.1 Источники питания оценивают по следующим характеристикам:
- род тока и его частота;
- значение номинального напряжения;
- расчетное значение тока короткого замыкания в точке подвода питания;
- возможность выполнения требований, предъявляемых к установке, в т.ч. возможность обеспечения максимальной потребности мощности;
- соответствие требованиям пожаровзрывобезопасности.
313.1.2 Характеристики по 313.1.1 следует оценить как для внешнего источника питания, так и для внутреннего источника питания. Это положение также распространяется на источники аварийного и резервного питания.
313.2 Источники питания для аварийных служб и питание с переключением на резервный источник
Характеристики источников питания оборудования для обеспечения безопасности и/или резервного питания должны определяться для каждого в отдельности. Мощность этих источников должна соответствовать заданным условиям работы оборудования.
314 Разделение цепей электроустановки
314.1 Каждая электроустановка должна быть разделена на несколько цепей, чтобы в случае необходимости:
- предупредить возможность повреждения и свести к минимуму последствия повреждения;
- облегчить проверку, испытание и техническое обслуживание;
- предотвратить опасность, в т.ч. опасность пожара и взрыва, возникающую вследствие повреждения одной цепи.
314.2 Для частей электроустановки, которые нуждаются в раздельном управлении, должны быть предусмотрены независимые источники питания для того, чтобы на эти цепи не влиял отказ других цепей.
32 Классификация внешних условий
320.1 В настоящем разделе установлены классификация и система кодирования внешних условий, которые необходимо учитывать при проектировании и монтаже электроустановок зданий.
320.2 Каждое внешнее условие обозначают кодом, состоящим из двух заглавных букв и цифр, следующим образом.
Первая буква обозначает общую категорию внешнего условия:
А - внешние воздействующие факторы окружающей среды (п. 321);
В - условия пользования электроэнергией (п. 322);
С - конструкция здания (п. 323).
Вторая буква обозначает природу внешнего воздействующего условия.
Цифра обозначает класс внутри каждого внешнего воздействующего условия. Например, код АС2 означает (п. 321):
А - внешние воздействующие факторы окружающей среды;
АС - внешний воздействующий фактор - высота над уровнем моря;
АС2 - внешний воздействующий фактор - высота над уровнем моря 2000 м.
Примечание - Приведенные в настоящем разделе обозначения кодов не предназначены для маркировки оборудования.
321 Внешние воздействующие факторы (ВВФ) окружающей среды
|
Код |
Обозначение класса |
Характеристика |
Примеры применения |
Ссылки на МЭК 721 |
Требования, относящиеся к соответствующим пунктам МЭК 364-3-93, установленные для применения в народном хозяйстве согласно государственным стандартам (в части ВВФ) |
|
|
|
|
|
|
|
321.А Условия эксплуатации электроустановок. Обозначение условий эксплуатации Условия эксплуатации электроустановок в части климатических ВВФ устанавливают и обозначают в соответствии с ГОСТ 15150. Конкретные условия эксплуатации и значения климатических факторов устанавливают в соответствии со следующими видами климатических исполнений электротехнических изделий по ГОСТ 15543.1: 01 УХЛ1 У1 ТУ1 Т1 ТС1 02 УХЛ2 У2 ТУ2 Т2 ТС2 В3 УХЛ3 У3 ТУ3 Т3 04 УХЛ4 ТС4 УХЛ4.2 05 УХЛТС5 УХЛ4. 1* O1a УХЛ1а У1а O1в УХЛ1в У1в О2а УХЛ2а У2а О2в УХЛ2в У2в В3а УХЛ3а У3а УХЛ3в У3в О4 УХЛ4а О4в УХЛ4в УХЛ5а * Значение ВВФ - по ГОСТ 15150 |
|
|
321.1 Температура окружающей среды |
321.1A Значения температуры окружающей среды - в соответствии с видом климатического исполнения по ГОСТ 15150 |
|||||
|
|
|
Температура окружающей среды - температура воздуха в месте установки оборудования. Предполагается, что температура учитывает влияние тепловыделений от прочего оборудования, устанавливаемого в том же помещении. Температуру окружающей среды определяют в месте, где должно быть установлено оборудование. |
|
|
||
|
|
|
Эту температуру определяют с учетом работы всего остального оборудования, находящегося в этом же месте, но при этом не учитывают тепловыделение рассматриваемого оборудования. Нижние и верхние пределы диапазонов температуры окружающей среды, °С: |
|
|
|
|
|
АА1 |
|
-60 С +5 С |
|
Включает температурный диапазон МЭК 721-3-3-94, класс 3К8, верхняя температура воздуха в котором ограничена до +5 ºС Часть температурного диапазона МЭК 721-3-4-94, класс 4КА, нижняя температура воздуха которого ограничена -60 ºС, а верхняя +5 ºС |
|
|
|
АА2 |
|
-40 ºС |
+5 ºС |
|
Часть температурного диапазона МЭК 721-3-3-94, класс 3К6, верхняя температура которого ограничена + 5 ºС. Включает температурный диапазон МЭК 721-3-4-94, класс 4К3, верхняя температура которого ограничена +5 °С |
|
|
АА3 |
|
-25 ºС |
+5 ºС |
|
Часть температурного диапазона МЭК 721-3-3-94, класс 3К6, верхняя температура которого ограничена +5 °С. |
|
|
|
|
|
|
|
Включает температурный диапазон МЭК 721-3-4-94, класс 4К1, верхняя температура которого ограничена +5 ºС |
|
|
АА4 |
|
-5 °С |
+40 °С |
|
Часть температурного диапазона МЭК 721-3-3-94, класс 3К5, верхняя температура которого ограничена +40 ºС |
|
|
АА5 |
|
+5 ºС |
+40 °С |
|
Идентично температурному диапазону МЭК 721-3-3-94, класс 3К3. |
|
|
АА6 |
|
+5 ºС |
+60 °С |
|
Часть температурного диапазона МЭК 721-3-3-94, класс 3К7, нижняя температура которого ограничена +5 °С, а верхняя температура +60 °С. Включает температурный диапазон МЭК 721-3-4-94, класс 4К4, нижняя температура которого ограничена +5 ºС |
|
|
АА7 |
|
-25 °С |
+55 °С |
|
Идентично температурному диапазону МЭК 721-3-3-94, класс 3К6 |
|
|
АА8 |
|
-50 ºС |
+40 ºС |
|
Идентично температурному диапазону МЭК 721-3-4-94, класс 4К3 |
|
|
|
|
Диапазоны температуры окружающей среды применяют, если влажность не оказывает влияния на электроустановку. |
|
|
|
|
|
|
|
Средняя температура за период 24 ч должна быть ниже на 5 °С верхнего предела. Возможна комбинация двух диапазонов для удовлетворения некоторых требований. Для электроустановок, подверженных воздействию температуры за пределами данных диапазонов, требуется специальное соглашение |
|
|
|
|
|
Код класса |
Характеристики |
Примеры применения |
Ссылки на МЭК 721 |
Требования, относящиеся к соответствующим пунктам МЭК 364-3-93, установленные для применения в народном хозяйстве согласно государственным стандартам (в части ВВФ) |
|||||
|
Нижняя температура воздуха, ºС |
Верхняя температура воздуха, °С |
Нижняя относительная влажность, % |
Верхняя относительная влажность, % |
Нижняя абсолютная влажность, г/м3 |
Верхняя абсолютная влажность, г/м3 |
||||
|
321.2. Комбинированное воздействие температуры и влажности окружающей среды |
321.2А Значение сочетания температуры окружающей |
||||||||
|
АВ1 |
-60 |
+5 |
3 |
100 |
0,003 |
7 |
Закрытое и открытое размещение с очень низкими температурами окружающей среды |
Включает температурный диапазон МЭК 721-3-3-94, класс 3К8, верхняя температура воздуха в котором ограничена до +5 °С. Часть температурного диапазона МЭК 721-3-4-94, класс 4К4, нижняя температура воздуха которого ограничена -60 °С, верхняя +5 °С |
среды и влажности в соответствии с видом климатического исполнения по п. 321.А |
|
АВ2 |
-40 |
+5 |
10 |
100 |
0,1 |
7 |
Закрытое и открытое размещение с низкими температурами окружающей среды |
Часть температурного диапазона МЭК 721-3-3-94, класс 3К7, верхняя температура которого ограничена +5 °С. Включает температурный диапазон МЭК 721-3-4-94, класс 4К3, верхняя температура которого ограничена +5 °С |
|
|
АВ3 |
-40 |
+5 |
10 |
100 |
0,1 |
7 |
Закрытое и открытое размещение с низкими температурами окружающей среды |
Часть температурного диапазона МЭК 721-3-3-94, класс 3К6, верхняя температура которого ограничена +5 °С. Включает температурный диапазон МЭК 721-3-4-94, класс 4К1, верхняя температура которого ограничена +5 ºС |
|
|
АВ4 |
-5 |
+40 |
5 |
95 |
1 |
29 |
Помещения, защищенные от влияния атмосферных воздействий, без контроля температуры и влажности. Для повышения температуры окружающей среды можно использовать нагрев |
Идентично температурному диапазону МЭК 721-3-3-94, класс ЗК6, верхняя температура которого ограничена +40 ºС |
|
|
АВ5 |
+5 |
+40 |
5 |
85 |
1 |
25 |
Помещения, защищенные от влияния атмосферных воздействий с контролем (регулированием) температуры |
Идентично температурному диапазону МЭК 721-3-3-94, класс 3К3 |
|
|
АВ6 |
+5 |
+60 |
10 |
100 |
1 |
35 |
Закрытое и открытое размещение с очень высокими температурами окружающей среды, где предотвращено влияние низких температур. Возможность солнечного и теплового излучения |
Часть температурного диапазона МЭК 721-3-3-94, класс 3К7, нижняя температура которого ограничена +5 ºС, а верхняя +60 ºС. Включает температурный диапазон МЭК 721-3-4-94, класс 4К4, нижняя температура которого ограничена +5 ºС |
|
|
АВ7 |
-25 |
+55 |
10 |
100 |
0,5 |
29 |
Закрытые помещения, защищенные от влияния условий на открытом воздухе, без контроля температуры и влажности, которые могут иметь сообщение непосредственно с открытым воздухом и подвергаться солнечному облучению |
Идентично температурному диапазону МЭК 721-3-3-94, класс 3К6 |
|
|
АВ8 |
-50 |
+40 |
15 |
100 |
0,04 |
36 |
Открытое и незащищенное от влияния атмосферных условий размещение на открытом воздухе с низкими и высокими температурами |
Идентично температурному диапазону МЭК 721-3-4-94, класс 4К3 |
|
|
Примечания 1 Все нормированные значения являются максимальными или предельными, с низкой вероятностью появления. 2 Низкие и высокие значения относительной влажности ограничены значениями низкой и высокой абсолютной влажности так, что для внешних факторов А и С, или В и D приведенные предельные значения не могут иметь место одновременно. Поэтому в приложении В приведены климато-граммы, которые описывают взаимозависимость между температурой воздуха, относительной влажностью и абсолютной влажностью для нормирования климатических классов. |
|||||||||
Продолжение
|
Код |
Обозначение класса |
Характеристики |
Примеры применения |
Ссылки на МЭК 721 |
Требования, относящиеся к соответствующим пунктам МЭК 364-3-93, установленные для применения в народном хозяйстве согласно государственным стандартам (в части ВВФ) |
|
321.3 Высота над уровнем моря |
|||||
|
АС1 |
|
Высота над уровнем моря £ 2000 м |
|
|
Высота над уровнем моря - в соответствии с видом |
|
АС2 |
|
Высота над уровнем моря ³ 2000 м |
|
|
климатического исполнения по 321.1 А |
|
321.4 Наличие воды |
|||||
|
AD1 |
Незначительное |
Вероятность появления воды незначительна |
Места размещения, в которых обычно на стенах нет следов влаги, за исключением ее появления на непродолжительное время в виде, например, конденсата паров, который быстро высыхает при хорошем проветривании |
МЭК 721-3-4-94, класс 4Z6 |
|
|
AD2 |
Свободно падающие капли |
Возможность вертикально падающих капель |
Места размещения, в которых пары воды время от времени конденсируются в виде капель, или помещения, в которых периодически появляется водяной пар |
МЭК 721-3-3-94, класс 3Z7 |
|
|
AD3 |
Брызги |
Возможность выпадения воды в виде дождя под углом к вертикали до 60 ° |
Место размещения, в котором разбрызгиваемая вода образует постоянную пленку на полу и/или стенах |
МЭК 721-3-3-94, класс 3Z8; МЭК 721-3-4-94, класс 4Z7 |
Условия воздействия дождя устанавливают по ГОСТ 15150 для разных климатических исполнений, при угле падения дождя от 90 до 30° к горизонтали |
|
AD4 |
Сплошные брызги |
Возможность обрызгивания со всех направлений |
Место размещения, в котором оборудование может быть подвергнуто действию сплошных брызг воды, например на некоторых наружных светильниках, строительном оборудовании |
МЭК 721-3-3-94, класс 3Z9; МЭК 721-3-4-94, класс 4Z7 |
|
|
AD5 |
Струи |
Возможность наличия струй воды по всем направлениям |
Места размещения, в которых постоянно используют воду из шланга (дворы, мойки автомашин) |
МЭК 721-3-3-94, класс 3Z10; МЭК 721-3-4-94, класс 4Z8 |
|
|
AD6 |
Волны |
Возможность волн воды |
Место размещения на морском берегу, например маяки, причалы, пляжи и т. п. |
МЭК 721-3-4-94, класс 4Z9 |
|
|
AD7 |
Погружение |
Возможность периодического или полного покрытия водой |
Места размещения, которые могут подвергнуться затоплению и/или, где вода может подниматься до максимального уровня 150 мм над верхней точкой оборудования, причем нижняя часть оборудования находится не ниже 1 м от поверхности воды |
-. |
В части характеристики класса места размещения, где оборудование может оказаться под водой (один или несколько раз) при глубине погружения не более 150 мм от верхней точки оборудования в течение не более 30 мин подряд |
|
AD8 |
Нахождение под водой |
Возможность долговременного и полного покрытия водой |
Места размещения, например плавательные бассейны, где электрическое оборудование одновременно и полностью погружено в воду и находится под давлением более 0,1 бар |
|
В части характеристики класса: места размещения (например, плавательные бассейны), где оборудование находится под водой при условиях более жестких, чем определено для АД7 |
|
321.5 Наличие внешних твердых тел |
|||||
|
АЕ1 |
Незначительное |
Количество пыли или внешних твердых тел не учитывают |
|
МЭК 721-3-3-94, класс 3S1; МЭК 721-3-4-94, класс 4S1 |
|
|
АЕ2 |
Мелкие предметы |
Наличие внешних твердых тел с наименьшим размером не менее 2,5 мм |
Инструменты и мелкие предметы являются примером твердых внешних тел с наименьшим размером не менее 2,5 мм |
МЭК 721-3-3-94, класс 3S2; МЭК 721-3-4-94, класс 4S2 |
|
|
АЕ3 |
Очень мелкие предметы |
То же, не менее 1 мм |
Проволока является примером твердых внешних тел с наименьшим размером не менее 1 мм |
МЭК 721-3-3-94, класс 3S3; МЭК 721-3-4-94, класс 4S3 |
|
|
АЕ4 |
Легкая пыль |
Наличие легких отложений пыли в количестве более 10, но £ 35 мг/(м2×сут) |
|
МЭК 721-3-3-94, класс 3S2; МЭК 721-3-4-94, класс 4S2 |
Требования по воздействию пыли - по ГОСТ 15150 |
|
АЕ5 |
Средняя пыль |
Наличие средних отложений пыли в количестве более 35, но £ 350 мг/(м2×сут) |
|
МЭК 721-3-3-94, класс 3S3; МЭК 721-3-4-94, класс 4S3 |
То же, что и для АЕ4 |
|
АЕ6 |
Тяжелая пыль |
Наличие больших отложений пыли в количестве более 350, но £ 1000 мг/(м2×сут) |
|
МЭК 721-3-3-94, класс 3S4; МЭК 721-3-4-94, класс 4S4 |
|
|
321.6 Наличие коррозионно-активных и загрязняющих веществ |
321.6А Воздействие специальных сред |
||||
|
AF1 |
Незначительное |
Количество или характер коррозионно активных и загрязняющих веществ не существенно |
|
МЭК 721-3-3-94, класс 3С1; МЭК 721-3-4-94, класс 4С1 |
Условия эксплуатации электроустановок, в части воздействия специальных сред устанавливают такими же, как для электротехнических изделий в соответствии с ГОСТ 24682. При этом условия эксплуатации в части воздействия газо- и парообразных сред групп |
|
AF2 |
Атмосферное |
Наличие значительного количества химически активных и загрязняющих веществ |
Электроустановки, расположенные вблизи моря или у промышленных предприятий |
МЭК 721-3-3-94, класс 3С2; МЭК 721-3-4-94, класс 4С2 |
|
|
AF3 |
Кратковременное или случайное |
Кратковременное или случайное воздействие некоторых коррозионно-активных сред или загрязняющих веществ |
Места размещения, в которых производят работу с химикатами в небольших количествах и где эти химикаты могут лишь случайно попасть на электрооборудование. Такие условия могут иметь место в заводских и прочих лабораториях или помещениях (котельные, гаражи и т.п.) |
МЭК 721-3-3-94, класс 3С3; МЭК 721-3-4-94, класс 4С3 |
1-4 по ГОСТ 24682, а также агрессивных сред при эффективных значениях концентрации £ 0,4 (для SO2 H2SO4), СО2 - 0,8 предельно допустимой концентрации рабочей зоны (ПДКр.з.) обозначают буквой Л. Условия эксплуатации электроустановок в части воздействия агрессивных сред устанавливают и обозначают в соответствии с видами химического исполнения электротехнических изделий по ГОСТ 24682. Условия эксплуатации при необходимости дополняют обозначением группы условий эксплуатации металлов, сплавов, металлических и неметаллических неорганических покрытий по ГОСТ 15150 с целью влияния коррозионно-активных агентов атмосферы |
|
321.7 Механические внешние воздействующие факторы |
321. 7А |
||||
|
321.7.1 Удары |
|
||||
|
AG1 |
Малые, низкая жесткость |
См приложение С |
Бытовые и аналогичные условия |
МЭК 721-3-3-94, классы 3М1/3М2/3М3; МЭК 721-3-4-94, классы 4М1/ 4М2/4М3; |
Условия эксплуатации электроустановок в части механических ВВФ (удары, вибрация) устанавливают и обозначают в соответствии со следующими группами механических исполнений электротехнических изделий по ГОСТ 17516.1: |
|
AG2 |
Средняя жесткость |
То же |
Обычные промышленные условия |
МЭК 721-3-3-94, классы 3М4/3М5/3М6; МЭК 721-3-4-94, классы 4М4/ 4М5/4М6 |
|
|
AG3 |
Высокая жесткость |
См. приложение С |
Жесткие промышленные условия |
МЭК 721-3-3-94, классы 3М7/3М8; МЭК 721-3-4-94, классы 4М7/ 4М8 |
М13, М38, М39, М40 M1, М3 М2, М7, М6, М42, М43 |
|
AG4 |
|
|
|
|
|
|
321.7.2 Вибрация |
|
||||
|
АН1 |
Низкая интенсивность |
См. приложение С |
Бытовые и аналогичные условия |
МЭК 721-3-3-94, классы 3М1/3М2/3М3, МЭК 721-3-4-94, классы 4М1/ 4М2/4М3 |
|
|
АН2 |
Средняя интенсивность |
То же |
Обычные условия промышленной эксплуатации |
МЭК 721-3-3-94, классы 3М4/3М5/3М6; МЭК 721-3-4-94, классы 4М4/ 4М5/4М6 |
|
|
АН3 |
Высокая интенсивность |
» |
Промышленные установки, подвергающиеся воздействию интенсивных внешних условий эксплуатации |
МЭК 721-3-3-94, классы 3М7/3М8; МЭК 721-3-4-94, классы 4М7/ 4М8 |
|
|
321.8 Наличие флоры и/или плесени |
|
||||
|
АК1 |
Неопасное |
Отсутствие опасности из-за растительности и/или плесени |
|
МЭК 721-3-3-94, класс 3В1; МЭК 721-3-4-94, класс 4В1 |
321.8А В части воздействия плесневых грибов условия эксплуатации электроустановок в соответствии с видами климатического исполнения по 321.1А |
|
АК2 |
Опасное |
Опасность от воздействия растительности и/или плесени |
Опасность зависит от местных условий и характера растительности. Следует различать опасный рост растений и условия, благоприятные для роста плесени |
МЭК 721-3-3-94, класс 3В2; МЭК 721-3-4-94, класс 4В2 |
|
|
321.9 Наличие фауны |
|
||||
|
AL1 |
Неопасное |
Отсутствие фауноопасности |
- |
МЭК 721-3-3-94, класс 3В; МЭК 721-3-4-94, класс 4В1 |
|
|
AL2 |
Опасное |
Наличие фауноопасности (насекомые, птицы, мелкие животные) |
Опасность зависит от характера фауны. Следует различать: - наличие насекомых в опасном количестве или агрессивных по природе; - наличие мелких животных и птиц в опасном количестве или агрессивных по природе |
МЭК 721-3-3-94, класс 3В2; МЭК 721-3-4-94, класс 4В2 * |
|
|
321.10 Электромагнитное, электростатическое и ионизирующее воздействие |
|||||
|
AM1 |
Незначительное |
Отсутствие вредного воздействия от блуждающих токов, электромагнитного излучения, электростатических полей, ионизирующего |
|
|
|
|
АМ2 |
Блуждающие токи |
излучения или индукции Наличие опасности от блуждающих токов |
|
|
|
|
АМ3 |
Электромагнитное |
Опасное наличие электромагнитного излучения |
|
|
|
|
АМ4 |
Ионизирующее |
Опасное наличие ионизирующего излучения |
|
|
|
|
АМ5 |
Электростатическое |
Опасное наличие электростатических полей |
|
|
|
|
АМ6 |
Индукция |
Опасное наличие индуцированных токов |
|
|
|
|
321.11 Солнечное излучение |
|||||
|
AN1 |
Низкое |
Интенсивность £ 500 Вт/м2 |
|
МЭК 721-3-3-94 |
321.11А Воздействие излучения устанавливают в соответствии с видом климатического исполнения по п. 321.1А |
|
AN 2 |
Среднее |
500 < интенсивность £ 700 Вт/м2 |
|
МЭК 721-3-3-94 |
|
|
AN3 |
Высокое |
700 < интенсивность < 1120 Вт/м2 |
|
МЭК 721-3-4-94 |
|
|
АР1 |
Незначительное |
Ускорение £ 30 Gal* |
Вибрации, способные разрушить здание, не учтены настоящей классификацией. |
|
321.12А Требования к электроустановкам в части сейсмостойкости устанавливают в баллах интенсивности землетрясений по МЭК 3-64 в соответствии с местностью расположения установки и высотой над нулевой отметкой, выбираемой из ряда 10, 20, 25, 30, 70м. Примечание - Соответствующие значения ускорений вибрации - по ГОСТ 17516.1 |
|
АР2 |
Низкая жесткость |
30 < ускорение £ 300 Gal |
|
||
|
АР3 |
Средняя жесткость |
300 < ускорение £ 600 Gal |
|
|
|
|
АР4 |
Высокая жесткость |
Ускорение > 600 Gal |
Классификация не учитывает частоту, однако, если сейсмическая волна способна вызвать резонанс здания, то сейсмическое влияние должно быть рассмотрено специально. Как правило, частоты сейсмического ускорения находятся в пределах от 0 до 10 Гц |
|
|
|
* 1 Gal = 1 см/с2 |
|||||
|
321.13 Воздействие молнии |
|||||
|
AQ1 |
Незначительное |
Менее 25 сут в году |
Электроустановки, питаемые воздушными линиями |
|
|
|
AQ2 |
Непрямое воздействие |
Более 25 сут в году Опасности, обусловленные питающими устройствами |
|
|
|
|
AQ3 |
Прямой удар |
Опасность, обусловленная открытой установкой оборудования |
Части электроустановки, расположенные снаружи здания AQ2 и AQ3 относятся к регионам с особенно высоким уровнем грозовой активности |
|
|
|
321.14 Движение воздуха |
|||||
|
AR1 |
Низкое |
Скорость £ 1 м/с |
- |
- |
321.14А Условия воздействия движения воздуха и ветра устанавливают для различных видов климатических исполнений по ГОСТ 15150 |
|
AR2 |
Среднее |
1 м/с < скорость £ 5 м/с |
- |
- |
|
|
AR3 |
Высокое |
5 м/с < скорость £ 10 м/с |
- |
- |
|
|
321.15 Ветер |
|||||
|
AS1 |
Низкий |
Скорость £ 20 м/с |
- |
- |
321.15А Условия воздействия ветра устанавливают для различных видов климатических исполнений по ГОСТ 15150 |
|
AS2 |
Средний |
20 м/с < скорость £ 30 м/с |
- |
- |
|
|
AS3 |
Высокий |
30 м/с < скорость £ 50 м/с |
- |
- |
|
322. УСЛОВИЯ ПОЛЬЗОВАНИЯ ЭЛЕКТРОЭНЕРГИЕЙ
|
Код |
Класс |
Характеристика |
Примеры применения |
Ссылки |
|
322.1 Компетентность персонала |
||||
|
ВА1 |
Обычные лица |
Необученный персонал |
- |
|
|
ВА2 |
Дети |
Дети в предназначенных для них помещениях |
Недоступность электрооборудования. Ограничение температуры |
|
|
ВА3 |
Инвалиды |
Лица, имеющие недостаточные физические или умственные способности (больные, старики) |
|
|
|
ВА4 |
Обученный персонал |
Обученный (ремонтный и эксплуатационный) персонал, работающий под надзором квалифицированного персонала |
|
|
|
ВА5 |
Высококвалифицированный персонал |
Лица с техническими знаниями или достаточным практическим опытом |
Электротехнические помещения |
|
|
322.2 Электрическое сопротивление тела человека |
||||
|
322.3 Контакты персонала с частями, имеющими потенциал земли |
||||
|
ВС1 |
Отсутствие контакта |
Персонал, находящийся в местах, не имеющих токоведущих частей |
|
|
|
ВС2 |
Редкие контакты |
Персонал, обычно не касающийся токоведущих частей или не стоящий на проводящих поверхностях |
|
|
|
вC3 |
Частые контакты |
Персонал, часто касающийся токоведущих частей или стоящий на проводящих поверхностях |
|
|
|
ВС4 |
Постоянные контакты |
Персонал, постоянно касающийся сторонних проводящих частей, для которых возможность прервать контакт ограничена |
|
|
|
322.4 Условия экстренной эвакуации |
||||
|
ВД1 |
Нормальные |
Низкая плотность заселения, легкие условия эвакуации |
|
|
|
ВД2 |
Трудные |
Высокая плотность заселения, легкие условия эвакуации |
|
|
|
вд3 |
Переполненные |
Размещение с высокой плотностью. Легкие условия эвакуации |
|
|
|
ВД4 |
Трудные и переполненные |
Размещение с высокой плотностью, трудные условия эвакуации |
|
|
|
322.5 Характер обрабатываемых или складируемых материалов |
||||
|
ВЕ1 |
Отсутствие существенной опасности |
|
|
|
|
ВЕ2 |
Пожароопасный |
Обработка, изготовление или хранение воспламеняющихся материалов, в т.ч. наличие пыли |
Склады, столярные мастерские, бумажные фабрики |
|
|
ВЕ3 |
Взрывоопасный |
Обработка материалов или хранение взрывоопасных материалов или материалов с низкой температурой |
Нефтеперегонные заводы, склады нефтепродуктов |
|
|
ВЕ4 |
Возможность заражения |
Пищевые концентраты, медикаменты и аналогичные продукты без упаковки |
Пищевая промышленность, кухня |
|
323. СТРОИТЕЛЬНЫЕ МАТЕРИАЛЫ И КОНСТРУКЦИИ ЗДАНИЙ
|
Код |
Класс |
Характеристика |
Примеры применения |
Ссылки |
|
323.1 Строительные материалы |
||||
|
СА1 |
Негорючие |
|
|
|
|
СА2 |
Горючие |
Здания, сооружаемые в основном из горючих материалов |
Деревянные здания |
|
|
323.2 Конструкция |
||||
|
СВ1 |
Опасность распространения огня незначительная |
|
|
|
|
СВ2 |
Способствует распространению огня |
Здания, фермы, размеры, которых способствуют распространению огня (например, благодаря эффекту тяги) |
Высотные здания. Системы принудительной вентиляции |
|
|
СВ3 |
Подвижная |
Опасность, обусловленная перемещениями каркаса (например, сдвиг между разными частями здания или здания и землей, осадка земли и фундаментов) |
Здания большой длины или здания, сооруженные на неустойчивом основании |
|
|
СВ4 |
Упругая или неустойчивая |
Сооружения механически слабые или подверженные перемещениям (например, колебаниям) |
Палатки, надуваемые сооружения, подвесные потолки Съемные перегородки |
|
33 Совместимость
330.1 Если электроустановка оказывает неблагоприятное влияние на другие системы, сети, оборудование, то должны быть приняты меры, исключающие это влияние.
К факторам внешнего воздействия относят:
- коммутационные перенапряжения;
- быстропеременные, резкие колебания нагрузки;
- пусковые токи;
- высшие гармоники;
- обратную связь по постоянному току;
- высокочастотные колебания;
- токи утечки;
- необходимость дополнительных присоединений к земле (неравномерность распределения потенциала, вынос потенциала).
34 Эксплуатационная надежность (восстанавливаемость системы)
340.1 Необходимо оценить частоту выходов из строя электроустановки, которые можно ожидать в течение ее срока службы. Если за работу установки отвечает какой-то орган, то с ним следует консультироваться. Эту оценку необходимо принять во внимание при применении требований стандартов на электроустановки зданий для того, чтобы с учетом частоты выходов их из строя:
- можно было выполнить периодическую проверку, испытания, обслуживание и ремонт в течение срока службы;
- была обеспечена эффективность защитных мер безопасности в течение срока службы;
- надежность оборудования, обеспечивающего исправную работу электроустановки, соответствовала предусмотренному сроку службы.
35 Системы, обеспечивающие безопасность
351 Общие положения
Примечание - Необходимость установки системы, обеспечивающей безопасность, и ее техническую характеристику, как правило, определяют официально уполномоченные организации, чьи требования выполняют в обязательном порядке.
Источниками питания систем, обеспечивающих безопасность, могут являться:
- аккумуляторные батареи;
- элементы аккумуляторных батарей;
- мотор-генераторные установки, не зависимые от источника питания нормального режима;
- отдельная питающая линия, полностью не зависимая от системы питания нормального режима.
352 Классификация
Источник питания системы, обеспечивающий безопасность, может быть:
- неавтоматическим, включение которого осуществляется оператором,
- автоматическим, включение которого не зависит от оператора.
В зависимости от времени переключения автоматические источники питания классифицируют следующим образом:
- бесперебойные: автоматический источник, который может обеспечивать непрерывное питание при заданных условиях во время переходного периода, например, при колебаниях напряжения и частоты;
- с весьма малой длительностью перерыва: автоматический источник, включение которого осуществляется в течение 0,15 с;
- с малой длительностью перерыва: автоматический источник, включение которого осуществляется в течение 0,5 с;
- со средней длительностью перерыва: автоматический источник, включение которого осуществляется в течение 15 с:
- с большой длительностью перерыва: автоматический источник, включение которого осуществляется за время, превышающее 15 с
(справочное)
|
А Внешние воздействующие факторы среды |
||||
|
АА |
Температура окружающей среды |
AG |
Механические воздействия |
|
|
АА1 |
-60 |
+5 |
AG1 |
Низкая жесткость |
|
АА2 |
-40 |
+5 |
AG2 |
Средняя жесткость |
|
АА3 |
-25 |
+5 |
AG3 |
Высокая жесткость |
|
АА4 |
-5 |
+40 |
AH |
Вибрация |
|
АА5 |
+5 |
+40 |
AH1 |
Низкая интенсивность |
|
АА6 |
+5 |
+60 |
AH2 |
Средняя интенсивность |
|
АА7 |
-25 |
+55 |
AH3 |
Высокая интенсивность |
|
АА8 |
-50 |
+40 |
AK |
Наличие флоры и/или плесени |
|
АВ |
Внешние климатические условия (комбинированное воздействие температуры окружающей среды и влажности): |
AK1 |
Нет опасности |
|
|
АВ1 |
|
AK2 |
Опасно |
|
|
АВ2 |
|
AL |
Наличие фауны: |
|
|
АВ3 |
|
AL1 |
Неопасное |
|
|
АВ4 |
|
AL2 |
Опасное |
|
|
АВ5 |
|
AM |
Электромагнитное, электростатическое и ионизирующее воздействия: |
|
|
АВ6 |
|
AM1 |
Незначительное |
|
|
АВ7 |
|
AM2 |
Блуждающие токи |
|
|
АВ8 |
|
AM3 |
Электромагнитное |
|
|
АС |
Высота над уровнем моря, м: |
AM4 |
Ионизирующее |
|
|
АС1 |
£ 2000 |
AM5 |
Электростатическое |
|
|
АС2 |
³ 2000 |
AM6 |
Индукция |
|
|
AD |
Наличие воды: |
AN |
Солнечное излучение: |
|
|
AD1 |
Незначительное |
AN1 |
Низкое |
|
|
AD2 |
Свободно капающие капли |
AN2 |
Среднее |
|
|
AD3 |
Брызги |
AN3 |
Высокое |
|
|
AD4 |
Сплошные брызги |
AP |
Воздействие сейсмических факторов: |
|
|
AD5 |
Струи |
AP1 |
Незначительное |
|
|
AD6 |
Волны |
AP2 |
Низкое |
|
|
AD7 |
Погружение |
AP3 |
Среднее |
|
|
AD8 |
Нахождение под водой |
AP4 |
Высокое |
|
|
AE |
Наличие инородных твердых тел: |
AQ |
Воздействие молнии: |
|
|
AE1 |
Незначительное |
AQ1 |
Незначительное |
|
|
AE2 |
Мелкие предметы |
AQ2 |
Непрямое воздействие |
|
|
AE3 |
Очень мелкие предметы |
AQ3 |
Прямой удар |
|
|
AE4 |
Легкая пыль |
AR |
Движение воздуха: |
|
|
AE5 |
Средняя пыль |
AR1 |
Низкое |
|
|
AE6 |
Тяжелая пыль |
AR2 |
Среднее |
|
|
AF |
Присутствие коррозионно-активных и загрязняющих веществ: |
AR3 |
Высокое |
|
|
AF1 |
Незначительное |
AS |
Ветер: |
|
|
AF2 |
Атмосферное |
AS1 |
Низкая скорость |
|
|
AF3 |
Кратковременное или случайное |
AS2 |
Средняя скорость |
|
|
AF4 |
Постоянное |
AS3 |
Высокая скорость |
|
|
В Условия пользования электроэнергией |
||||
|
BA |
Компетентность персонала |
BC4 |
Постоянные контакты |
|
|
BA1 |
Обычные лица |
BD |
Условия экстренной эвакуации |
|
|
BA2 |
Дети |
BD1 |
Нормальные |
|
|
BA3 |
Инвалиды |
BD2 |
Трудные |
|
|
BA4 |
Обученный персонал |
BD3 |
Переполненные |
|
|
BA5 |
Высококвалифицированный персонал |
BD4 |
Трудные и переполненные |
|
|
BB |
Электрическое сопротивление тела человека |
BE |
Характер обрабатываемых и складируемых материалов: |
|
|
BC |
Контакт персонала с частями, имеющими потенциал земли: |
BE1 |
Отсутствие существенной опасности |
|
|
BC1 |
Отсутствие контакта |
BE2 |
Пожароопасный |
|
|
BC2 |
Редкие контакты |
BE3 |
Взрывоопасный |
|
|
BC3 |
Частые контакты |
BE4 |
Возможность заражения |
|
|
С Строительные материалы и конструкции зданий |
||||
|
CA |
Строительные материалы: |
CB2 |
Способствует распространению огня |
|
|
CA1 |
Негорючие |
CB3 |
Подвижная |
|
|
CA2 |
Горючие |
CB4 |
Упругая или неустойчивая |
|
|
CB |
Конструкция: |
|
|
|
|
CB1 |
Опасность распространения огня незначительная |
|
|
|
(справочное)
* В России классы внешних климатических условий регламентируются ГОСТ 15150.
Приложение содержит климатограммы для каждого класса условий, демонстрирующих взаимозависимость между температурой, абсолютной и относительной влажностью воздуха в координатах кривой абсолютной влажности и линиями температуры и относительной влажности.
Что касается температуры воздуха, климатограммы демонстрируют возможные максимальные температурные различия в местах размещения, определяемых конкретным классом.
Что касается влажности, климатограммы содержат только совокупность значений относительной влажности в сочетании с каждым значением температур, имеющимися в диапазонах, принадлежащих данному классу. Взаимозависимость как температуры, так и влажности определяется значениями абсолютной влажности, имеющимся в диапазонах данного класса.
Как уже указывалось в примечаниях к таблице 1 (321.3), предельные значения, к примеру, высокой температуры и высокой относительной влажности, установленных для класса, обычно не встречаются в сочетании друг с другом. Обычно верхнее значение температуры воздуха сочетается с меньшими значениями относительной влажности.
Исключения из этого правила можно встретить для классов АВ1, АВ2, где каждое значение установленной относительной влажности в соответствующих пределах может сочетаться с верхним значением температуры воздуха. Этот факт должен рассматриваться в сочетании со сравнительно низким значением высокой абсолютной влажности для предельного значения высокой температуры воздуха для этих классов.
Для пояснения ситуации в приведенной ниже таблице для каждого класса приведены значения наибольшего значения температуры воздуха, которые могут иметь место, а также наибольшие значения относительной влажности воздуха для данного класса. При более высоком, чем приведено в таблице 1, значении температуры относительная влажность будет ниже, т.е. ниже предельного значения класса.
|
Предельное значение относительной влажности воздуха, % |
Наибольшее значение температуры воздуха, ºС, ограниченное предельным значением относительной влажности воздуха |
Код класса |
Предельное значение относительной влажности воздуха, % |
Наибольшее значение температуры воздуха, ºС, ограниченное предельным значением относительной влажности воздуха |
|
|
АВ1 |
100 |
+ 5 |
АВ5 |
85 |
+28 |
|
АВ2 |
100 |
+5 |
АВ6 |
100 |
+33 |
|
АВ3 |
100 |
+5 |
АВ7 |
100 |
+27 |
|
АВ4 |
95 |
+31 |
АВ8 |
100 |
+33 |
Промежуточное значение относительной влажности воздуха при определенном значении температуры воздуха в пределах температурного диапазона класса может быть определено как точка, где кривая постоянной абсолютной влажности воздуха пересекается с прямыми линиями температуры и относительной влажности воздуха соответственно.
Пример
Должно быть выбрано изделие для условий установки, определяемой классом АВ6. Для нахождения относительной влажности, которую изделие должно выдержать, к примеру, при 40 ºС, следует двигаться по вертикальной линии для температуры 40 °С на климатограмме для класса АВ6 до точки, где эта линия встретится с кривой для 35 г/м3 абсолютной влажности воздуха, которая является предельным значением высокой абсолютной влажности для этого класса. Прочертив горизонтальную линию от этой точки до шкалы относительной влажности воздуха, получим значение 67 % относительной влажности воздуха.
Применяя этот метод, можно найти любую другую комбинацию внутри пределов класса, к примеру, для класса АВб при установленном для него предельном значении высокой температуры воздуха 60 °С получаем значение относительной влажности 27 %.

Климатограмма зависимости относительной и абсолютной влажности воздуха от температуры
Класс АВ1

Климатограмма зависимости относительной и абсолютной влажности воздуха от температуры
Класс АВ2

Климатограмма зависимости относительной и абсолютной влажности
воздуха от температуры
Класс АВ3

Климатограмма зависимости относительной и абсолютной влажности воздуха от температуры
Класс АВ4

Климатограмма зависимости относительной и абсолютной влажности воздуха от температуры
Класс АВ5

Климатограмма зависимости относительной и абсолютной влажности воздуха от температуры
Класс АВ6

Климатограмма зависимости относительной и абсолютной влажности воздуха от температуры
Класс АВ7

Климатограмма зависимости относительной и абсолютной влажности воздуха от температуры
Класс АВ8
(справочное)
|
Воздействующий фактор |
Класс |
|||||||||
|
AG1/AHI |
AG2/AH2 |
|||||||||
|
3М1 4M1 |
3М2 4М2 |
3М3 4М3 |
3М4 4М4 |
3М5 4М5 |
||||||
|
Стационарная синусоидальная вибрация |
|
|
|
|
|
|
|
|
|
|
|
Амплитуда смещения, мм |
0,3 |
|
1,5 |
|
1,5 |
|
3,0 |
|
3,0 |
|
|
Амплитуда ускорения, м/с2 |
|
1 |
|
5 |
|
5 |
|
10 |
|
10 |
|
Диапазон частот, Гц |
2 - 9 |
9 - 200 |
2 - 9 |
9 - 200 |
2 - 9 |
9 - 200 |
2 - 9 |
9 - 200 |
2 - 9 |
9 - 200 |
|
Нестационарная вибрация, включая удар |
|
|
|
|
|
|||||
|
Максимальная амплитуда ускорения при длительности 22 мс, м/с2 |
40 |
40 |
270 |
- |
- |
|||||
|
То же, при 11 мс |
- |
- |
- |
100 |
- |
|||||
|
То же, при 6 мс |
- |
|
|
- |
250 |
|||||
Продолжение
|
Воздействующий фактор |
Класс |
|||||
|
AG3/AH3 |
||||||
|
3М6 4М6 |
3М7 4М7 |
3М8 4М8 |
||||
|
Стационарная синусоидальная вибрация |
|
|
|
|
|
|
|
Амплитуда смешения, мм |
7,0 |
|
10 |
|
15 |
|
|
Амплитуда ускорения, м/с2 |
|
20 |
|
30 |
|
50 |
|
Диапазон частот, Гц |
2-9 |
9-200 |
2-9 |
9-200 |
2-9 |
9-200 |
|
Нестационарная вибрация, включая удар Максимальная амплитуда ускорения при длительности 22 мс, |
|
|
|
|||
|
м/с2 То же. при 11 мс |
- - |
- - |
- - |
|||
|
То же, при 6 мс |
250 |
250 |
250 |
|||
|
* В России следует применять классификацию механических условий по ГОСТ 17516.1 |
||||||
(справочное)
|
Категория внешнего фактора |
Климатические условия |
Химически и механически активные вещества** |
Категория внешнего фактора |
Климатические условия |
Химически и механически активные вещества** |
|
I |
АВ5 |
AF2/AE1 |
III |
АВ7 |
AF2/AE5 |
|
3К3 |
3C2/3S1 |
3К6 |
3C2/3S3 |
||
|
II |
АВ4 |
AF2/AE4 |
IV |
АВ8 |
AF3/AE6 |
|
3К5, но верхнее значение температуры воздуха ограничено +40 °С |
3C1/3S2 |
4К3 |
3C3/3S4 |
||
|
Примечание - Внешние макрофакторы - есть ВВФ помещения в здании или другого места размещения, в которых оборудование установлено или эксплуатируется. |
|||||
|
* В России следует применять классификацию внешних макрофакторов по ГОСТ 15150 и ГОСТ 24682. ** В числителе приведены обозначения классов в соответствии с разделом 32 МЭК 364-3-93. В знаменателе приведены обозначения классов в соответствии с МЭК 721-3-0-84. |
|||||
(справочное)
|
Пункт настоящего стандарта |
Условия применения в экономике страны |
Условия по МЭК 364-3-93 |
Примечания |
|
|
321.А 321.1А 321.2А |
УХЛ1, УХЛ2, УХЛ3, УХЛ1а, УХЛ2а, УХЛ3а, УХЛ1в, УХЛ2в, УХЛ3в* |
АА1 |
АВ1 |
Для всех условий АА и АВ по МЭК 364-3-93 во второй графе приведены условия, соответствующие видам климатического исполнения по ГОСТ 15150 |
|
У1, У2, У3, У1а, У2а, У3а, У1в, У2в, У3в* |
АА2 |
АВ2 |
||
|
ТУ1, ТУ2, ТУ3* |
АА3 |
АВ3 |
||
|
т3* |
|
АВ4 |
||
|
УХЛ3.1в, Т3* |
АА4 |
|
||
|
УХЛ4, УХЛ4а, УХЛ4в* |
АА5 |
АВ5 |
||
|
Т1, Т2* |
АА6 |
АВ6 |
||
|
ТУ1* |
АА7 |
АВ7 |
Условия ТУ1 пригодны, если учитывают верхнее предельное значение температуры |
|
|
УХЛ2а, УХЛ3а, У2А, У3А, УХЛ2в, УХЛ3в, У2в, У3в* |
AA8 |
|
Условия У2 и У3 пригодны, если учитывают нижнее предельное значение температуры |
|
|
О1, О2* |
|
АВ8 |
|
|
|
321.3 |
|
|
Во второй графе приведены обозначения группы по пониженному давлению по ГОСТ 15150 для эксплуатации на высотах до: |
|
|
Без обозначений |
Нет аналога |
1000м |
||
|
a |
АС1 |
2400 м |
||
|
b |
АС2 |
4300м |
||
|
321.4 |
AD1 |
AD1 |
|
|
|
AD2 |
AD2 |
|||
|
Дождь по ГОСТ 15150 |
AD3 |
Условия несравнимы, т. к. в МЭК 364-3-93 не нормируется интенсивность брызг |
||
|
AD4 |
AD4 |
|
||
|
AD5 |
AD5 |
|||
|
AD6 |
AD6 |
|||
|
AD7 |
AD7 |
|||
|
AD8 |
AD8 |
|||
|
321.5 |
АЕ1 |
АЕ1 |
|
|
|
АЕ2 |
АЕ2 |
|||
|
АЕ3 |
АЕЗ |
|||
|
Требования по работоспособности воздействия пыли или пыленепроницаемости по ГОСТ 15150 |
АЕ4 АЕ5 АЕ6 |
|||
|
321.6 |
Л1* |
AF1 |
|
|
|
Л5, Л7, X1* |
AF2 |
|||
|
X1 или Х2* |
AF3 |
|||
|
х3* |
|
XI, Х2, Х3 - условия, соответствующие видам химостойкого исполнения по ГОСТ 24682; Л1, Л5, Л7: буква «Л» - по 321.6; цифры 1, 5, 7 - обозначение условий эксплуатации металлов по ГОСТ 15150 |
||
|
321.7 |
М38, М40* М42* М7* М13, М39* Ml, M2, М42* М6, М7, M43* |
AG1* AG2 AG3 АН1 АН2 АН3 |
|
|
|
321.8 |
У, УХЛ, ТУ, ТС* по ГОСТ |
АК1 |
Во второй графе указаны условия, соответствующие климатическим исполнениям по ГОСТ 15150 |
|
|
Т, ТВ, О* по ГОСТ 15150 |
АК2 |
|||
|
321.9.1 321.9.2 |
AL1 |
AL1 |
|
|
|
AL2 |
AL2 |
|||
|
321.10 |
AM1 АМ2 АМ3 АМ4 |
AM1 АМ2 АМ3 АМ4 |
||
|
321.11 |
Категории 2, 3, 4, 5 по ГОСТ 15150 |
- |
|
|
|
- |
AN1 |
|||
|
- |
AN2 |
|||
|
Категория 1* по ГОСТ 15150 |
AN3 |
|||
|
321.12 |
h £ 10, Б £ 6, 10 < h £30, Б £ 5, 30 < h, Б £ 4 |
AP1 |
h - высота установки над нулевой отметкой здания или сооружения: Б - интенсивность землетрясения в баллах |
|
|
h £ 10, 7 £ Б £ 9, 10 < h £30, 6 £ Б £ 8, 30 < h, 5 £ Б £ 7 |
АР2 |
|||
|
10 £ h £ 30, Б = 9, 30 < h, Б = 8 |
АР3 |
|||
|
30 < h, Б = 9 |
АР4 |
|||
|
321.13 |
AQ1 AQ2 AQ3 |
AQ1 AQ2 AQ3 |
|
|
|
321.14 |
Воздействие ветра в соответствии с ГОСТ 15150 |
AR1, AR2 AR3 |
|
|
|
321.15 |
AS1, AS2, AS3 |
|
||
|
* Приведены наиболее жесткие условия эксплуатации. |
||||
Ключевые слова: электроустановки зданий; обеспечение безопасности; характеристики электроустановки; структура электроустановки; источник питания; тип системы токоведущих проводников; тип системы заземления; внешние воздействия; совместимость оборудования; эксплуатационная надежность
СОДЕРЖАНИЕ