Нормативные документы размещены исключительно с целью ознакомления учащихся ВУЗов, техникумов и училищ.
Объявления:

РСФСР
МИНИСТЕРСТВО СТРОИТЕЛЬСТВА И ЭКСПЛУАТАЦИИ АВТОМОБИЛЬНЫХ ДОРОГ
ГИПРОДОРНИИ

«Утверждаю»

Заместитель министра строительства

и эксплуатации автомобильных дорог

РСФСР

Г.Н. Бородин

23 июля 1971 г.

ТИПОВЫЕ РЕШЕНИЯ УКРЕПЛЕНИЯ ОБОЧИН АВТОМОБИЛЬНЫХ ДОРОГ

Москва Транспорт 1972

Содержание

ОБЩИЕ ПОЛОЖЕНИЯ

РАЗДЕЛ I

УКРЕПЛЕНИЕ ОБОЧИН СУЩЕСТВУЮЩИХ АВТОМОБИЛЬНЫХ ДОРОГ

Тип 1. Укрепление обочин песчаными, супесчаными или близкими к оптимальному составу грунтами, обработанными цементом или битумом смешением в установке, с одиночной поверхностной обработкой

Тип. 2. Укрепление обочин щебенистыми, гравелистыми, песчаными, супесчаными или близкими к оптимальному составу грунтами, обработанными битумной эмульсией совместно с цементом смешением в установке

Тип. 3. Укрепление обочин гравийными, щебеночными или некондиционными материалами (дресва, ракушечник, горелые породы отвалов угольных шахт и пр.), обработанными малыми дозами цемента смешением в установке, с одиночной поверхностной обработкой

Тип. 4. Укрепление обочин черными горячими щебеночными смесями I марки или мелкозернистым асфальтобетоном на щебеночном основании с нижним слоем основания прикромочных полос из щебня укрупненных фракций

Тип. 5. Укрепление обочин щебнем из каменных материалов или металлургических шлаков с одиночной поверхностной обработкой

Тип. 6. Укрепление обочин у кромок проезжей части монолитным бетоном на щебеночном основании; на остальной ширине, за исключением 0,5 м - щебенистыми, гравелистыми, песчаными или близкими к оптимальному составу грунтами, обработанными битумными эмульсиями совместно с цементом смешением в установке

РАЗДЕЛ II

УКРЕПЛЕНИЕ ОБОЧИН ВНОВЬ СТРОЯЩИХСЯ ИЛИ РЕКОНСТРУИРУЕМЫХ АВТОМОБИЛЬНЫХ ДОРОГ

Тип. 1. Укрепление обочин мелкозернистой асфальтобетонной или черной щебеночной (гравийной) смесью на щебеночном основании

Тип. 2. Укрепление обочин грунтом, обработанным цементом или битумом, с одиночной поверхностной обработкой

Тип. 3. Укрепление обочин грунтами, обработанными битумными эмульсиями или жидкими битумами совместно с цементом

Тип. 4. Укрепление обочин щебнем каменных пород или металлургическими шлаками с одиночной поверхностной обработкой

Тип. 5. Укрепление обочин щебеночными, гравийными или некондиционными материалами, обработанными малыми дозами цемента, с одиночной поверхностной обработкой

Тип. 6. Укрепление обочин грунтощебнем или грунтогравием

ОБЩИЕ ПОЛОЖЕНИЯ

Настоящие «Типовые решения» разработаны для применения при проектировании укрепления обочин существующих, вновь строящихся или реконструируемых автомобильных дорог общей сети РСФСР.

Разработка «Типовых решений» выполнена в соответствии с требованиями норм проектирования и строительства автомобильных дорог общей сети (СНиП II-Д.5-62), правилами организации строительства, производства работ и приемки в эксплуатацию (СНиП III-Д.5-62), сметными нормами 1965 г. (ч. IV), требованиями к качеству материалов и изделий (СНиП I-Д.2-62, СНиП 1-В.17-62), техническими правилами по устройству дорожных одежд автомобильных дорог и действующими ГОСТами на дорожно-строительные материалы.

«Типовые решения» разработаны в двух разделах: раздел I посвящен укреплению обочин существующих дорог II и III категорий с покрытиями усовершенствованного типа, не требующих реконструкции в ближайшем пятилетии; раздел II - укреплению обочин вновь строящихся или реконструируемых дорог I-IV категорий. Укрепление производится в процессе строительства или реконструкции в соответствии с проектом.

Обочины существующих, вновь строящийся и реконструируемых дорог IV категории укрепляют, как правило, на наиболее опасных участках (кривые малых радиусов, крутые спуски, подгорные обочины на косогорах с уклоном более 1:3, насыпи высотой более 4 м, населенные пункты и т. д.).

Как для существующих, так и для вновь строящихся или реконструируемых дорог разработано по шесть типов укрепления обочин, отличающихся различной капитальностью в зависимости от интенсивности движения на пятилетнюю перспективу для (существующих дорог и на десятилетнюю для вновь строящихся или реконструируемых, а также от вида применяемых материалов.

Рекомендации по применению каждого из типов приведены на соответствующих чертежах конструкции укрепления обочин.

Для укрепления обочин существующих дорог в типах 1-3 предусмотрено использование местных материалов: песчаных, супесчаных или близких к оптимальному составу грунтов, а также гравийных, щебеночных или некондиционных материалов, укрепленных цементом, битумом или битумными вяжущими совместно с цементом смешением в установке. Конструктивные схемы типов 1-3 позволяют выполнять основные работы минимальным числом простейших и широко распространенных механизмов.

Тип 1-3 рекомендуется применять для укрепления обочин существующих дорог при дренирующих грунтах земляного полотна.

Типы 4 и 5 предусматривают укрепление обочин дорог II и III категорий: тип 4 - с покрытием из мелкозернистого асфальтобетона или черной щебеночной смеси 1-й марки толщиной 4 см, тип 5 - щебнем слоем 13 см с одиночной поверхностной обработкой. Для обеспечения прочности краевых полос обочин шириной по 0,75 м предусмотрено устройство основания из щебня укрупненных фракций 70-120 (150) мм в прямоугольном ровике.

Тип 6 рекомендуется для укрепления обочин наиболее грузонапряженных существующих дорог с интенсивностью движения на 5-летнюю перспективу от 6 000 до 8 000 автомобилей в сутки. Краевого укрепительную полосу шириной 0,75 м устраивают из монолитного или сборного цементобетона толщиной 16 см на щебеночном основании, укладываемом в прямоугольный ровик. Остальную часть обочины, за исключением внешней грунтовой части шириной 0,5 м, укрепляют по типу 2.

Тип 6 применяется только в тех случаях, когда требуется одновременное усиление существующей дорожной одежды.

При неровных в плане кромках существующей дорожной одежды их выравнивают обрубкой перфораторными долотами.

 В пределах населенных пунктов обочины укрепляют на полную ширину.

Обочины вновь строящихся или реконструируемых дорог I-IV категорий укрепляют:

в пределах краевых полос шириной но 0,75 м для дорог I и II категорий и 0,6 м для дорог Ш категории по проекту;

на остальной части обочин, за исключением внешней грунтовой части шириной 0,5 м - по типам, аналогичным укреплению обочин существующих дорог за пределами прикромочных ровиков. Укрепление по типу 2 предусмотрено по способу как смешения фрезами на месте, так и в установке.

Для укрепления обочин вновь строящихся или реконструируемых дорог IV категории при интенсивности движения на 10-летнюю перспективу близкой к 1000 автомобилям в сутки, а при более низкой - на опасных участках (кривые малых радиусов, крутые спуски, подгорные обочины на косогорах круче 1:3, насыпи высотой более 4 м, населенные пункты и т. д.) разработан тип укрепления грунтощебнем толщиной 12 см на ширину 1,5 м без устройства краевых укрепительных полос.

Тип укрепления выбирают на основании технико-экономического сравнения вариантов с учетом максимального использования местных дорожно-строительных материалов, обеспечения оптимальной технологии в конкретных условиях, климатических особенностей района приложения дороги, наличия средств механизации и возможностей получения вяжущих и каменных материалов.

Конструкция укрепления предусматривает максимальную механизацию и технологичность.

Для каждого типа укрепления разработаны технологические карты, предусматривающие выполнение всех операций в порядке последовательности.

Длины сменных захваток в зависимости от типа укрепления: определены по производительности ведущих машин исходя из объемов работ для основных операций, выполняемых методом технологического потока. На каждую захватку рассчитано потребное количество машино-смен.

Конструктивные решения и технологические карты разработаны с учетом выполнения работ по укреплению обочин в основном силами дорожно-эксплуатационных организаций.

Стоимость укрепления 1000 м2 обочин то каждому типу исчислена для усредненных условий 1-го территориального района и указана на конструктивных чертежах.

Схемы и конструктивные решения укрепляемой части обочины разработаны исходя из следующих требований и предпосылок:

1. Для существующих дорог - обеспечение прочности конструкции при наездах автомобилей на прикромочную полосу шириной 0,75 м.

При расчете на прочность среднее количество наездов принято в размере 8% от общего количества автомобилей в транспортном полупотоке (по данным натурных наблюдений за распределением транспортных средств по ширине дороги). На остальной части укрепляемой обочины конструкция обеспечивает прочность при съездах единичных автомобилей для вынужденной остановки. Толщина слоя укрепления принята минимальной конструктивной для существующих типов.

Толщина слоя укрепления у кромки существующей дорожной одежды принята равной ее толщине без учета подстилающего слоя.

2. Для вновь строящихся и реконструируемых дорог конструкция краевых укрепительных полос принята равнопрочной конструкции проезжей части. При устройстве укрепительной полосы с покрытием по типу проезжей части вдоль внутренней кромки укрепительной полосы наносят ограничительную линию шириной 15 см. На опасных участках ширина ограничительной линии принята 30 см. Укрепление остальной части обочины, за исключением внешней полосы шириной 0,5 м, производят аналогично укреплению обочин существующих дорог за пределами прикромочных ровиков. Внешнюю грунтовую часть шириной 0,5 м укрепляют засевом трав.

РАЗДЕЛ I

УКРЕПЛЕНИЕ ОБОЧИН СУЩЕСТВУЮЩИХ АВТОМОБИЛЬНЫХ ДОРОГ

Тип 1. Укрепление обочин песчаными, супесчаными или близкими к оптимальному составу грунтами, обработанными цементом или битумом смешением в установке, с одиночной поверхностной обработкой

1. Тип 1 применяется для укрепления обочин существующих дорог II и III категорий с интенсивностью движения на пятилетнюю перспективу от 2 600 до 4 000 автомобилей в сутки и на наиболее опасных участках дорог IV категории (кривые малых радиусов, крутые спуски, высокие насыпи и т. д.) с интенсивностью движения, близкой к 1 000 автомобилей в сутки.

По этому типу рекомендуется укрепление обочин дорог, имеющих покрытия усовершенствованного облегченного типа.

2. Толщина слоя укрепленной части обочины за пределами треугольного ровика принята минимальной конструктивной - 12 см.

3. Глубина треугольного ровика у кромки проезжей части принята равной толщине существующей дорожной одежды без учета подстилающего слоя.

4. Ширина обочин принята усредненной - 2,5 м, а толщина существующей дорожной одежды - 35 см.

Таблица 1

Расход материалов для укрепления 1 000 м2 обочины

 

 

Количество

 

Наименование материалов

Измеритель

для устройства основания в треугольном ровике

для укрепления обочины на толщину 12 см

Примечание

Грунт песчаный, супесчаный или близкий к оптимальному составу при толщине существующей дорожной одежды:

 

 

 

 

30 см

м3

50

132

Коэффициент уплотнения принят 1,10

35   »

²

64

132

40   »

²

77

132

Цемент для укрепления грунта (при расходе 8% от веса грунта) при толщине существующей дорожной одежды:

 

 

 

 

30 см

т

6,9

18,4

Сборник дополнений и поправок к ч. IV СНиП 1965 г., табл. 45-73

35   »

²

8,8

18,4

40   »

²

11,7

18,4

Битумная эмульсия для нанесения пленки в период ухода за цементо-грунтом

²

-

0,97

 

Битум для укрепления грунта (при расходе 8% от веса грунта) при толщине существующей дорожной одежды:

 

 

 

 

30 см

²

7,2

18,4

То же,

35   »

²

9,2

18,4

 

40   »

²

11.1

18,4

табл. 45-73

Клинец 10-20 мм для одиночной поверхностной обработки

м3

-

26,5

То же, табл. 45-46

Битум для одиночной , поверхностной обработки

т

-

1,96

 

Семена многолетних трав для засева грунтовой части обочины шириной 0,5 м

кг

-

7

СНиП, 1965 г., ч. IV, т. 2, вып. 1, табл. 10-149

Удобрения

²

-

8,5

 

Краска для ограничения кромок проезжей части

²

 

10,7

СНиП, 1965 г., ч. IV, т. 3, вып. 3, табл. 27.1-5

Таблица 2

Технологическая карта производства работ по укреплению обочин существующих дорог по типу 1

Ведущая машина - смеситель Д-597А (Д-325).

Длина захватки - 400 м по одной стороне дороги.

№ операции

Наименование технологической операции

Измеритель

Объем работ

Расчетная производительность в смену

Требуется машино-смен

1

2

3

4

5

6

1

Рыхление грунта обочины кирковщиком, смонтированным на автогрейдере Д-598А, за четыре прохода

км

0,4

3,2

0,125

2

Устройство корыта автогрейдером Д-5Э8А за два-три прохода на одной стороне дороги с перемещением вынутого грунта на откосы

²

0,4

6,5

0,062

3

Устройство треугольного ровика автогрейдером Д-598А за два прохода

²

0,4

6,5

0,062

4

Зачистка грунта, оставшегося после отрывки треугольного ровика у кромки дорожной одежды, вручную

м3

20

 

 

5

Выравнивание кромки старого покрытия с частичной подломкой его пневматическими - инструментами от компрессорной станции АПКС-3 (25% всей длины)

пог. м

100

290

0,35

6

Приготовление смеси смешением в установке Д-597А

т

241,2

241,2

1,0

7

Доставка смеси для укрепления края обочины при средней дальности возки 15 км на автомобилях-самосвалах ЗИЛ-ММЗ-555

²

78,2

27

2,9

8

Разравнивание и планировка смеси автогрейдером Д-598А в треугольном ровике за два прохода

км

0,4

6,5

0,062

9

Уплотнение смеси в треугольном ровике катком на пневматических шинах Д-627 за 12 проходов по одному следу

²

0,4

2,3

0,174

10

Доставка смеси для укрепления обочины при средней дальности возки 15 км на автомобилях-самосвалах ЗИЛ-ММЗ-555

т

163

27

6,0

11

Разравнивание и планировка смеси автогрейдером Д-598А за четыре прохода

км

0,4

3,2

0,125

12

Уплотнение смеси катком на пневматических шинах Д-627 за 12 проходов по одному следу

²

0,4

1,7

0,236

13

Розлив битума по поверхности укрепленной части обочины автогудронатором Д-640 при расстоянии транспортирования 25 км (норма 2 л/м2)

т

1,57

9,4

0,167

14

Доставка щебня размером 10- 20 мм автомобилями-самосвалами ЗИЛ-ММЗ-555 при средней дальности возки 25 км

т

33,5

17,0

2,0

15

Распределение щебня по поверхности укрепленной части обочины щебнераспределителем Т-224

км

0,4

6,0

0,067

16

Прикатка поверхности обочины катком па пневматических шинах Д-627 за четыре-шесть проходов по одному следу

²

0,4

2,26

0,18

17

Нанесение на обочине вдоль кромок существующей дорожной одежды разметочной линии шириной 15 см машиной М-107

пог. м

400

1200

0,33

Итого требуется машино-смен:

Автогрейдер Д-598А

0,436

Компрессорная станция АПКС-3 с двумя отбойными молотками

0,35

Автомобили-самосвалы ЗИЛ-ММЗ-555

10,9

Каток на пневматических шинах Д-627

0,59

Автогудронатор Д-640

0,167

Щебнераспределитель Т-224

0,067

Машина для нанесения разметочной линии М-107

0,33

Смеситель Д-597А

1,0

При подсчете объемов paбот и потребности материалов укрепление по типу I принято на ширину 2 м, на остальной части обочины шириной 0,5 м - засев трав. При иной ширине обочин или толщине существующей дорожной одежды объем работ и потребность материалов определяются расчетом.

Стоимость укрепления 1 000 м2 обочины для усредненных условий 1-го территориального района - 2,91512 тыс. руб.

Тип. 2. Укрепление обочин щебенистыми, гравелистыми, песчаными, супесчаными или близкими к оптимальному составу грунтами, обработанными битумной эмульсией совместно с цементом смешением в установке

1. Тип 2 применяется для укрепления обочин существующих дорог II и III категорий с интенсивностью движения на пятилетнюю перспективу от 3 000 до 6000 автомобилей в сутки и на наиболее опасных участках дорог IV категории (кривые малых радиусов, крутые спуски, высокие насыпи и т. д.) с интенсивностью движения, близкой к 1 000 автомобилей в сутки.

По этому типу рекомендуется укреплять обочины дорог, имеющих покрытия усовершенствованного капитального типа на дорогах II и III категорий, а на дорогах IV категории - и облегченного типа.

2. Толщина слоя укрепленной части обочины за пределами треугольного ровика принята минимальной конструктивной - 10 см.

3. Глубина треугольного ровика у кромки .проезжей части принята равной толщине существующей дорожной одежды без учета подстилающего слоя.

4. Расход вяжущих от веса укрепляемого грунта составляет: битумной эмульсии - 7%, цемента - 5%.

5. Ширина обочин принята усредненной 2,5 м, а толщина существующей дорожной одежды - 35 см.

При подсчете объемов работ и потребности материалов укрепление то типу 2 принято на ширину 2 м, на остальной части обочины шириной 0,5 м - зaceв трав.

При иной ширине обочин или толщине существующей дорожной одежды объемы работ и потребность материалов определяются расчетом.

Стоимость укрепления 1 000 м2 обочины для усредненных условий 1-го территориального района - 2,141 тыс. руб.

Tаблица 3

Расход материалов для укрепления 1 000 м2 обочин

 

 

Количество

 

Наименование материалов

Измеритель

для устройства основания в треугольном ровике

для укрепления обочины на толщину 10 см

Примечание

Грунты: щебенистые, гравелистые, песчаные, супесчаные или близкие к оптимальному составу при толщине существующей дорожной одежды:

 

 

 

 

30 см

м3

55

110

Коэффициент уплотнения принят 1,10

35  »

²

69

110

40  »

²

83

110

Прямые битумные эмульсии, приготовленные на битумах марки БНД-90/130 или БНД-60/90 (по ГОСТ 11954-66) в пересчете на битум, при толщине существующей дорожной одежды:

 

 

 

 

30 см

т

4,0

7,9

Средний объемный вес грунта принят 1,8 т/м3

Сборник дополнений и поправок к ч. IV СНиП, 1965 г., табл. 45-72

35  »

²

4,8

7,9

40  »

²

6,0

7,9

 

 

 

 

Портландцемент марки 400 (по ГОСТ 10178-62) при толщине существующей дорожной одежды:

 

 

 

 

30 см

т

5,0

9,9

То же

35 »

²

6,3

9,9

40 »

²

7,5

9,9

Битумная эмульсия для нанесения пленки на период твердения и ухода

т

-

0,97

То же, табл. 45-75, п. 11

Семена многолетних трав для засева грунтовой части обочины шириной 0,5 м

кг

-

7

СНиП, 1965 г., ч. IV, т. 2, вып. 1. табл. 10-149

Удобрения

²

-

8,5

 

Краска для ограничения кромок проезжей части

²

 

10,7

СНиП, 1965 г., ч. IV, т. 3, вып. 3. табл. 27.1-5

Таблица 4

Технологическая карта производства работ по укреплению обочин существующих дорог по типу 2

Ведущая машина - смеситель Д-597А (Д-325).

Длина захватки - 400 м по одной стороне дороги.

№ операции

Наименование технологической операции

Измеритель

Объем работ

Расчетная производительность в смену

Требуется машино-смен

1

Рыхление грунта кирковщиком, смонтированным на автогрейдере Д-598А, за четыре прохода

км

0,4

3,2

0,125

2

Устройство корыта автогрейдером Д-598А за два прохода по одной стороне дороги с перемещением вынутого грунта на откосы

²

0,4

6,5

0,062

3

Устройство треугольного ровика автогрейдером Д-598А за два прохода с перемещением вынутого грунта на откосы земляного полотна

²

0,4

6,5

0,062

4

Зачистка грунта, оставшегося после отрывки треугольного ровика у кромок существующей дорожной одежды, вручную

м3

20

 

 

5

Выравнивание кромки с частичной подломкой старого покрытия пневматическими инструментами от компрессорной станции АПКС-3 (25% всей длины)

пог. м

100

290

0,35

6

Приготовление смеси из щебенистых, гравелистых, песчаных, супесчаных или близких к оптимальному составу грунтов, обработанных битумными вяжущими совместно с цементом смешением в установке Д-597А

т

218

218

1,0

7

Доставка смеси для укрепления края обочины при .средней дальности возки 15 км автомобилями-самосвалами ЗИЛ-ММЗ-555

²

82

27

3,0

8

Разравнивание и планировка смеси автогрейдером Д-598А в треугольном ровике за два прохода

км

0,4

6,5

0,062

9

Уплотнение смеси в треугольном ровике катком на пневматических шинах Д-627 за 12 проходов по одному следу

²

0,4

2,3

0,174

10

Доставка смеси для укрепления обочины при средней дальности возки 16 км на автомобилях-самосвалах ЗИЛ-ММЗ-556

т

136

27

5,0

11

Разравнивание и планировка смеси автогрейдером Д-598А за четыре прохода

км

0,4

3,2

0,125

12

Уплотнение смеси катком на пневматических шинах Д-627 за 12 проходов по одному следу

²

0,4

1,7

0,236

Итого требуется машино-смен:

Автогрейдер Д-598А

0,436

Компрессорная станция АПКС-3 с двумя отбойными молотками

0,35

Автомобили-самосвалы ЗИЛ-ММЗ-555

8,0

Каток на пневматических шинах Д-627

0,41

Смеситель Д-597А

1

Тип. 3. Укрепление обочин гравийными, щебеночными или некондиционными материалами (дресва, ракушечник, горелые породы отвалов угольных шахт и пр.), обработанными малыми дозами цемента смешением в установке, с одиночной поверхностной обработкой

1. Тип 3 применяется для укрепления обочин существующих дорог II и III категорий с интенсивностью движения на пятилетнюю перспективу от 3 000 до 6 000 автомобилей в сутки.

 По этому типу рекомендуется укрепление обочин дорог, имеющих покрытия усовершенствованного капитального типа.

2. Толщина слоя укрепления обочины за пределами треугольного ровика принята минимальной конструктивной - 10 см.

3. Глубина треугольного ровика у кромки проезжей части принята равной толщине существующей дорожной одежды без учета подстилающего слоя.

4. Ширина обочины принята усредненной - 2,5 м, а толщина существующей дорожной одежды - 35 см.

При подсчете объемов работ и потребности материалов укрепление по типу 3 принято на ширину 2 м, на остальной части обочины шириной 0,5 м - засев трав. При иной ширине обочины или толщине существующей дорожной одежды объемы работ и потребность материалов определяются расчетом.

Стоимость укрепления 1 000 м2 обочины для усредненных условий 1-го территориального района - 3,030 тыс. руб.

Таблица 5

Расход материалов для укрепления 1 000 м2 обочины

 

 

Количество

 

Наименование материалов

Измеритель

для основания в треугольном ровике

для покрытия на обочине

Примечание

1

2

3

4

5

Гравийные, щебеночные или некондиционные материалы (дресва, ракушечник, горелые лороды угольных шахт и пр.) при толщине существующей дорожной одежды:

 

 

 

 

30 см

м3

63

125

Коэффициент уплотнения принят 1,25

35 »

²

79

125

40 »

²

94

125

Цемент:

 

 

 

 

а) для укрепления гравийных и щебеночных материалов (4%) при толщине существующей дорожной одежды:

 

 

 

 

30 см

т

4,0

4,5

8,0

9,0

В числителе - для щебеночных, в знаменателе - для гравийных материалов

35 »

²

5,1

5,7

8,0

9,0

40 »

²

6,0

6,8

8,0

9,0

б) для укрепления некондиционных материалов (6%) при толщине существующей дорожной одежды:

 

 

 

 

30 см

т

6,8

5,7

13,5

11.3

В числителе - для дресвы (средний объемный вес 1,8 т/м3), в знаменателе - для некондиционных материалов (средний объемный вес 1,5 т/м3)

35 »

²

8,5

7,1

13,5

11.3

40 »

²

10,2

8,5

13,5

11.3

Клинец 10-20 мм для поверхностной обработки

м3

-

26,5

Сборник дополнений и поправок к ч. IV СНиП, 1965 г., т. 5, табл. 45-46

Битум для поверхностной обработки

т

-

1,96

 

Битумная эмульсия для нанесения пленки на период твердения и ухода

т

-

0,97

СНиП, 19.65 г. т. 5, табл. 45-75

Семена многолетних трав для засева грунтовой части обочины шириной 0,5 м

кг

-

7

СНиП, 1965 г., ч. IV, вып. 1, табл. 10-149

Удобрения

 

-

8,5

 

Краска для ограничения кромок проезжей части

»

-

10,7

СНиП, 1965 г., ч. IV, т. 3, табл. 27.1-5

Таблица 6

Технологическая карта производства работ по укреплению обочин существующих дорог по типу 3

Ведущая машина - смеситель Д-597А (Д-325).

Длина захватки - 400 м по одной стороне дороги.

№ операции

Наименование технологической операции

Измеритель

Объем работ

Расчетная производительность в смену

Требуете машино-смен

1

2

3

4

5

6

1

Рыхление грунта кирковщиком, смонтированным на автогрейдере Д-598А, за четыре прохода

км

0,4

3,2

0,125

2

Устройство корыта глубиной 10 см на ширину 2,5 м автогрейдером Д-598А за два прохода с перемещением грунта на откосы земляного полотна

²

0,4

6,5

0,062

3

Устройство треугольного ровика автогрейдером Д-598 за два прохода

²

0,4

6,5

0,062

4

Зачистка грунта, оставшегося после отрывки треугольного ровика у кромки существующей дорожной одежды, вручную

м3

20

-

-

5

Выравнивание кромки с частичной подломкой старого покрытия пневматическими инструментами от компрессорной станции АПКС-3 (25% всей длины)

пог. м

100

290

0,35

6

Приготовление смеси из щебенистых, гравелистых материалов с цементом в смесителе Д-597А

т

245

245

1

7

Доставка гравийного или щебеночного материала, обработанного малыми дозами цемента; автомобилями-самосвалами ЗИЛ-ММЗ-555 для укрепления края обочины при средней дальности возки 15 км

²

95

27

3,5

8

Разравнивание и планировка материала автогрейдером Д-598А в треугольном ровике за два прохода

км

0,4

6,5

0,062

9

Уплотнение смеси катком на пневматических шинах Д-627 за 12 проходов по одному следу

²

0,4

2,3

0,174

10

Доставка смеси автомобилями-самосвалами ЗИЛ-ММЗ-555 с разгрузкой в корыте при средней дальности возки 15 км

т

150

27

5,5

11

Разравнивание и планировка смеси в корыте автогрейдером Д-598А за четыре прохода по одному следу

км

0,4

3,2

0,125

12

Уплотнение смеси катком на пневматических шинах Д-627 за 12 проходов по одному следу

т

0,4

1,7

0,236

13

Розлив битума по поверхности укрепленной части обочины автогудронатором Д-640 при расстоянии транспортирования 25 км

т

1,57

9,4

0,167

14

Доставка щебня размером 10-20 мм для поверхностной обработки автомобилями-самосвалами ЗИЛ-ММЗ-555 при средней дальности возки 25 км

т

33,5

17

2,0

15

Распределение щебня по поверхности укрепленной части обочины щебнераспределителем Т-524

км

0,4

6,0

0,067

16

Прикатка поверхности обочины катком Д-469А за четыре-шесть проходов по одному следу

²

0,4

2,26

0,18

17

Нанесение на обочине вдоль кромок существующей дорожной одежды разметочной линии шириной 15 см машиной М-107

пог. м

400

1 200

0,33

 

Итого требуется машино-смен:

Автогрейдер Д-598А

0,436

Компрессорная станция АПКС-3

0,35

Автомобили-самосвалы ЗИЛ-ММЗ-555

11,0

Каток на пневматических шинах Д-627

0,41

Автогудронатор Д-640

0,17

Щебнераспределитель Т-224

0,067

Каток Д-469

0,18

Машина для нанесения разметочной линии М-107

0,33

Смеситель Д-597А

1,0

Тип. 4. Укрепление обочин черными горячими щебеночными смесями I марки или мелкозернистым асфальтобетоном на щебеночном основании с нижним слоем основания прикромочных полос из щебня укрупненных фракций

1. Тип 4 применяется для укрепления обочин существующих дорог II и Ш категорий с интенсивностью движения на пятилетнюю перспективу от 3 000 до 6 000 автомобилей в сутки.

По этому типу рекомендуется укрепление обочин дорог, имеющих преимущественно покрытие усовершенствованного капитального типа.

2. Толщина слоев укрепляемой части обочины принята минимальной конструктивной:

покрытия из мелкозернистой асфальтобетонной или горячей чертой щебеночной смеси I марки - 4 см;

щебеночного основания - 13 см.

3. Нижний слой основания в пределах прямоугольного ровика устраивается ив щебня укрупненных фракций 70-120 (150) мм не ниже IV класса. Толщина нижнего слоя принимается на 17 см меньше толщины существующей дорожной одежды (без подстилающего слоя).

4. Ширина обочин принята усредненной 2,6 м, а толщина существующей дорожной одежды - 35 см.

При расчетах объемов работ и потребности материалов укрепление по типу 4 принято на ширину 2 м, на остальной части обочины шириной 0,6 м - засев трав. (При иной ширине обочин или толщине дорожной одежды объемы работ и потребность материалов определяются расчетом.

Стоимость укрепления 1 000 м2 обочин для усредненных условий 1-го территориального района - 5,476 тыс. руб.

Таблица 7

Расход материалов для укрепления 1 000 м2 обочины

 

 

Количество

Примечание

Наименование материалов

Измеритель

для устройства основания в прямоугольном ровике

для укрепления верхней части обочины

Щебень укрупненных фракций 70-120 (150) мм для устройства нижнего слоя основания в прямоугольном ровике шириной 0,75 м при толщине существующей дорожной одежды:

 

 

 

 

30 см

м3

62

-

Сборник дополнений и поправок к IV ч. СНиП, 1965 г., т. 5, вып. 1, табл. 46-27

35 »

²

85

-

40 »

²

109

-

Щебень для устройства основания под асфальтобетонную или горячую черную щебеночную смесь 1-й марки фракций:

 

 

 

То же, табл. 45-24

40-70 мм

²

-

163,8

 

10-20 »

²

-

11,5

 

Мелкозернистая асфальтобетонная смесь или горячая черная щебеночная смесь 1-й марки по типу асфальтобетона

т

 

93

94

В числителе - асфальтобетон, в знаменателе - черная щебеночная смесь

Битум жидкий

²

-

0,7

Сборник дополнений и поправок к IV ч. СНиП, 1965 г., табл. 45-54 и 45-55

Семена многолетних трав для засева обочины шириной 0,5 м

кг

-

7

СНиП, 1995 г., т. 2, вып. 1, табл. 10-149

Удобрения

²

-

8,5

 

Краска для ограничения кромок проезжей части

²

 

10,7

СНиП, 1965 г., ч. IV, т. 3, вып. 3, табл. 27.1-5

Таблица 8

Технологическая карта производства работ по укреплению обочин существующих дорог по типу 4

Ведущая машина - автогрейдер Д-598А.

Длина захватки - 500 м по одной стороне дороги.

операции

Наименование технологической операции

Измеритель

Объем работ

Расчетная производительность в смену

Требуется машино-смен

1

2

3

4

5

6

1

Рыхление грунта обочины кирковщиком, смонтированным на автогрейдере Д-598А, за четыре прохода

км

0,5

3,5

0,14

2

Устройство корыта глубиной 17 см на ширину 2 м автогрейдером Д-598А за четыре прохода с перемещением грунта на откосы земляного полотна

²

0,5

3,5

0,14

3

Устройство прямоугольного ровика с помощью дополнительного ножа, смонтированного на автогрейдере Д-598А, за два прохода по одному следу при ширине ровика 0,75 м, глубине 18 см

²

0,5

7,0

0,07

4

Выравнивание кромки с частичной подломкой старого покрытия пневматическими инструментами от компрессорной станции АПКС-3 (25% всей длины)

пог. м

125

290

0,43

5

Доставка щебня для нижнего слоя основания (в пределах ровика) автомобилями-самосвалами ЗИЛ-ММЗ-555 при средней дальности возки 25 км

т

136

17,0

8,0

6

Разравнивание и планировка щебня автогрейдером Д-598А в прямоугольном ровике за два прохода

км

0,5

7,0

0,07

7

Уплотнение щебня в ровике катком Д-469А за 12 проходов по одному следу

²

0,5

1,55

0,32

8

Доставка щебня автомобилями-самосвалами ЗИЛ-ММЗ-555 для устройства основания под асфальтобетон при средней дальности возки 25 км

т

280,5

17,0

16,5

9

Разравнивание и планировка щебня в корыте автогрейдером Д-598А за четыре прохода

км

0,5

3,5

0,14

10

Доставка и распределение воды поливо-моечной машиной КПМ-1 для увлажнения щебня из расчета 20 л/м2 при средней дальности возки 5 км

т

20

30

0,67

11

Уплотнение щебня катком Д-469А за 12 проходов по одному следу

км

0,5

1,4

3,36

12

Подгрунтовка основания розливом битума автогудронатором Д-640 из расчета 0,7 л/м2, средняя дальность возки 25 км

т

0,7

9,4

0,075

13

Доставка асфальтобетонной или чернощебеночной смеси автомобилями-самосвалами ЗИЛ-ММЗ-555 при средней дальности возки 25 км

т

94

17,0

5,5

14

Разравнивание и планировка асфальтобетонной смеси слоем 4 см автогрейдером Д-598А за восемь проходов

км

0,5

1,75

0,29

15

Укатка асфальтобетонной смеси катками:

 

 

 

 

 

Д-469А (четыре-шесть проходов)

км

0,5

3,36

0,15

 

Д-400А (восемь-десять проходов)

²

0,5

0,15

0,435

16

 

Нанесение на обочине вдоль кромок существующей дорожной одежды разметочной линии шириной 15 см машиной М-107

²

0,5

1,2

0,42

Итого требуется машино-смен:

Автогрейдер Д-598А

0,85

Компрессорная станция АПКС-3

0,43

Автомобили-самосвалы ЗИЛ-ММЗ-555

30,0

Каток Д-469А

0,83

Поливо-моечная машина КПМ-1

0,67

Автогудронатор Д-640

0,075

Каток Д-400А

0,435

Машина для нанесения разметочной линии М-107

0,42

Тип. 5. Укрепление обочин щебнем из каменных материалов или металлургических шлаков с одиночной поверхностной обработкой

1. Тип 5 применяется для укрепления обочин существующих дорог II и III категорий с интенсивностью движения на пятилетнюю перспективу от 2 500 до 4 000 автомобилей в сутки и на наиболее опасных участках дорог IV категории (кривые малых радиусов, крутые спуски, а также в населенных пунктах) с покрытием усовершенствованного облегченного типа.

2. Толщина щебеночного покрытия принята минимальной конструктивной - 13 см.

3. Основание в пределах прямоугольного ровика устраивается из щебня укрупненных фракций 70-120 (150) мм не ниже IV класса.

Толщина основания принимается на 15 см меньше толщины существующей дорожной одежды (без подстилающего слоя).

4. Ширина обочин принята усредненной 2,5 м, а толщина дорожной одежды - 35 см.

При расчетах объемов работ и потребности материалов укрепление по типу 5 принято на ширину 2 м, а на остальной части обочины шириной 0,5 м - засев трав. При иной ширине обочин или толщине дорожной одежды объемы работ и потребность материалов определяются расчетом.

 Стоимость укрепления 1 000 м2 обочин для усредненных условий 1-го территориального района - 3,914 тыс. руб.

Таблица 9

Расход материалов для укрепления 1 000 м2 обочины

 

 

Количество

 

Наименование материалов

Измеритель

для устройства основания в прямоугольном ровике

для укрепления верхней части обочины

Примечание

Щебень укрупненных фракций 70-120(150) мм для устройства основания в прямоугольном ровике шириной 0,75 м при толщине существующей дорожной одежды:

 

 

 

 

30 см

м3

71

-

Сборник дополнений ип поправок к IV ч. СНиП, 1965 г., т. 5, табл, 45-27

35 »

²

94

-

40 »

²

115

-

Щебень для устройства покрытия с размером частиц:

 

 

 

 

40-70 мм

²

-

163,8

То же, табл. 45-24

10-20 »

²

-

11,5

 

Клинец 10-20 мм для одиночной поверхностной обработки

²

-

26,5

То же, табл. 45-46

Битум для одиночной поверхностной обработки

т

-

1,96

То же, табл. 45-46

Семена многолетних трав для засева обочины

кг

-

7

СНиП, 1965 г., ч. IV, т. 2, вып. 1, табл. 10-149

Удобрения

²

-

8,5

 

Краска для ограничения кромок проезжей части

²

-

10,7

СНиП, 1965 г., ч. IV, т. 3, вып. 3, табл. 27.1-5

Таблица 10

Технологическая карта производства работ по укреплению обочин существующих дорог по типу 5

Ведущая машина - автогрейдер Д-598А.

Длина захватки - 800 м по одном стороне дороги.

№ операции

Наименование технологической операции

Измеритель

Объем работ

Расчетная производительность в смену

Требуется машино-смен

1

2

3

4

5

6

1

Рыхление грунта обочины кирковщиком, смонтированные на автогрейдере Д-598А, за четыре прохода

км

0,8

3,75

0,214

2

Устройство корыта глубиной 13 см на ширину 2 м автогрейдером Д-598А за четыре прохода с перемещением грунта на откосы

²

0,8

3,75

0,214

3

Устройство прямоугольного ровика с помощью дополнительного ножа, смонтированного на автогрейдере Д-598А, за два прохода с перемещением грунта на откосы

²

0,8

7,5

0,107

4

Выравнивание кромки с частичной подломкой старого покрытия пневматическими инструментами от компрессорной станции АПКС-3 (25% всей длины)

пог. м

200

290

0,69

5

Доставка щебня для нижнего слоя основания (в пределах ровика) автомобилями-самосвалами ЗИЛ-ММЗ-555 при средней дальности возки 25 км

т

240

17,0

14,1

6

Разравнивание и планировка щебня автогрейдером в прямоугольном ровике за два прохода

км

0,8

7,5

0,107

7

Уплотнение щебня в ровике катком на пневматических шинах Д-627 за 12 проходов по одному следу

²

0,8

2,6

0,3

8

Доставка щебня для укрепления обочины автомобилями-самосвалами ЗИЛ-ММЗ-555 при средней дальности возки 25 км

т

450

17

26,4

9

Разравнивание и планировка щебня автогрейдером Д-598А за три-четыре прохода

км

0,8

3,75

0,214

10

Доставка воды для увлажнения щебня поливо-моечной машиной КПМ-1 при средней дальности возки 5 км

т

16

26,8

0,6

11

Уплотнение щебня катком на пневматических шинах Д-627 за 12 проходов по одному следу

км

0,8

2,6

0,31

12

Розлив битума автогудронатором Д-640 при средней дальности возки 25 км (ВСН 73-67)

т

3,2

9,4

0,34

13

Доставка щебня размером 10-20 мм автомобилями-самосвалами ЗИЛ-ММЗ-555 для поверхностной обработки при средней дальности возки 25 км

т

68

17,0

4,0

14

Распределение щебня по поверхности укрепленной части обочины щебнераспределителем Т-224

км

0,8

6,0

0,133

15

Прокатка поверхности обочины катком Д-469А за четыре-шесть проходов по одному следу

²

0,8

3,0

0,267

16

Нанесение на обочине вдоль кромок существующей дорожной одежды разметочной линии шириной 15 см машиной М-107

²

0,8

1,2

0,67

Итого требуется машино-смен:

Автогрейдер Д-598А

0,856

Компрессорная станция АПКС-3

0,69

Автомобили-самосвалы ЗИЛ-ММЗ-555

44,5

Каток на пневматических шинах Д-627

0,61

Поливо-моечная машина КПМ-1

0,6

Автогудронатор Д-640

0,34

Машина для нанесения линий регулирования М-107

0,67

Каток Д-469А

0,267

Щебнераспределитель Т-224

0,133

Тип. 6. Укрепление обочин у кромок проезжей части монолитным бетоном на щебеночном основании; на остальной ширине, за исключением 0,5 м - щебенистыми, гравелистыми, песчаными или близкими к оптимальному составу грунтами, обработанными битумными эмульсиями совместно с цементом смешением в установке

1. Тип 6 применяется для укрепления обочин существующих дорог II категории с интенсивностью движения на пятилетнюю перспективу от 6 000 до 8 000 автомобилей в сутки и асфальтобетонным покрытием, требующим усиления одновременно с укреплением обочин.

2. Толщина конструктивных слоев укрепляемой части принята: покрытия за пределами прикромочной полосы 16 см; монолитной бетонной прикромочной полосы - 16 см, щебеночного основания - h существующее минус 19 см.

3. Расход вяжущих материалов для укрепления обочины за пределами прикромочной полосы шириной 0,75 м принят: битумной эмульсии 7%, цемента 5% от веса укрепляемого грунта.

4. Ширина обочин принята усредненной - 2,5 м, а толщина существующей дорожной одежды при подсчете объемов работ и потребности материалов - 35 см.

Обочину укрепляют на ширину 2 м, на остальной части обочины шириной 0,5 м - засев трав.

5. К укреплению обочины за полосой следует приступать через пять суток после укладки бетона.

6. В потребность материалов не включено увеличение расхода щебня для основания под монолитный бетон прикромочной полосы шириной 0,75 м за счет слоя усиления.

Дополнительный объем щебня исчисляется в зависимости от толщины слоя усиления.

7. Знаки ограждения снимаются через семь суток.

Стоимость укрепления 1 000 м2 обочины для усредненных условий 1-го территориального района - 5,454 тыс. руб.

Таблица 11

Расход материалов для укрепления 1 000 м2 обочины

 

 

Количество

 

Наименование материалов

Измеритель

для прикромочной  полосы шириной 0,75 м

для остальной части укрепляемой обочины

Примечание

Щебень для основания под монолитный бетон при толщине существующей дорожной одежды:

 

 

 

 

30 см

 

м3

66

11,5

-

Сборник дополнений и поправок к IV ч. СНиП, 1965 г., табл. 45-24

35 »

²

89

11,5

-

То же, табл. 45-20

40 »

²

113

11,5

-

То же, табл. 45-40.

 

 

 

 

В числителе - щебень фракций 40-70 мм, в знаменателе - 10-20 мм

Бетон дорожный марки 400

²

76

-

-

Грунты: щебенистые, гравелистые, песчаные или близкие к оптимальному составу

²

-

110

-

Прямые, битумные эмульсии, приготовленные на битумах марки БНД-90/130 или БНД-60/90 (по ГОСТ 11954-66) в пересчете на битум

т

-

8,1

Средний объемный вес грунта принят 1,8 т3

Портландцемент марки 400 (по ГОСТ 10178-62) ;

²

-

9,9

 

Песок для выравнивающего слоя

м3

11,2

-

-

Песок для ухода на период твердения

²

12,6

10,4

-

 

 

 

 

 

Семена многолетних трав для засева грунтовой части обочины шириной 0,5 м

кг

-

7

СНиП, 1965 г., ч. IV, т. 2, вып. 1, табл. 10-149

Удобрения

²

-

8,5

 

 Таблица 12

 Технологическая карта производства работ по укреплению обочин существующих дорог по типу 6

Ведущая машина - самоходный укладчик укрепительных полос Т-226.

Длина захватки - 500 м по одной стороне дороги.

№ операции

Наименование технологической операции

Измеритель

Объем работ

Расчетная

производительность в смену

Требуется машино-смен

1

2

3

4

5

6

1

Рыхление грунта обочины кирковщиком, смонтированным на автогрейдере Д-598А, за четыре прохода

км

0,5

3,5

0,14

2

Устройство корыта глубиной 10 см на ширину 2 м автогрейдером Д-598А за четыре прохода с перемещением грунта на откосы земляного полотна

²

0,5

3,5

0,14

3

Устройство прямоугольного ровика глубиной 35 см с помощью дополнительного ножа, смонтированного на автогрейдере Д-598А, за два прохода

²

0,5

7,0

0,07

4.

Выравнивание кромки с частичной подломкой старого покрытия пневматическими инструментами от компрессорной станции АПКС-3 (25% всей длины)

пог. м

125

290

0,43

5

Доставка щебня для основания в пределах ровика автомобилями-самосвалами ЗИЛ-ММЗ-555 при дальности возки 26 км ;

т

120

17,0

7,0

6

Разравнивание и планировка щебня автогрейдером в прямоугольном ровике за два прохода с помощью дополнительного ножа, смонтированного на автогрейдере Д-598А

км

0,5

7,0

0,07

7

Уплотнение щебня в ровике катком на пневматических шинах Д-627 за 12 проходов по одному следу

²

0,5

7,0

0,07

8

Доставка песка для выравнивающего слоя автомобилями-самосвалами ЗИЛ-ММЗ-555 на среднее расстояние 16 км

т

16,8

27

0,62

9

Разравнивание песка автогрейдером Д-598А за один проход

км

0,5

16

0,03

10

Приготовление бетонной смеси в бетоносмесительной установке С-780

т

151,0

350

0,43

11

Доставка бетонной смеси автомобилями-самосвалами ЗИЛ-ММЗ-555 на среднее расстояние 25 км и разгрузка в укладчик Т-226

²

151,0

17,0

8,8

12

Раскладка бетонной смеси слоем 16 см, разравнивание и уплотнение самоходным укладчиком типа Т-226 с закладкой досок через 30 м

км

0,5

0,5

1

13

Нарезка швов через 5 м глубиной 3 см Т-образными ножами (комплект к машине Т-226)

пог. м

75

150

0,5

14

Приготовление смеси из гравийно-песчаного грунта, битумной эмульсии и цемента в смесителе Д-597А

т

198

250

0,79

15

Доставка песчано-гравийной смеси, обработанной битумной эмульсией совместно с цементом, автомобилями-самосвалами ЗИЛ-ММЗ-555 при средней дальности возки 15 км

т

198

27

7,4

16

Разравнивание и планировка смеси автогрейдером Д-598А за два прохода

км

0,5

7,0

0,07

17

Уплотнение гравийно-песчаной смеси, обработанной битумной эмульсией совместно с цементом, катком на пневматических шинах Д-627 (12 проходов по одному следу)

²

0,5

1,6

0,31

18

Доставка песка для ухода за бетоном на период твердения автомобилями-самосвалами ЗИЛ-ММЗ-555 при средней дальности возки 15 км

т

34,5

16

2,1

Итого требуется машино-смен:

Автогрейдер Д-598А

0,52

Компрессорная станция АПКС-3

0,43

Автомобили-самосвалы ЗИЛ-ММЗ-555

28,3

Укладчик бетона типа Т-226

1

Смеситель Д-597А

0,79

Каток Д-627

0,5

Бетоносмесительная установка С-780

0,43

Устройство для нарезки швов Т-образными ножами

0,5

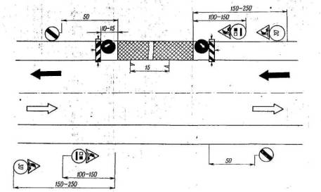
Основные мероприятия по обеспечению бесперебойного, пропуска и безопасности движения транспортных средств на участках производства работ по укреплению обочин

Работы по укреплению обочин ведут последовательно сначала с одной стороны проезжей части, затем с другой в пределах сменных захваток.

Используемые для выполнения работ по укреплению обочин дорожные машины, автомобили и механизмы размещают на обочине и прилагающей к ней полосе проезжей части с наименьшей помехой для движения.

Для обеспечения безопасности движения транспортных средств, а также обеспечения безопасности персонала, ведущего работы по укреплению обочин, необходимо: обозначать и ограждать участок работ; обозначать направление движения.

Участки автомобильных дорог, на которых ведутся работы по укреплению обочин, ограждают переносными барьерами, переносными стойками, конусами с размещенными на них в чередующемся порядке белыми и красными полосами.

 При производстве работ в темное время суток следует применять специальные сигнальные фонари.

Возможная схема дорожной сигнализации при производстве работ по укреплению обочин существующих дорог показана на схеме.

При проведении работ по укреплению обочин применяют и устанавливают дорожные знаки в соответствии с ГОСТ 10807-64 «Знаки и указатели дорожные». По окончании работ все дорожные знаки и ограждения должны быть убраны.

РАЗДЕЛ II

УКРЕПЛЕНИЕ ОБОЧИН ВНОВЬ СТРОЯЩИХСЯ ИЛИ РЕКОНСТРУИРУЕМЫХ АВТОМОБИЛЬНЫХ ДОРОГ

Тип. 1. Укрепление обочин мелкозернистой асфальтобетонной или черной щебеночной (гравийной) смесью на щебеночном основании

1. Тип I применяется на дорогах I и II категорий.

2. Конструкция укрепительных полос принимается по проекту.

3. При подсчете расхода материалов не учтены объемы работ по устройству укрепительных полос у кромки проезжей части.

4. Ширина обочин, укрепляемая засевом, принимается постоянной - 0,6 м.

5. Расход материалов по засеву обочин семенами трав принят на 1 км дороги.

6. Все размеры на чертеже даны в сантиметрах.

Стоимость 1 000 м2 укрепления обочины для усредненных условий 1-го территориального района - 4,265 тыс. руб.

Таблица 13

Расход материалов для укрепления 1 000 м2 обочины

 

 

Расход материалов

 

Наименование материалов

Измеритель

для нижнего слоя укрепления обочин толщиной 13 см

для верхнего слоя укрепления обочин

Примечание

Щебень с размером зерен:

 

 

 

 

40-70 мм

м3

163,8

-

Сборник дополнений и поправок к IV ч. , СНиП, 1965 г., табл. 45-24

10-20 »

²

11,5

-

Вода для увлажнения щебня

²

20

-

 

Шлак отвальный

²

205,4

-

То же, табл. 46-28

Щебень из шлака

²

20,4

-

 

Вода для увлажнения шлака

²

54

-

 

Битум для подгрунтовки основания

т

 

0,7

Сборник дополнений и поправок к IV ч. СНиП, 1965 г., табл. 45-54

Мелкозернистая асфальтобетонная смесь для устройства слоя толщиной 4 см

²

-

93

Удельный вес щебня принят 2,5-2,9 т/м2

Черная щебеночная (гравийная) смесь для устройства слоя толщиной 4 см

²

-

95

То же, табл. 45-54

Битум

²

-

0,7

То же, табл. 45-54

Семена многолетних трав для засева грунтовой части обочин

кг

-

27

СНиП, 1965 г., ч. IV, т. 2, вып. 1, табл. 10 149

Удобрения

²

-

34

 

 Таблица 14

Технологическая карта производства работ по укреплению обочин при новом строительстве или реконструкции по типу 1

Ведущая машина - асфальтоукладчик ДС-63.

Длина захватки - 500 м по одной стороне дороги.

№ операции

Наименование технологической операции

Измеритель

Объем работ

Расчетная производительность в смену

Требуется машино-смен

1

Устройство валика из грунта с внешней стороны обочины на ширину 0,5 м автогрейдером Д-598А за два прохода

км

0,5

7,0

0,07

2

Уплотнение основания катком на пневматических шинах Д-627 за шесть проходов по одному следу

²

0,5

3,7

0,135

3

Доставка щебня (шлака) автомобилями-самосвалами ЗИЛ-ММЗ-655 при средней дальности возки 25 км

т

350

17

20,6

4

Распределение щебня автогрейдером Д-598А по всей ширине укрепляемой части обочины за два прохода с приданием требуемого поперечного уклона

км

0,5

7,0

0,07

5

 Уплотнение щебня легкими катками Д-469А (обжимка слоя) за три прохода по одному следу

²

0,5

3,7

0,135

6

Доставка и распределение воды поливо-моечной машиной КПМ-1 для увлажнения щебня из расчета 10 л/м3 при средней дальности возки 5 км

тыс. л

12,5

30,0

0,42

7

Уплотнение щебня катками весом 8-12 т (Д-400А) за 10 проходов по одному следу

км

0,5

0,75

0,67

8

Подгрунтовка основания розливом битума автогудронатором Д-640 из расчета 0,7 л/м2 при средней дальности возки 25 км

т

0,875

9,4

0,093

9

Доставка асфальтобетонной или черной щебеночной смеси автомобилями-самосвалами ЗИЛ-ММЗ-555 при средней дальности возки 15 км

²

118

27

4,4

10

Укладка асфальтобетонной смеси слоем толщиной 4 см асфальтоукладчиком ДС-63

м2

1250

1250

1

11

Укатка асфальтобетонной смеси катками Д-469А за пять проходов по одному следу

км

0,5

3,3

0,151

12

Укатка асфальтобетонной смеси катками Д-400А за 12 проходов по одному следу

²

0,5

0,5

1,0

Итого требуется машино-смен:

 Автогрейдер Д-598А

0,14

Каток на пневматических шинах Д-627

0,133

Автомобили-самосвалы ЗИЛ-ММЗ-555

25,0

Поливо-моечная машина КПМ-1

0,46

Каток Д-469А

0,365

Каток Д-400А

1,67

Автогудронатор Д-640

0,093

Асфальтоукладчик ДС-63

1,0

Тип. 2. Укрепление обочин грунтом, обработанным цементом или битумом, с одиночной поверхностной обработкой

1. Тип 2 применяется на дорогах II и III категорий.

2. Конструкция укрепленных полос принимается то проекту.

3. При подсчете расхода материалов не учтены объемы работ по устройству укрепительных полос у кромки проезжей части.

4. Ширина обочин, укрепляемая засевом, принимается постоянной - 0,5 м.

б. Расход материалов по засеву обочин семенами трав принят на 1 км дороги.

6. Все размеры на чертеже даны в сантиметрах.

Размеры, указанные в скобках, относятся к дорогам III категории.

Стоимость 1 000 м2 укрепления обочин для усредненных условий 1-го территориального района:

при смешении на месте - 1,319 тыс. руб.

при смешении в установке - 1,812 тыс. руб.

Таблица 15

Расход материалов для укрепления 1 000 м2 обочины

 

Измеритель

Расход материалов для слоя толщиной 12 см

 

Наименование материалов

 

при укреплении цементом

при укреплении битумом

Примечание

Грунт, по составу близкий к оптимальному

м3

132

132

Сборник дополнений и изменений к IV ч. СНиП, 1965 г., табл. 45-9

Цемент М-400 при расходе 8% от веса грунта

т

19

-

То же

Вода

м3

16,8

9,6

 

Битумная эмульсия для нанесения пленки в период ухода за цементо-грунтом

т

0,62

-

 

Жидкий битум при расходе 8% от веса грунта

²

-

19

То же, табл. 45-3

Щебень (клинец) 5-10 мм для одиночной обработки

м3

15,8

То же, табл. 45-46;

Вязкий битум для одиночной поверхностной обработки

т

1,13

 

Семена многолетних трав для засева грунтовой части обочин

кг

27

СНиП, 1965 г., ч. IV, т. 2, вып. 1, табл. 10-149

Удобрения

²

34

 

В табл. 16 приведена технологическая карта производства работ по укреплению обочин грунтом, отработанным вяжущими в установке; в табл. 17 - при смешении на дороге.

Таблица 16

Технологическая карта производства работ по укреплению обочин при новом строительстве или реконструкции по типу 2

 Ведущая машина - смеситель Д-597А (Д-326).

Длина захватки 500 м по одной стороне дороги.

№ операции

Наименование технологической операции

Измеритель

Объем работ

Расчетная производительность в смену

Требуется машино-смен

1

Устройство валика из грунта с внешней стороны обочины на ширину 0,5 м автогрейдером Д-598А за два прохода

км

0,5

7,0

0,07

2

Приготовление смеси грунта оптимального состава с цементом в смесителе Д-597А

т

280

280

1,0

3

Доставка смеси автомобилями-самосвалами ЗИЛ-ММЗ-555 при средней дальности возки 15 км

²

280

27

10,4

4

Разравнивание и планировка смеси автогрейдером Д-598А за четыре прохода

км

0,5

3,5

0,14

5

Уплотнение смеси катком на пневматических шинах Д-627 за 12 проходов по одному следу

²

0,5

2,2

0,23

6

Розлив битумной эмульсии автогудронатором Д-640. Средняя дальность возки 25 км

т

0,77

9,4

0,08

7

Розлив битума автогудронатором Д-640 по поверхности укрепленной обочины. Средняя дальность возки 25 км

²

1,41

9,4

0,15

8

Доставка щебня размером 5-10 мм автомобилями-самосвалами ЗИЛ-ММЗ-555 при средней дальности возки 25 км в количестве 1,58 м3 на 100 м2

²

32

17

1,9

9

Распределение щебня по поверхности укрепленной части обочины щебнераспределителем Т-224

км

0,5

6,0

0,083

10

Уплотнение катком на пневматических шинах Д-627 поверхности обочины за четыре-шесть проходов по одному следу

²

0,5

4,5

0,11

Итого требуется машино-смен:

Автогрейдер Д-598А

0,21

Смеситель Д-597А

1,0

Автомобиль-самосвал ЗИЛ-ММЗ-555

12,3

Каток на пневматических шинах Д-627

0,34

Автогудронатор Д-640

0,23

Щебнераспределитель Т-224

0,083

Тaблица 17

Технологическая карта производства работ по укреплению обочин при новом строительстве или реконструкции по типу 2

Ведущая машина - фреза Д-530.

Длина захватки - 500 м по одной стороне дороги.

№ операции

Наименование технологической операции

Измеритель

Объем работ

Расчетная производительность в смену

Требуется машино-смен

1

2

3

4

5

6

1

Устройство валика из грунта с внешней стороны обочины на ширину 0,5 м автогрейдером Д-598А за два прохода

км

0,5

7,0

0,07

2

Доставка грунта оптимального состава автомобилями-самосвалами ЗИЛ-ММЗ-556 при средней дальности возки 5 км

т

280

60

4,6

3

Распределение грунта автогрейдером Д-598А по всей ширине обочины за два прохода

км

0,5

7,0

0,07

4

Размельчение грунта фрезой Д-530 на тракторе С-100 за один проход

²

0,5

3

0,17

5

Доставка цемента цементовозом С-571 при средней дальности возки

10 км

т

23,7

20

1,2

6

Доставка воды поливо-моечной машиной КПМ-1 на среднее расстояние 5 км для увлажнения смеси

²

16,8

30

0,56

7

Введение цемента в грунт распределителем цемента Д-343А с трактором ДТ-54 за два прохода

км

0,5

2,0

0,25

8

Перемешивание цемента с грунтом фрезой Д-530 за один проход и последующее увлажнение смеси через распределительную систему фрезы и перемешивание за четыре прохода по одному следу

²

0,5

0,6

0,83

9

Разравнивание и профилирование смеси автогрейдером Д-598А за два прохода

²

0,5

7,0

0,07

10

Уплотнение слоя укрепленного грунта катком на пневматических шинах Д-627 за 10-15 проходов по одному следу

²

0,5

2,2

0,23

11

Розлив битумной эмульсии автогудронатором Д-640 по поверхности укрепленной обочины из расчета 0,62 л/м2. Средняя дальность возки - 25 км

т

0,77

9,4

0,08

12

Розлив битума автогудронатором Д-640 по поверхности укрепленной обочины. Средняя дальность, возки битума - 25 км

²

1,41

9,4

0,15

13

Доставка щебня размером 5-10 мм автомобилями-самосвалами ЗИЛ-ММЗ-555 из расчета 1,58 м3  щебня на 100 м2 обочин при средней дальности возки 25 км

²

32

17

1,9

14

Распределение щебня по поверхности укрепленной части обочины щебнераспределителем Т-224

км

0,5

6,0

0,083

15

Уплотнение катком на пневматических шинах Д-627 поверхности обочины за четыре-шесть проходов по одному следу

²

0,5

4,5

0,11

Итого требуется машино-смен:

Автогрейдер Д-598А

0,21

Автомобили-самосвалы ЗИЛ-ММЗ-555

6,5

Фреза Д-530 на тракторе С-100

1,0

Цементовоз С-571

1,2

Поливо-моечная машина КПМ-1

0,56

Распределитель цемента Д-343А с трактором ДТ-54

0,26

Каток на пневматических шинах Д-627

0,34

Автогудронатор Д-640

0,23

Щебнераспределитель Т-224

0,083

Тип. 3. Укрепление обочин грунтами, обработанными битумными эмульсиями или жидкими битумами совместно с цементом

1. Тип 3 применяется на дорогах II и III категорий.

2. Конструкция укрепительных полос принимается по проекту.

3. При подсчете расхода материалов не учтены объемы работ по устройству укрепительных полос у кромки проезжей части.

4. Ширина обочин, укрепляемая засевом, принимается постоянной - 0,5 м.

5. Расход материалов по засеву обочин семенами трав принят на 1 км дороги.

6. В качестве вяжущих применяют прямые битумные эмульсии, приготовленные на битумах марок БНД-00/130 и БНД-60/90 (ГОСТ 11954-66) или жидкие битумы. Расход битумной эмульсии и пересчете на битум принят из условия, что на приготовление 100 т эмульсии требуется 59,2 т битума.

7. Все размеры на чертеже даны в сантиметрах.

Размеры, указанные в скобках, относятся к дорогам III категории.

Стоимость 1 000 м2 укрепления обочины для усредненных условий 1-го территориального района - 1,271 тыс. руб.

Таблица 18

Расход материалов для укрепления 1 000 м2 обочины

 

 

Расход материалов для слоя толщиной 10 см при укреплении

 

Наименование материалов

Измеритель

щебеночных и гравелистых грунтов

песчаных и супесчаных грунтов

Примечание

Грунты

м3

125

110

-

Цемент М-400 при расходе 5% от веса грунта

т

11,27

9,91

Расход вяжущих принят в соответствии с рекомендациями Союздорнии

Битум при расходе 4% от веса грунта

²

9,0

7,93

Семена многолетних трав для засева грунтовой части обочин

кг

17

СНиП, 1965 г., ч. IV, т. 2, вып. 1, табл. 10-149

Удобрения

²

34

Таблица 19

Технологическая карта производства работ по укреплению обочин при новом строительстве или реконструкции по типу 3

Ведущая машина - смеситель Д-597А (Д-325).

Длина захватки - 500 м по одной стороне дороги.

№ операции

Наименование технологической операции

Измеритель

Объем работ

Расчетная производительность в смену

Требуется машино-смен

1

Устройство валика из грунта с внешней стороны обочины на ширину 0,5 м автогрейдером Д-598А за два прохода

км

0,6

7,2

0,085

2

Приготовление смеси в смесителе Д-597А

т

337

337

1

3

Доставка смеси автомобилями-самосвалами ЗИЛ-ММЗ-555 при средней дальности возки 15 км

²

337

27

12,4

4

Разравнивание и планировка смеси автогрейдером Д-598А за четыре прохода

км

0,6

3,6

0,165

5

Уплотнение смеси катком на пневматических шинах Д-627 за 10-15 проходов по одному следу

²

0,6

2,3

0,24

Итого требуется машино-смен:

Автогрейдер Д-598А

0,25

Смеситель Д-597А

1

Автомобили-самосвалы ЗИЛ-ММЗ-555

12,4

Каток на пневматических шинах Д-627

0,24

Тип. 4. Укрепление обочин щебнем каменных пород или металлургическими шлаками с одиночной поверхностной обработкой

1. Тип 4 применяется на дорогах II и III категорий.

2. Конструкция укрепительных полос принимается по проекту.

3. При подсчете расхода материалов не учтены объемы работ по устройству укрепительных полос у кромки проезжей части.

4. Ширина обочин, укрепляемая засевом, принимается постоянной - 0,5 м.

5. Все размеры на чертеже даны в сантиметрах.

Размеры, указанные в скобках, относятся к дорогам III категории.

6. Расход материалов по засеву обочин семенами трав принят на 1 км дороги.

Стоимость 1 000 м2 укрепления обочины для усредненных условий 1-го территориального района - 2,707 тыс. руб.

Таблица 20

Расход материалов для укрепления 1 000 м2 обочины

 

 

Расход материала для слоя толщиной 13 см при укреплений

 

Наименование материалов

Измеритель

щебнем каменных пород

щебнем из шлака

Примечание

Щебень с размером зерен:

 

 

 

 

40-70 мм

м3

163,8

-

Сборник дополнений и поправок к IV ч. СНиП, 1965 г., табл., 45-24

10-20 »

²

11,5

-

Шлак отвальный

²

-

205,4

То же, табл. 45-28

Щебень из шлака

²

-

20,4

 

Вода

²

20

54

-

Клинец 10-20 мм для одиночной поверхностной обработки

 

15,8

Сборник дополнений н поправок к IV ч. СНиП, 1965 г., табл. 45-46

Битум для одиночной поверхностной обработки

т

1,13

-

Семена многолетних трав для засева грунтовой части обочин

кг

27

СНиП, 1965 г., ч. IV, т. 2, вып. 1, табл. 10-149

Удобрения

²

34

 

Таблица 21

 Технологическая карта производства работ по укреплению обочин при новом строительстве или реконструкции по типу 4

Ведущая машина - самоходный каток Д-400А.

Длина захватки - 800 м по одной стороне дороги.

№ операции

Наименование технологической операции

Измеритель

Объем работ

Расчетная производительность в смену

Требуется машино-смен

1

Устройство валика из грунта с внешней стороны обочины на ширину 0,5 м автогрейдером Д-598А за два прохода

км

0,8

7,5

0,11

2

Доставка щебня (шлака) автомобилями-самосвалами ЗИЛ-ММЗ-555 при средней дальности возки 25 км

m

561

17

33

3

Разравнивание и планировка щебня автогрейдером Д-698А за два прохода с приданием требуемого поперечного уклона

км

0,8

7,5

0,11

4

Уплотненна щебня легкими катками весом до 6 т (Д-469А) за три прохода по одному следу

²

0,8

5,8

0,14

5

Доставка и распределение воды поливо-моечной машиной КПМ-1 для увлажнения щебня при средней дальности возки 5 км

тыс. л

20

30

0,7

6

Уплотнение щебня катками Д-400А за 12-15 проходов по одному следу

км

0,8

0,8

1,0

7

Розлив битума автогудронатором Д-640 по поверхности укрепленной части обочины. Средняя дальность возки битума 25 км

т

2,26

9,4

0,24

8

Доставка, щебня размером 10- 20 мм автомобилями-самосвалами ЗИЛ-ММЗ-555 из, расчета 1,58 м3 щебня на 100 м2 обочин при средней дальности возки 25 км

²

50,6

17

3,0

9

Распределение щебня по поверхности укрепленной части обочины щебнераспределителем Т-224

км

0,8

6,0

0,133

10

Уплотнение катками Д-469А поверхности обочины за четыре-шесть проходов по одному следу

²

0,8

2,9

0,28

Итого требуется машино-смен:

Автогрейдер Д-598А

0,22

Автомобили-самосвалы ЗИЛ-ММЗ-555

36,0

Каток Д-469А

0,42

Поливо-моечная машина КПМ-1

0,7

Каток Д-400А

1

Автогудронатор Д-640

0,24

Щебнераспределитель Т-224

0,133

Тип. 5. Укрепление обочин щебеночными, гравийными или некондиционными материалами, обработанными малыми дозами цемента, с одиночной поверхностной обработкой

1. Тип 5 применяется на дорогах II и Ш категорий.

2. Конструкция укрепительных полос принимается по проекту.

3. При подсчете расхода материалов не учтены объемы работ по устройству укрепительных полос у кромок проезжей части.

4. Расход цемента для устройства укрепительного слоя обочин определен при объёмном весе щебня 1,6 т3, гравия - 1,8 т/м3. При другом объемном тесе расход цемента соответственно изменяется.

5. Ширина обочин, укрепляемая засевом, принимается постоянной - 0,5 м.

6. Расход материалов по засеву обочин семенами трав принят на 1 км дороги.

7. Все размеры на чертеже даны в сантиметрах.

 Размеры, указанные в скобках, относятся к дорогам III категории.

Стоимость 1 000 м2 укрепления обочин для усредненных условий 1-го территориального района - 2,077 тыс. руб.

Таблица 22

Расход материалов для укрепления 1000 м2 обочины

Наименование материалов

Измеритель

Расход материалов для слоя толщиной 10 см при укреплении

Примечание

щебеночными материалами

гравийными материалами

некондиционными материалами

 

Щебень

м3

126

-

-

По расчету

Гравий

²

-

124

-

То же

Некондиционные материалы

²

-

-

130

²

Цемент М-400 (при расходе 4% от веса щебеночных или гравийных материалов или 6% от веса некондиционных материалов)

т

8,07

8,94

11,70

²

Вода

м3

12,2

14,6

26

²

Битумная эмульсия

т

0,62

0,62

0,62

²

Щебень (клинец) 5-10 мм для одиночной поверхностной обработки

м3

15,8

Сборник дополнений и поправок к IV ч. СНиП, 1965 г., табл. 45-46

Битум для одиночной поверхностной обработки

т

1,13

То же

Семена многолетних трав для засева грунтовой части обочин

кг

27

СНиП, 1965 г., ч. IV, т. 2, табл. 10-149

Удобрения

²

34

 

Тaблица 23

Технологическая карта производства работ по укреплению обочин при новом строительстве или реконструкции по типу 5

Ведущая машина - смеситель Д-597А (Д-325).

Длима захватки - 500 м по одной стороне дороги.

  операции

Наименование технологической операции

Измеритель

Объем работ

Расчетная производительность в смену

Требуется машино-смен

1

Устройство валика из грунта с внешней стороны обочины на ширину 0,6 м автогрейдером Д-598А за два прохода

км

0,5

7,0

0,07

2

Приготовление смеси в смесителе Д-597А

т

283,0

283,0

1,0

3

Доставка смеси автомобилями-самосвалами ЗИЛ-ММЗ-555 при средней дальности возки 15 км

²

283,0

27

10,5

4

Разравнивание и планировка смеси автогрейдером Д-698А за четыре прохода

км

0,5

3,5

0,14

5

Уплотнение смеси катком на пневматических шинах Д-627 за 12-18 проходов по одному следу

²

0,5

1,5

0,33

6

Розлив битумной эмульсии автогудронатором Д-640 из расчета 0,62 л/м2

т

0,77

9,4

0,08

7

Розлив битума автогудронатором Д-640 по поверхности укрепленной обочины. Средняя дальность возки 25 км

²

1,41

9,4

0,15

8

Доставка щебня размером 5-10 мм автомобилями-самосвалами ЗИЛ-ММЗ-555 из расчета 1,58 м3 щебня на 100 м2 при средней дальности возки 25 км

т

31,6

17

1,85

9

Распределение щебня по поверхности укрепленной части обочины щебнераспределителем Т-224

км

0,5

6,0

0,08

10

Уплотнение обочины катком Д-469А за четыре шесть проходов по одному следу

²

0,5

2,2

0,23

Итого требуется машино-смен:

Автогрейдер Д-598А

0,21

Смеситель Д-597

1,0

Автомобили-самосвалы ЗИЛ-ММЗ-555

12,35

Каток Д-627

0,33

Автогудронатор Д-640

0,23

Каток на пневматических шинах Д-469А

0,23

Щебнераспределитель Т-224

0,083

Тип. 6. Укрепление обочин грунтощебнем или грунтогравием

1. Тип 6 применяется на дорогах IV категории с интенсивностью движения, близкой к 1000 автомобилям в сутки, и на опасных участках дорог IV категории с более низкой интенсивностью движения.

2. Объем грунта учтен проектом основных земляных работ.

3. Процентное содержание щебня или гравия (40 или 50 %) от объема грунта определяется в каждом конкретном случае проектом в зависимости от грунтов земляного полотна и климатической зоны.

4. Засев обочин шириной до 0,5 м семенами трав принят на 1 км дороги.

5. Все размеры, на чертеже даны в сантиметрах.

Стоимость 1 000 м2 укрепления обочин для усредненных условий 1-го территориального района - 0,975 тыс. руб.

Таблица 24

Расход материалов для укрепления 1 000 м2 обочин

Наименование материалов

Измеритель

Расход материалов для слоя толщиной 12 см при укреплении

Примечание

грунтощебнем

грунтогравием

Щебень при расходе от объема грунта:

 

 

 

 

40 %

м3

60,5

-

По расчету

50 %

²

75,6

-

То же

Гравий при расходе от объема грунта:

 

 

 

 

40 %

²

-

59,6

²

50 %

²

-

74,4

²

Семена многолетних трав для засева грунтовой части обочин

кг

27

СНиП, 1965 г., ч. IV, т. 2, табл. 10-149

Удобрения

²

34

 

Таблица 25

 Технологическая карта производства работ по укреплению обочин при новом строительстве или реконструкции по типу 6

Ведущая машина - автогрейдер Д-698А.

Длина захватки - 800 м по одной стороне дороги.

№ операции

Наименование технологической операции

Измеритель

Объем работ

Расчетная производительность в смену

Требуется машино-смен

1

Устройство валика из грунта с внешней стороны обочины на ширину 0,5 м автогрейдером Д-598А за два прохода

км

0,8

7,5

0,11

2

Доставка щебня (гравия) автомобилями-самосвалами ЗИЛ-ММЗ-555 при средней дальности возки 25 км

т

145

17

8,5

3

Распределение щебня в валик автогрейдером Д-598А за два прохода

км

0,8

7,5

0,11

4

Доставка грунта оптимального состава автомобилями-самосвалами ЗИЛ-ММЗ-555 при средней дальности возки 5 км

т

120

60

2,0

5

Распределение грунта в валик автогрейдером Д-698А за два прохода

км

0,8

7,5

0,11

6

Перемешивание смеси (щебня с грунтом) автогрейдером Д-598А на всю толщину за 15-18 проходов путем последовательного сбора грунтощебня в валики

²

0,8

1,4

0,56

7

Планировка смеси автогрейдером Д-598А за два прохода с приданием требуемого поперечного уклона

²

0,8

7,5

0,11

8

Уплотнение обочин катком на пневматических шинах Д-627 за 12-18 проходов по одному следу

²

0,8

2,0

0,4

Итого требуется машино-смен:

Автогрейдер Д-598А

1,0

Автомобили-самосвалы ЗИЛ-ММЗ-555

10,5

Каток Д-627

0,4

 

2008-2013. ГОСТы, СНиПы, СанПиНы - Нормативные документы - стандарты.