
ГОСУДАРСТВЕННЫЙ СТАНДАРТ СОЮЗА ССР
ПЛАСТМАССЫ.
МЕТОД ОПРЕДЕЛЕНИЯ ВОСПЛАМЕНЯЕМОСТИ
ГОСТ
21207-81
(СТ СЭВ 2900-81)
ГОСУДАРСТВЕННЫЙ КОМИТЕТ СССР ПО СТАНДАРТАМ
Москва
РАЗРАБОТАН Министерством химической промышленности
ИСПОЛНИТЕЛИ:
Г.И. Файдель, В.С. Биль, Е.Л. Татевосян, Ю.И. Сакуненко, Л.Д. Дерюгина
ВНЕСЕН Министерством химической промышленности
Член Коллегии В.Ф. Ростунов
УТВЕРЖДЕН И ВВЕДЕН В ДЕЙСТВИЕ Постановлением Государственного комитета СССР по стандартам от 15 декабря 1981 г. № 5417
ГОСУДАРСТВЕННЫЙ СТАНДАРТ СОЮЗА ССР
|
ПЛАСТМАССЫ. Метод определения воспламеняемости Plastics. Method for determination of flammability |
ГОСТ (СТ СЭВ 2900-81) Взамен ГОСТ 21207- 75 |
Постановлением Государственного комитета СССР по стандартам от 15 декабря 1981 г. № 5417 срок действия установлен
с 01.01. 1983 г.
до 01.01. 1990 г.
Несоблюдение стандарта преследуется по закону
Настоящий стандарт распространяется на пластмассы и устанавливает метод определения воспламеняемости.
Метод предназначен для сравнительной оценки относительной способности пластмасс воспламеняться под воздействием источника зажигания.
Сущность метода заключается в определении длины обуглившейся части образца и времени его горения в результате воздействия пламени газовой горелки в течение 60 с.
Стандарт не распространяется на пластмассы, образец из которых сгорает менее чем за 60 с или коробится и становится недосягаемым для пламени, а также для определения пожарной опасности пластмасс.
Стандарт полностью соответствует СТ СЭВ 2900-81.
1.1. Для испытания применяют образцы в форме бруска длиной не менее 100 мм, шириной от 10 до 15 мм, толщиной от 3 до 5 мм и с площадью поперечного сечения от 40 до 50 мм2. Предельные отклонения по толщине и ширине образцов не должны превышать ±0,5 мм.
Рекомендуется применять образцы шириной (10±0,5) мм и толщиной (4 ±0,5) мм.
На образцы наносят линию - метку по ширине, перпендикулярно оси образца на расстоянии 80 мм от того конца, который будут поджигать.
1.2. Способ, режим изготовления образцов и их количество указывают в нормативно-технической документации на конкретную продукцию. Количество образцов для испытания должно быть не менее пяти.
Шкаф лабораторный вытяжной или испытательная камера объемом около 1 м3, защищенная от сквозняка и снабженная вытяжным устройством, способным отключаться во время испытания и включаться сразу после испытания. Стены камеры должны быть выстланы алюминиевой фольгой, жестью или другим аналогичным материалом.
Горелка газовая Бунзена, диаметром (9,5 ± 0,5) мм.
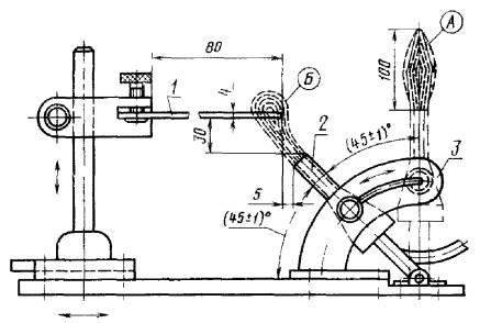
Установка для закрепления образца и горелки Бунзена, схема которой приведена на чертеже.
Секундомер по ГОСТ 5072-79.
Газ пропан-бутановый.
1 - образец; 2 - горелка Бунзена; 3 - поворотное приспособление
3.1. Перед испытанием образцы кондиционируют по ГОСТ 12423-66, если в нормативно-технической документации на конкретную продукцию нет других указаний.
3.2. В камеру помещают установку для закрепления образца и горелки Бунзена.
3.3. Образец закрепляют по ширине в горизонтальном положении так, чтобы длина незакрепленной части образца была не менее 80 мм (см. чертеж).
3.4. Горелку Бунзена устанавливают в вертикальном положении (А), поджигают газ, регулируя так, чтобы высота пламени составляла около 100 мм.
4.1. Подготовленную к испытанию горелку с помощью поворотного приспособления устанавливают в рабочее положение Б. Этот момент принимают за начало отсчета времени, поджога образца и включают секундомер.
4.2. Через 60 с после поджога образца горелку выключают, одновременно включают секундомер и измеряют время горения образца.
4.3. Если передний край пламени достигнет метки на образце, то секундомер останавливают, испытание прекращают и пламя гасят.
Если образец гаснет раньше достижения переднего края пламени метки на образце, то испытание прекращают не ранее, чем через 30 с после выключения горелки.
4.4. После окончания испытания включают вентиляцию для удаления продуктов сгорания.
4.5. Измеряют наименьшее расстояние между меткой и обуглившейся кромкой на обеих сторонах образца по его ширине. В дальнейший расчет принимают наименьшее из этих двух измерений (l).
5.1. Длину обуглившейся части образца (L) в миллиметрах вычисляют по формуле

где l - наименьшее расстояние между меткой и обуглившейся частью отдельного образца, мм;
n - количество испытуемых образцов.
5.2. Время горения определяют как среднее арифметическое времени горения не менее пяти образцов.
5.3. Результаты испытаний оформляют протоколом, который должен содержать следующие данные:
наименование и марку пластмассы;
способ и режим изготовления образцов;
размеры образцов;
длину поврежденной части в миллиметрах;
время горения в секундах;
особые наблюдения в ходе испытания (трудная загораемость, образование дыма, изменение цвета, плавление без горения, капание горящих частиц, коробление, усадка и т.п.);
дату испытания;
обозначение настоящего стандарта.
СОДЕРЖАНИЕ