ГОСТ 27824-2000
МЕЖГОСУДАРСТВЕННЫЙ СТАНДАРТ
ГОРЕЛКИ ПРОМЫШЛЕННЫЕ
НА ЖИДКОМ ТОПЛИВЕ
Общие технические требования
МЕЖГОСУДАРСТВЕННЫЙ СОВЕТ
ПО СТАНДАРТИЗАЦИИ, МЕТРОЛОГИИ И СЕРТИФИКАЦИИ
Минск
Предисловие
1 РАЗРАБОТАН Техническим комитетом ТК 254 «Промышленные газогорелочные устройства» и Дочерним Открытым Акционерным Обществом «Промгаз»
ВНЕСЕН Госстандартом России
2 ПРИНЯТ Межгосударственным Советом по стандартизации, метрологии и сертификации (протокол № 17 от 22 июня 2000 г.)
За принятие проголосовали:
|
Наименование государства |
Наименование национального органа по стандартизации |
|
Азербайджанская Республика |
Азгосстандарт |
|
Республика Армения |
Армгосстандарт |
|
Республика Беларусь |
Госстандарт Республики Беларусь |
|
Грузия |
Грузстандарт |
|
Республика Казахстан |
Госстандарт Республики Казахстан |
|
Кыргызская Республика |
Кыргызстандарт |
|
Республика Молдова |
Молдовастандарт |
|
Российская Федерация |
Госстандарт России |
|
Республика Таджикистан |
Таджикстандарт |
|
Туркменистан |
Главгосслужба Туркменстандартлары |
|
Республика Узбекистан |
Узгосстандарт |
|
Госстандарт Украины |
3 Постановлением Государственного комитета Российской Федерации по стандартизации и метрологии от 1 апреля 2002 г. № 120-ст межгосударственный стандарт ГОСТ 27824-2000 введен в действие непосредственно в качестве государственного стандарта Российской Федерации с 1 января 2003 г.
4 ВЗАМЕН ГОСТ 27824-88
СОДЕРЖАНИЕ
МЕЖГОСУДАРСТВЕННЫЙ СТАНДАРТ
ГОРЕЛКИ ПРОМЫШЛЕННЫЕ НА ЖИДКОМ ТОПЛИВЕ
Общие технические требования
Industrial burners for liquid fuel.
General technical requirements
Дата введения 2003-01-01
Настоящий стандарт распространяется на промышленные горелки, работающие на жидком топливе, сжигаемом с воздухом, и на жидкотопливную часть комбинированных горелок, применяемых в энергетических установках (промышленных и отопительных котлах и теплогенераторах) и технологических агрегатах.
Стандарт не распространяется на горелки для паровых энергетических котлов электростанций; испарительные горелки; радиационные трубы; горелки, при работе которых образуются продукты сгорания, используемые в качестве контролируемой атмосферы; горелки, предназначенные для бытового теплового оборудования и для оборудования предприятий общественного питания, а также на горелки специального назначения.
В настоящем стандарте использованы ссылки на следующие стандарты:
ГОСТ 9.014-78 Единая система защиты от коррозии и старения. Временная противокоррозионная защита изделий. Общие требования
ГОСТ 12.1.003-83 Система стандартов безопасности труда. Шум. Общие требования безопасности
ГОСТ 12.1.019-79 Система стандартов безопасности труда. Электробезопасность. Общие требования и номенклатура видов защиты
ГОСТ 12.1.028-80* Система стандартов безопасности труда. Шум. Определение шумовых характеристик источников шума. Ориентировочный метод
* На территории Российской Федерации действует ГОСТ Р 51402-99.
ГОСТ 12.2.003-91 Система стандартов безопасности труда. Оборудование производственное. Общие требования безопасности
ГОСТ 12.2.064-81 Система стандартов безопасности труда. Органы управления производственным оборудованием. Общие требования безопасности
ГОСТ 10617-83 Котлы отопительные теплопроизводительностью от 0,10 до 3,15 МВт. Общие технические условия
ГОСТ 12969-67 Таблички для машин и приборов. Технические требования
ГОСТ 12997-84 Изделия ГСП. Общие технические условия
ГОСТ 14254-96 (МЭК 529-89) Степени защиты, обеспечиваемые оболочками (Код IP)
ГОСТ 15150-69 Машины, приборы и другие технические изделия. Исполнения для различных климатических районов. Категории, условия эксплуатации, хранения и транспортирования в части воздействия климатических факторов внешней среды.
ГОСТ 17356-89 (ИСО 3544-78, ИСО 5063-78) Горелки на газообразном и жидком топливах. Термины и определения
ГОСТ 20548-93* Котлы отопительные водогрейные теплопроизводительностью до 100 кВт. Общие технические условия
* На территории Российской Федерации действует ГОСТ 20548-87.
ГОСТ 28193-89 Котлы паровые стационарные с естественной циркуляцией производительностью менее 4 т/ч. Общие технические требования
В настоящем стандарте применяют термины по ГОСТ 17356, а также следующие термины с соответствующими определениями:
3.1 время продувки: Интервал времени, в течение которого при закрытой подаче топлива производится продувка воздухом камеры горения теплового агрегата и дымоходов с целью вывода из них горючих газов.
3.2 время предварительной продувки: Интервал времени, непосредственно предшествующий открытию подачи топлива.
3.3 время последующей продувки: Интервал времени, непосредственно следующий за прекращением подачи топлива.
3.4 полное время розжига: Интервал времени работы запального устройства. Полное время розжига состоит из времени перед розжигом, времени розжига горелки и времени после розжига.
3.5 время перед розжигом: Интервал времени между включением запального устройства и подачей топлива.
3.6 время розжига: Интервал времени от момента подачи топлива до его воспламенения.
3.7 время после розжига: Интервал времени между первым появлением факела и отключением запального устройства.
3.8 время реагирования на погасание пламени: Интервал времени между погасанием пламени и включением запального устройства при повторном розжиге.
3.9 розжиг с помощью непроверенной запальной горелки: Розжиг горелки, при котором отсутствие запального факела горелки не препятствует подаче основного топлива.
3.10 розжиг с помощью проверенной запальной горелки: Розжиг горелки, при котором не включается подача основного топлива, если подтверждено наличие факела запальной горелки.
3.11 промышленные горелки: Горелки, предназначенные для промышленных установок, а также установок непромышленного типа, имеющих сходные с промышленными тепловые, аэродинамические и режимные условия эксплуатации.
4.1 Требования назначения
4.1.1 Номинальная тепловая мощность каждой горелки должна соответствовать установленной в нормативных документах на горелку данного типоразмера (предельные отклонения от плюс 10 % до минус 5 %).
4.1.2 Коэффициент рабочего регулирования тепловой мощности горелки с плавным регулированием должен быть:
для горелок с форсунками механического распыливания - не менее 1,5; для горелок с форсунками других схем - не менее 3 и не более чем у соответствующих форсунок.
4.1.3 Горелки по степени автоматизации могут быть с ручным управлением, полуавтоматические и автоматические. Если горелка с ручным управлением или полуавтоматическая входит в состав автоматизированного теплового агрегата, то автоматика этого агрегата должна обеспечивать соблюдение требований, предъявляемых к автоматическим горелкам.
4.2 Требования к автоматике
4.2.1 В автоматических горелках должны выполняться следующие операции: пуск горелки по программе, зависящей от ее мощности (включая продувку камеры горения и дымоходов), перевод горелки в рабочее состояние, регулирование тепловой мощности, контроль параметров безопасности горелки и тепловой установки, выключение горелки при недопустимых отклонениях контролируемых параметров.
4.2.2 Основные и запальные горелки должны быть оснащены системой контроля пламени. Группу горелок допускается оснащать одним устройством контроля пламени в случае, если пламя горелки, оснащенной устройством контроля пламени, обеспечивает надежный розжиг других горелок. Погасание пламени контролируемой горелки должно приводить к защитному выключению остальных горелок.
4.2.3 Время срабатывания устройства контроля пламени, как при розжиге горелки, так и при погасании пламени во время эксплуатации, не должно превышать 1 с.
4.2.4 Устройство контроля пламени должно реагировать только на пламя контролируемой горелки и не должно реагировать на посторонние источники тепла и света (раскаленная футеровка, освещение и т.д.).
4.2.5 Защитное выключение горелки должно осуществляться:
а) у горелки с номинальной тепловой мощностью до 0,35 МВт:
1) если при пуске горелки в конце защитного времени отсутствует сигнал о наличии пламени;
2) если во время эксплуатации пламя погаснет и при последующем автоматическом повторном розжиге или повторной попытке пуска горелки в конце защитного времени отсутствует сигнал о наличии пламени.
Повторный розжиг или отключение перед повторным пуском горелки должно осуществляться не позже чем через 1 с после погасания пламени.
б) у горелки с номинальной тепловой мощностью свыше 0,35 МВт:
1) если при пуске горелки в конце защитного времени отсутствует сигнал о наличии пламени;
2) если во время эксплуатации пламя погаснет.
Допускается одноразовый повторный пуск горелки, причем отключение подачи топлива должно осуществляться не позже чем через 2 с после погасания пламени.
4.2.6 Количество топлива, поступающего в камеру горения после защитного отключения подачи топлива, не должно превышать 0,1 % номинального часового расхода топлива.
4.2.7 Время защитного отключения подачи топлива при розжиге горелки и при погасании пламени, не должно превышать указанного в таблице 1.
Таблица 1
|
Время защитного отключения подачи топлива, с, не более |
||
|
при розжиге горелки |
при погасании пламени |
|
|
До 0,35 |
10 |
10 |
|
Св. 0,35 |
5 |
2 |
4.2.8 В автоматической горелке открытие запорного топливного органа не должно осуществляться в следующих случаях:
- при отключенном состоянии горелки;
- при защитном отключении подачи топлива или защитном выключении горелки в результате срабатывания системы контроля пламени или защитных систем теплового агрегата;
- если при пуске, до введения запального устройства в действие, появится сигнал о наличии пламени;
- если при пуске не обеспечена продувка и надежный отвод или рециркуляция продуктов сгорания;
- если при пуске не обеспечены условия для безопасной эксплуатации горелки (подвод электрической энергии, требуемая температура топлива, подвод воздуха для горения, необходимые давление распыливающего вещества и частота вращения механического распыливающего устройства и др.);
- при недопустимых отклонениях параметров тепловой установки.
4.2.10 Защитное выключение автоматической горелки должно осуществляться в следующих случаях:
- при коротком замыкании или разрыве в датчике контроля пламени либо цепи связи датчика;
- при соответствующем сигнале устройства контроля пламени или любого из защитных элементов теплового агрегата;
- при прекращении подачи воздуха для горения, отвода продуктов сгорания или рециркуляции продуктов сгорания (с учетом требования 4.2.9);
- при недопустимых отклонениях параметров топлива, необходимых для его безопасного сжигания.
4.2.11 Защитное выключение горелки должно сопровождаться сигналом.
4.2.12 Повторный пуск горелки после устранения причины защитного выключения должен производиться только обслуживающим персоналом.
4.2.13 Работоспособность автоматики горелок должна быть обеспечена при отклонениях напряжения электрического тока от плюс 10 % до минус 15 % номинального значения.
4.3 Требования надежности
4.3.1 Средний ресурс горелки до капитального ремонта (для ремонтируемых горелок) и до списания (для неремонтируемых горелок) должен быть не менее 18000 ч. Указанный ресурс не распространяется на быстроизнашиваемые элементы, автоматику горелки, а также на детали из огнеупорной керамики.
4.3.2 Электрические элементы автоматики, кроме указанных в 4.3.3, должны в условиях, близких к условиям эксплуатации горелки при напряжении питания, равном 110 % номинального значения, выдерживать не менее 100000 циклов включения и выключения.
4.4 Требования устойчивости к внешним воздействиям и работы в экстремальных условиях
4.4.1 По устойчивости к механическим воздействиям средства автоматизации должны соответствовать требованиям к изделиям в виброустойчивом исполнении, группа исполнения LX-NX по ГОСТ 12997.
4.4.2 Климатическое исполнение средств автоматизации - УХЛ по ГОСТ 15150.
4.4.3 Категория размещения средств автоматизации, размещаемых в закрытых помещениях без регулирования климатических условий, - 3.1, с регулируемыми климатическими условиями - 4.2 по ГОСТ 15150.
4.4.4 В районах, где имеется опасность наличия низких напряжений, горелка должна быть оснащена устройством, не допускающим пуск жидкотопливной горелки при падении подаваемого напряжения ниже допустимых значений.
Это устройство может находиться вне горелки или быть соединено с регулирующим устройством. В тех случаях, когда оно является частью регулирующего устройства, на горелке должна быть маркировка с указанием наличия этого устройства.
4.5 Требования экономного использования топлива
4.5.1 Коэффициент избытка воздуха в зависимости от номинальной тепловой мощности горелки не должен превышать значений, приведенных на рисунке 1.
Рисунок 1 - Зависимость максимально допустимого коэффициента избытка воздуха от номинальной тепловой мощности горелки
4.5.2 Увеличение коэффициента избытка воздуха в диапазоне рабочего регулирования не должно превышать более чем на 0,20 номинальное значение, указанное на рисунке 1.
4.5.3 Потери тепла от химической неполноты сгорания на выходе из камеры горения в диапазоне рабочего регулирования горелки должны быть не более 0,5 %.
4.5.4 Сажевое число не должно превышать во всем диапазоне рабочего регулирования горелки значения 3 по шкале Бахараха. У горелки с номинальной тепловой мощностью свыше 0,8 МВт и сжигании легкого топлива сажевое число не должно превышать 2.
4.6 Конструктивные требования
4.6.1 Конструкция отдельных деталей горелки, а также деталей, предназначенных для соединения горелки с тепловым агрегатом, должна исключать самопроизвольное ослабление соединений в процессе эксплуатации.
4.6.2 Присоединение горелки к трубопроводам для подвода топлива и распиливающего вещества (при необходимости) должно быть разъемным и исключать утечку.
4.6.3 Гибкие подводы (шланги) для подсоединения системы топливораспределения горелки к подводящему трубопроводу должны быть оснащены прочно присоединенными металлическими наконечниками и соответствовать требованиям эксплуатации по давлению, термостойкости, степени агрессивности топлива.
4.6.4 Подводы топлива и, в случае необходимости, подводы вещества для распыливания топлива должны быть оснащены очищаемыми фильтрующими устройствами.
4.6.5 Конструкция подвижных деталей, предназначенных для настройки горелки (включая регулировочные устройства на подводах топлива и воздуха для горения), должна исключать самопроизвольное изменение настроенного положения.
4.6.6 Конструкция комбинированной горелки должна обеспечивать возможность очистки или замены форсунки (сопла для распыливания жидкого топлива) без разборки подвода газообразного топлива.
4.6.7 Ремонтные и смотровые лючки горелки должны надежно закрываться. Конструкция затворов должна исключать самопроизвольное открытие лючков во время эксплуатации горелки.
4.6.8 Конструкция заменяемых деталей горелки должна исключать возможность неправильной сборки, самопроизвольного перемещения или разъединения деталей.
4.6.9 Соединение отдельных частей системы топливораспределения горелки мягким припоем не допускается.
4.6.10 Конструкция горелки должна предусматривать подачу в топливный тракт распиливающего или промывающего вещества для удаления остатков топлива при отключении горелки с переводом ее в нерабочее состояние.
После отключения горелки ее топливные каналы от первого основного запорного органа до форсунки включительно не должны быть заполнены топливом.
4.6.11 Система топливораспределения горелки между основным запорным топливным органом и форсункой (соплом для распыливания топлива) должна быть плотной, исключающей возможность утечки топлива.
4.6.12 Горелки, предназначенные для камеры горения, работающей с разрежением (избыточным давлением), должны обеспечивать надежный пуск и устойчивую эксплуатацию при избыточном давлении (разрежении) в камере горения 10 Па.
4.6.13 Горелки, предназначенные для камеры горения, работающей с разрежением, должны обеспечивать устойчивое горение при разрежении, превышающем номинальное в 1,2 раза при разрежении свыше 50 Па и в 1,5 раза - при разрежении ниже 50 Па.
Горелки, предназначенные для камеры горения, работающей с избыточным давлением, должны обеспечивать устойчивое горение при противодавлении, превышающем номинальное в 1,2 раза при избыточном давлении свыше 50 Па и в 1,5 раза - при избыточном давлении ниже 50 Па.
4.6.14 Горелки или ее детали, подлежащие снятию для очистки или замены, массой свыше 30 кг должны иметь приспособления для их перемещения.
4.6.15 Горелки, розжиг которых осуществляется при помощи переносного запального устройства, должны иметь отверстие, позволяющее безопасное введение запального устройства. Допускается розжиг горелок проводить через отверстие камеры горения теплового агрегата.
4.6.16 Конструкция горелок должна обеспечивать возможность визуального наблюдения за пламенем. Допускается визуальное наблюдение за пламенем через смотровые отверстия камеры горения теплового агрегата.
4.7 Комплектность
Горелки должны быть укомплектованы деталями, необходимыми для их работы, и снабжены эксплуатационной документацией, включающей установочные чертежи, чертежи и схемы соединений, технические характеристики, инструкции по эксплуатации, паспорта.
4.8 Маркировка
На каждой горелке должна быть прикреплена табличка, выполненная по ГОСТ 12969 и содержащая:
- наименование или товарный знак предприятия-изготовителя;
- условное обозначение типоразмера горелки;
- номинальную тепловую мощность горелки и вид топлива;
- электрическое напряжение;
- электрический ток;
- степень электрозащиты;
- порядковый номер горелки по системе нумерации предприятия-изготовителя:
- дату изготовления;
- обозначение стандарта или технических условий.
5.1 Общие требования безопасности к горелке - по нормативным документам на конкретную горелку и ГОСТ 12.2.003.
5.2 Предельно допустимые шумовые характеристики (ПДШХ) устанавливают в соответствии с приложением А.
Если значения шумовых характеристик горелок превышают значения, установленные в соответствии с приложением А, то в нормативных документах на горелки допускается устанавливать технически достижимые значения шумовых характеристик по ГОСТ 12.1.003.
Если в рабочих условиях разность между уровнем измеренного шума и эквивалентным уровнем помех соответствует указанной в 3.8 ГОСТ 12.1.028, то оценка уровня шума не проводится.
5.3 Температура поверхностей элементов горелок, предназначенных для ручного управления, - по ГОСТ 12.2.064.
5.4 Питание электрического оборудования горелки должно осуществляться от одного источника электроэнергии и выключаться при помощи одного выключателя.
5.5 Степень электрозащиты автоматики горелки должна быть не менее IP 40 по ГОСТ 14254.
5.6 Требования к электрическим элементам, находящимся под напряжением, должны быть указаны в нормативных документах на конкретную горелку и соответствовать ГОСТ 12.1.019.
5.7 Горелки, конструкция которых позволяет выдвигать или извлекать их из камеры горения без инструмента, должны быть оснащены блокировкой, не допускающей возможность их включения в открытом положении и осуществляющей их отключение при выдвижении или извлечении в процессе работы.
5.8 Горелка должна быть оснащена запальным устройством или запальной горелкой. Группа горелок с ручным управлением может быть оснащена общим переносным запальным устройством или запальной горелкой.
5.9 Подвод топлива к переносной запальной горелке должен быть независимым от подвода топлива к основной горелке и оснащен управляемым вручную запорным органом.
5.10 Подача топлива в горелку при выключенном запальном устройстве не допускается.
5.11 Тепловая мощность стационарной запальной горелки непрерывного действия не должна превышать 5 % номинальной тепловой мощности основной горелки.
Тепловая мощность переносной запальной горелки не должна превышать 30 кВт. Максимальная мощность каждой запальной горелки не должна превышать 0,1 значения пусковой тепловой мощности основной горелки.
5.12 При получении запального устройства без проверки запальной горелки время подачи топлива только в запальную горелку не должно превышать 5 с. Это время ограничено сигналами подачи топлива в запальную и основную горелки. Для розжига основной горелки применение электрического запального устройства запальной горелки не допускается.
При применении запального устройства с проверкой запальной горелки подачу топлива в запальную горелку следует прекратить, если пламя запальной горелки не образовалось в течение 15 с.
Подача топлива в постоянно включенную запальную горелку должна быть прекращена менее чем через 15 с после погасания пламени запальной горелки.
Пример программы розжига для горелки, имеющей зажигание с помощью проверенной запальной горелки, приведен в приложении Б.
5.13 Подводы отдельных рабочих веществ, необходимых для эксплуатации горелки, должны быть оснащены взаимно независимыми запорными органами.
5.14 Конструкция систем распределения и запорных органов подводов рабочих веществ в горелку должна исключать утечку этих веществ и их взаимное перемешивание.
5.15 Горелки или их подводящие трубопроводы должны быть оснащены приспособлениями для подсоединения приборов, измеряющих давление, а в случае подогрева топлива - также температуру топлива, воздуха для горения и распыливающих веществ.
Для группы горелок допускается централизованный контроль соответствующих параметров. Конструкция блочных горелок должна обеспечивать возможность измерения:
- давления подогретого жидкого топлива после последнего по ходу топлива регулирующего органа;
- температуры подогретого жидкого топлива, поступающего в сопло;
- давления жидкого топлива в обратной линии;
- давления воздуха после последнего по ходу воздуха регулирующего или запорного органа.
5.16 Конструкция горелки должна предусматривать продувку камеры горения до открытия подвода топлива, если продувка не обеспечена другим способом.
5.17 Для одиночно установленных автоматических горелок номинальной тепловой мощностью до 0,35 МВт перед пуском должна быть обеспечена продувка камеры горения (при открытом шибере на дымоходе):
- естественной вентиляцией, если воздушные заслонки зафиксированы в рабочем положении;
- принудительной продувкой номинальным расходом воздуха длительностью не менее 5 с, если применяют воздушные заслонки с механическим управлением (например, электрогидравлического действия).
Принудительную продувку можно заменить естественной вентиляцией камеры горения (с помощью естественной тяги) длительностью не менее 30 с.
Принудительная продувка не требуется при воздушных заслонках, управляемых тягой, при наличии в заслонках таких отверстий, которые обеспечивают проход воздуха через заслонку в закрытом положении объемом не менее 20 % максимального количества воздуха, подаваемого вентилятором.
5.18 Для одиночно установленных автоматических горелок номинальной тепловой мощностью более 0,35 МВт количество продувочного воздуха должно быть не менее утроенного суммарного объема до входа в дымоход (дымовую трубу) или пятикратного объема камеры горения агрегата.
Горелка соответствует этому требованию, если предварительная продувка проводится в течение 15 с, причем количество продувочного воздуха соответствует номинальной мощности горелки.
5.19 При групповой установке автоматических горелок, независимо от их номинальной тепловой мощности, время продувки и количество продувочного воздуха устанавливают в зависимости от конструкции каждой горелки и объема камер горения.
5.20 Газовая запальная горелка может не иметь самостоятельной системы контроля пламени, если время открытия автоматического запорного газотопливного органа менее 7 с.
6.1 Содержание оксида углерода в продуктах сгорания с температурой до 1400 °С, измеряемое на выходе из камеры горения, в пересчете на сухие продукты сгорания при а = 1 не должно превышать 0,05 % по объему во всем диапазоне рабочего регулирования горелки.
Содержание оксида углерода в продуктах сгорания для горелок, предназначенных для соответствующих котлов, - по ГОСТ 10617, ГОСТ 20548, ГОСТ 28193.
6.2 Содержание оксидов азота (NOх) в продуктах сгорания горелок - по ГОСТ 10617, ГОСТ 20548, ГОСТ 28193.
При испытаниях жидкотопливных горелок обязательно определение содержания NOх в продуктах сгорания на выходе из камеры горения стенда (теплового агрегата).
6.3 Продукты сгорания не должны содержать следов (капель) несгоревшего жидкого топлива для горелок, работающих на открытом воздухе.
7.1 Горелки должны быть подвергнуты консервации по ГОСТ 9.014.
7.2 Автоматические и полуавтоматические горелки должны храниться в условиях 1(Л) по ГОСТ 15150.
7.3 Горелки без средств автоматизации допускается хранить в условиях 7(Ж1) по ГОСТ 15150.
Значения ПДШХ, устанавливаемые в октавных уровнях звукового давления, определяют по формулам:
при работе горелок в стенде (тепловом агрегате)
Lpi = Li - DL, (А.1)
при работе горелок на открытом воздухе
Lpi = Li + 10 lg S/Si - DL, (А.2)
где Lpi - уровень звукового давления в i-й октаве или уровень звука в шкале А, принимаемый в качестве значения ПДШХ, дБ (дБА);
Li - допустимый уровень звукового давления в i-й октаве, уровень звука или эквивалентный уровень звука на рабочем месте, дБ (дБА) (таблица А.1). Эквивалентный уровень звука определяют по ГОСТ 12.1.003;
S - площадь измеряемой поверхности, находящейся на расстоянии 1 м от наружного контура горелки, м;
S - параметр, равный 1 м;
DL - поправка на групповую установку горелок в типовых условиях эксплуатации, дБ (таблица А.2).
Таблица А.1 - Допустимые уровни звукового давления и уровни звука
|
Уровень звукового давления, дБ, в октавных полосах со среднегеометрическими частотами, Гц |
Уровень звука и эквивалентный уровень звука, дБА |
||||||||
|
31,5 |
63 |
125 |
250 |
500 |
1000 |
2000 |
4000 |
8000 |
|
|
107 |
95 |
87 |
82 |
78 |
75 |
73 |
71 |
69 |
80 |
Таблица А.2 - Значения поправки DL на групповую установку горелок
|
Поправка DL, дБ, при числе горелок |
|||||||||||
|
1 |
2 |
3 |
4 |
5 |
6 |
7 |
8 |
9 |
10 |
11 |
|
|
0,25 |
0 |
3 |
5 |
6 |
7 |
8 |
9 |
||||
|
0,5 |
4 |
5 |
6 |
7 |
|||||||
|
0,75 |
2 |
5 |
5 |
6 |
|||||||
|
1,0 |
3 |
4 |
5 |
||||||||
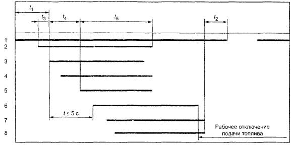
Б.1 Пример программы работы горелки без запальной горелки
Диаграмма нормального, без нарушений, пуска

Диаграмма с защитным отключением подачи топлива при погасании пламени при розжиге

Диаграмма с погасанием пламени и автоматическим повторным зажиганием

Рисунок Б.1
а - с положительным результатом; б - безрезультатно; в - с повторным пуском после вмешательства обслуживающего персонала; 1 - поток воздуха; 2 - запальное устройство; 3 - сигнал подачи топлива; 4 - подача топлива; 5 - наличие пламени
Б.2 Пример программы работы горелки с проверенной запальной горелкой

Диаграммы с защитным отключением при пуске
а) Диаграмма работы горелки при погасании пламени запальной горелки

Рисунок Б.2, лист 1
б) Диаграмма работы горелки при погасании пламени основной горелки

Рисунок Б.2, лист 2
Б.3 Пример программы работы горелки с непроверенной запальной горелкой
Диаграмма нормальной работы горелки

Диаграммы с защитным отключением при розжиге
а) Диаграмма работы горелки при погасании пламени запальной горелки

Рисунок Б.3, лист 1
б) Диаграмма работы горелки при погасании пламени основной горелки

Рисунок Б.3, лист 2
1 - поток воздуха; 2 - запальное устройство; 3 - сигнал на подачу топлива в запальную горелку; 4 - подача топлива в запальную горелку; 5 - наличие запального пламени; 6 - сигнал на подачу топлива в основную горелку; 7 - подача топлива в основную горелку; 8 - наличие основного пламени
Условные обозначения:
t1 - время предварительной продувки; t2 - время последующей продувки; t1 + t2 - время продувки; t3 - время предзажигания; t4 - время собственно зажигания; t5 - время после зажигания; t3 + t4 + t5 - полное время зажигания; t6 - время реагирования на погасание пламени
Ключевые слова: горелки промышленные на жидком топливе, технические требования, экономное использование топлива, безопасность, охрана окружающей среды, транспортирование, хранение