
ГОСУДАРСТВЕННЫЙ СТАНДАРТ СОЮЗА ССР
ПОДОГРЕВАТЕЛИ
ВОДО-ВОДЯНЫЕ
СИСТЕМ ТЕПЛОСНАБЖЕНИЯ
ОБЩИЕ ТЕХНИЧЕСКИЕ УСЛОВИЯ
ГОСТ 27590-88
ГОСУДАРСТВЕННЫЙ КОМИТЕТ СССР ПО СТАНДАРТАМ
Москва
ГОСУДАРСТВЕННЫЙ СТАНДАРТ СОЮЗА ССР
|
ПОДОГРЕВАТЕЛИ
ВОДО-ВОДЯНЫЕ Общие технические условия Water heaters for heat supply systems. |
ГОСТ |
Срок действия с 01.01.89
до 01.01.94
Несоблюдение стандарта преследуется по закону
Настоящий стандарт распространяется на горизонтальные водо-водяные секционные подогреватели для систем отопления и горячего водоснабжения (далее - подогреватели), состоящие из секций кожухотрубчатого типа с трубной системой из прямых гладких или профилированных труб и блоком опорных перегородок (далее - секций), соединительных калачей и переходов, изготавливаемые для нужд народного хозяйства и экспорта.
Стандарт не распространяется на пластинчатые водо-водяные подогреватели.
Виды климатического исполнения подогревателей по ГОСТ 15150-69:
У3 - для народного хозяйства страны;
У4, Т4, ТВ4 и ТС4 - для экспорта.
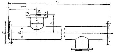
1.1. Типы подогревателей и их сборочных единиц (секций, соединительных калачей и переходов), а также параметры рабочей среды, устанавливаемые настоящим стандартом, должны соответствовать приведенным в табл. 1 и на черт. 1 - 4.
Таблица 1
Типы подогревателей и секций
(Рабочие параметры сред: условное давление - 1,0 и 1,6 МПа;
температура греющей среды - 150 °С, не более)
|
Тип секции |
Тип трубной системы секции |
Область применения |
Схема потоков рабочих сред |
|||
|
Наименование |
Обозначение |
Наименование |
Обозначение |
|||
|
Разъемный |
Без компенсатора теплового расширения |
РГ, РП |
Исполнение 1I ступень - с 01.01.89 |
Г |
Горячее водоснабжение |
Нагреваемая среда в трубках |
|
С компенсатором теплового расширения |
РГК, РПК |
Из гладких труб наружным диаметром 16.0 мм |
Отопление |
Нагреваемая среда в межтрубном пространстве |
||
|
Сварной |
Без компенсатора теплового расширения |
СГ, СП |
Исполнение 2 II ступень - с 01.01.92 |
П |
Горячее водоснабжение |
Нагреваемая среда в трубках |
|
С компенсатором теплового расширения |
сгк, спк |
Из профилированных труб наружным диаметром 16,0 мм |
Отопление |
Нагреваемая среда в межтрубном пространстве |
||
* Число секции в подогревателе устанавливает проектант объекта теплоснабжения.
Подогреватель разъемный из секций типов РГ, РП
1 - секция типов РГ, РП; 2 - калач соединительный (черт. 9); 3 - переход (черт. 10)
Черт. 1
Подогреватель разъемный с компенсатором теплового расширения из секций типов РГК, РПК

1 - компенсатор теплового расширения; 2 - секции типов РГК, РПК
Черт. 2
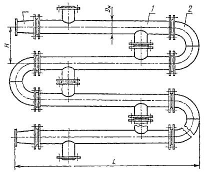
Подогреватель сварной из секций типов СГ, СП

1 - секции типов СГ, СП
Черт. 3
Подогреватель сварной с компенсатором теплового расширения из секций типов СГК, СПК
1 - секция типов СГК, СПК
Черт. 4
1.2. Номинальные габаритные и присоединительные размеры подогревателей и их сборочных единиц должны соответствовать приведенным в табл. 2 и на черт. 1 - 10.
Таблица 2
Номинальные габаритные и присоединительные размеры подогревателей,
секций, соединительных калачей и переходов
Размеры, мм, не более
|
D |
D1 |
D2 |
d |
dн |
H |
h |
L |
L1 |
L2 |
L3 |
|||
|
Исполнение по черт. 9 |
|||||||||||||
|
1 |
2 |
3 |
|||||||||||
|
57 |
160 |
45 |
145 |
145 |
45 |
200 |
100 |
2225; 4225 |
2000; 4000 |
133 |
- |
146 |
70 |
|
76 |
180 |
57 |
160 |
160 |
57 |
200 |
100 |
2265; 4265 |
143 |
- |
178 |
80 |
|
|
89 |
195 |
76 |
180 |
180 |
76 |
240 |
120 |
2320; 4320 |
170 |
- |
217 |
85 |
|
|
114 |
215 |
89 |
195 |
195 |
89 |
300 |
150 |
2350; 4350 |
210 |
- |
250 |
90 |
|
|
168 |
280 |
114 |
215 |
245 |
133 |
400 |
200 |
2490; 4490 |
310 |
- |
340 |
140 |
|
|
219 |
335 |
168 |
280 |
280 |
168 |
500 |
250 |
2610; 4610 |
415 |
415 |
450 |
150 |
|
|
273 |
390 |
219 |
335 |
335 |
219 |
600 |
300 |
2800; 4800 |
512 |
512 |
600 |
190 |
|
|
325 |
440 |
219 |
335 |
390 |
273 |
600 |
300 |
2800; 4800 |
600 |
600 |
600 |
190 |
|
Секция разъемная типов РГ, РП

Черт. 5
Секция разъемная с компенсатором теплового расширения типов РГК, РПК

Черт. 6
Секция сварная с компенсатором теплового расширения типов СГК, СПК

Черт. 7
Секция сварная типов СГ, СП

Черт. 8
Калач соединительный
Черт. 9
Переход
Черт. 10
1.3. Условное обозначение подогревателя должно приниматься согласно следующей схеме:

Пример условного обозначения подогревателя разъемного типа, с наружным диаметром корпуса секции 219 мм, длиной секции 4 м, без компенсатора теплового расширения, на условное давление 1,0 МПа, с трубной системой из гладких труб из пяти секций, климатического исполнения У3:
ПВ 219´4-1,0-РГ-5-У3 ГОСТ 27590-88
То же, с компенсатором теплового расширения, трубной системой из профилированных труб, климатического исполнения ТС4:
ПВ 219´4-1,0-РПК-5-ТС4 ГОСТ 27590-88
1.4. Условное обозначение секции - по следующей схеме:

Пример условного обозначения секции с наружным диаметром корпуса 114 мм, длиной 4 м, на условное давление 1,6 МПа, сварного типа, с компенсатором теплового расширения, с трубной системой из гладких труб, с расчетным тепловым потоком 74,9 кВт, климатического исполнения Т4:
СЕКЦИЯ 114´4-1,6-СГК-74,9-Т4 ГОСТ 27590-88
То же, с трубной системой из профилированных труб, с расчетным тепловым потоком 114,3 кВт, климатического исполнения У3:
СЕКЦИЯ 114´4-1,6-СПК-114,3-У3 ГОСТ 27590-88
1.5. При поставке подогревателей россыпью соединительным калачам и переходам присваивают отдельные обозначения.
1.5.1. Условное обозначение соединительного калача должно включать:
наружный диаметр, мм;
межосевое расстояние, мм;
исполнение согласно черт. 9.
Пример условного обозначения соединительного калача с наружным диаметром 159 мм, исполнения 2:
КАЛАЧ 159-2 ГОСТ 27590-88
1.5.2. Условное обозначение перехода должно включать:
наружные диаметры торцов, мм;
исполнение согласно черт. 10.
Пример условного обозначения перехода с наружными диаметрами торцов 114´89, исполнения 1:
ПЕРЕХОД 114´89-1 ГОСТ 27590-88
2.1. Характеристики подогревателей
2.1.1. Все подогреватели (секции) должны изготавливаться с блоком опорных перегородок по согласованной и утвержденной в установленном порядке конструкторской документации, разработанной в соответствии с требованиями настоящего стандарта и «Правил устройства и безопасной эксплуатации сосудов, работающих под давлением», утвержденных Госгортехнадзором СССР.
Подогреватели, изготавливаемые для экспорта, должны соответствовать требованиям настоящего стандарта и заказа-наряда внешнеторговых организаций.
2.1.2. Основные характеристики подогревателей должны соответствовать приведенным в табл. 3.
Таблица 3
Основные характеристики подогревателей
|
Тепловой поток, кВт, секции длиной |
Гидравлическое сопротивление *, МПа, не более, секции длиной |
Поверхность нагрева, м2, секции длиной |
Количество трубок в секции, шт. |
Масса **, кг |
|||||||||||
|
Трубная система из гладких труб (наполнение 1) |
Трубная система из профилированных труб (исполнение 2) |
Трубная система из гладких труб (исполнение 1) |
Трубная система из профилированных труб (исполнение 2) |
секции длиной |
калача |
перехода |
|||||||||
|
2 м |
4 м |
2 м |
4 м |
2 м |
4 м |
2 м |
4 м |
2 м |
4 м |
2 м |
4 м |
||||
|
57 |
7,9 |
17,6 |
10,5 |
23,5 |
0,004 |
0,006 |
0,008 |
0,014 |
0,37 |
0,75 |
4 |
23,5 |
37,0 |
8,6 |
5,5 |
|
38,4 |
|||||||||||||||
|
76 |
13,1 |
28,3 |
17,5 |
37,7 |
0,65 |
1,32 |
7 |
32,5 |
52,4 |
10,9 |
6,8 |
||||
|
53,8 |
|||||||||||||||
|
89 |
18,2 |
40,7 |
24,3 |
54,3 |
0,93 |
1,88 |
10 |
40,0 |
64,2 |
13,2 |
8,2 |
||||
|
65,9 |
|||||||||||||||
|
114 |
39,9 |
85,7 |
53,2 |
114,3 |
1,79 |
3,58 |
19 |
58,0 |
97,1 |
17,7 |
10,5 |
||||
|
98,9 |
|||||||||||||||
|
168 |
74,4 |
147,5 |
93,9 |
196,7 |
0,007 |
0,009 |
0,008 |
0,010 |
3,49 |
6,98 |
37 |
113,0 |
193,8 |
32,8 |
17,4 |
|
194,7 |
|||||||||||||||
|
219 |
113,4 |
238,4 |
151,2 |
317,9 |
5,75 |
11,51 |
61 |
173,0 |
301,3 |
54,3 |
26,0 |
||||
|
305,9 |
|||||||||||||||
|
273 |
236,0 |
479,1 |
314,7 |
638,8 |
10,28 |
20,56 |
109 |
262,0 |
461,7 |
81,4 |
35,0 |
||||
|
465,2 |
|||||||||||||||
|
325 |
302,1 |
632,4 |
402,8 |
843,3 |
14,24 |
28,49 |
151 |
338,0 |
594,4 |
97,3 |
43,0 |
||||
|
598,6 |
|||||||||||||||
* В числителе приведено значение гидравлического сопротивления внутренней полости трубной системы секции, в знаменателе - межтрубного пространства секции.
** В числителе приведено значение массы секции без компенсатора теплового расширения, в знаменателе - при его наличии.
Примечание. Тепловой поток секций определен при следующих условиях: скорость нагреваемой среды в трубках - 1 м/с; расход среды в трубном пространстве равен расходу среды в межтрубном пространстве; перепад температур в подогревателе по нагреваемой и греющей среде - 45 °С; среднелогарифмический температурный перепад - 10 °С.
2.1.3. Подогреватели должны иметь следующие показатели надежности:
полный назначенный срок службы Тсл.п.н не менее 15 лет;
средний срок службы между капитальными ремонтами Тк.р не менее 5 лет;
установленная безотказная наработка Ту не менее 8000 ч.
2.2. Требования к материалам
2.2.1. Детали и сборочные единицы секций и подогревателей должны изготавливаться из материалов и полуфабрикатов, предусмотренных «Правилами устройства и безопасной эксплуатации сосудов, работающих под давлением», утвержденными Госгортехнадзором СССР, и указанных в конструкторской документации.
2.2.2. Трубная система секций (исполнение 1 и 2) должна изготавливаться из латуни марки Л68 или ЛО 70-1 по ГОСТ 21646-76 или Л68 по ГОСТ 494-76.
2.2.3. Опорные перегородки секций должны изготавливаться из латуни марки ЛЦ40Сд по ГОСТ 17711-80.
2.3. Комплектность
2.3.1. В комплект подогревателя должны входить:
секции;
переходы и калачи с крепежными изделиями и паронитовыми прокладками;
паспорт по ГОСТ 2.601-68.
По требованию заказчика в комплект подогревателя могут входить ответные фланцы.
2.3.2. Комплектность подогревателя для экспорта должна соответствовать требованиям заказа-наряда внешнеторговых организаций.
2.4. Маркировка
2.4.1. Каждый подогреватель (секцию) снабжают фирменной табличкой по ГОСТ 12971-67 из белой жести по ГОСТ 13345-85, на которой должны быть нанесены следующие данные:
наименование предприятия-изготовителя;
наименование изделия и его обозначение;
давление условное и давление гидроиспытаний, МПа (кгс/см2);
максимальная температура греющей среды, °С;
заводской номер, год выпуска.
На подогревателях для экспорта, кроме основной таблички, должна быть прикреплена табличка «Сделано в СССР».
Маркировку наносят ударным способом металлическими клеймами или травлением. Места установок табличек должны быть указаны в конструкторской документации.
2.4.2. Транспортная маркировка подогревателей - по ГОСТ 14192-77.
2.4.3. Транспортная маркировка подогревателей для экспорта должна соответствовать ГОСТ 14192-77 и заказу-наряду внешнеторговых организаций.
2.5. Окраска, консервация и упаковка
2.5.1. Подготовка наружных поверхностей подогревателя перед окраской - по ГОСТ 9.402-80.
2.5.2. Подогреватели (секции) должны быть окрашены с наружной стороны лаком БТ-577 по ГОСТ 5631-79 или грунтовкой ГФ-21 по ГОСТ 25129-82.
Качество окраски должно соответствовать VII классу по ГОСТ 9.032-74, а по условиям эксплуатации - группе У3 по ГОСТ 9.104-79.
2.5.4. Окраску подогревателей, экспортируемых в страны с тропическим климатом, производят грунтом ФЛ-03К по ГОСТ 9109-81 методом распыления с последующей сушкой, затем наносятся 3 - 5 слоев эмали марки ХВ-124 или ХВ-125 по ГОСТ 10144-74 с промежуточной сушкой. Допускается применение других лакокрасочных покрытий, соответствующих по устойчивости к атмосферным воздействиям первой группе покрытий по ГОСТ 9.401-79.
2.5.5. Для стран с тропическим климатом крепежные изделия должны быть кадмированы согласно «Кд 10.ХР» по ГОСТ 9.306-85.
2.5.6. Подогреватели, изготавливаемые для экспорта, подвергают консервации путем покрытия механически обработанных поверхностей консервационной смазкой К-17 по ГОСТ 10877-76. Срок действия консервации - 3 года. По истечении указанного срока изделие подлежит переконсервации.
2.5.7. Техническая и товаросопроводительная документация подогревателей, изготавливаемых на экспорт, должна соответствовать требованиям заказа-наряда внешнеторговых организаций.
Масса транспортного пакета должна быть от 500 до 5000 кг.
Подогреватели (секции) должны быть упакованы в деревянные ящики типа III-1, III-2 по ГОСТ 2991-85 или типа III-1, V-1 по ГОСТ 10198-78.
2.5.10. Для районов Крайнего Севера и труднодоступных районов упаковку подогревателей с диаметром секции от 57 до 114 мм включительно производят в соответствии с ГОСТ 15846-79 в ящики типа III-1, III-2 по ГОСТ 2991-85 или III-I, V-1 по ГОСТ 10198-78.
В указанные районы допускается отправлять подогреватели на брусьях-полозьях или упакованными в транспортные пакеты согласно ГОСТ 21929-76.
2.5.11. Перед отправкой открытые патрубки и штуцеры должны быть заглушены.
2.5.13. Техническую документацию на подогреватели, отправляемые на брусьях-полозьях или в неупакованном виде, пересылают потребителю по почте.
2.6. Требования безопасности
2.6.1. Конструкция подогревателей (секций) должна обеспечивать выполнение требований безопасности, предусмотренных ГОСТ 12.2.049-80, ГОСТ 12.2.003-74 и инструкций по технике безопасности.
2.6.2. Подогреватели должны быть теплоизолированы согласно требованиям «Правил эксплуатации теплоиспользующих установок и тепловых сетей», утвержденных Госгортехнадзором СССР.
3.1. Подогреватели (секции), подвергают приемо-сдаточным, периодическим и типовым испытаниям. Объем испытаний - в соответствии с табл. 4.
3.2. Приемо-сдаточным испытаниям подвергают каждый подогреватель на предприятии-изготовителе.
Подогреватели (секции), не отвечающие хотя бы одному из требований настоящего стандарта, другой нормативно-технической и конструкторской документации, возвращают на доработку и после устранения дефектов подвергают повторным приемо-сдаточным испытаниям. При обнаружении брака при повторных испытаниях подогреватель бракуют.
3.3. Периодические испытания проводят в эксплуатационных условиях или на испытательном стенде один раз в три года. Испытаниям подвергают один подогреватель (секцию) из типоразмерного ряда, выпускаемого предприятием-изготовителем.
Периодическим испытаниям подвергают подогреватели (секции), прошедшие приемо-сдаточные испытания.
Таблица 4
Виды и объем испытаний подогревателей
|
Номер пункта, таблицы |
Виды испытаний |
|||
|
Приемо-сдаточные |
Периодические |
Типовые |
||
|
1. Проверка типов, основных номинальных размеров подогревателей и сборочных единиц |
+ |
- |
- |
|
|
2. Проверка величины теплового потока секции |
Табл. 3 |
- |
+ |
+ |
|
3. Проверка гидравлического сопротивления внутренней полости и межтрубного пространства трубной системы секции |
Табл. 3 |
- |
+ |
+ |
|
4. Проверка на соответствие материалов и полуфабрикатов требованиям стандартов или технических условий |
+ |
- |
- |
|
|
5. Проверка качества сварных соединений |
+ |
- |
- |
|
|
6. Гидравлические испытания |
+ |
- |
- |
|
|
7. Проверка комплектности, правильности нанесения маркировки, окраски, консервации и упаковки |
2.3, 2.4, |
+ |
- |
- |
|
8. Проверка наличия сопроводительной документации |
+ |
- |
- |
|
|
9. Проверка массы |
Табл. 3 |
- |
+ |
+ |
|
Примечание. Знак «+» означает, что соответствующие испытания проводят, знак «-» не проводят. |
||||
3.4. Типовые испытания подогревателей проводят на одном представителе из типоразмерного ряда в эксплуатационных условиях или на испытательном стенде.
4.1. Каждый подогреватель, секцию, переход и соединительный калач подвергают операционному контролю на соответствие рабочим чертежам.
4.2. Средства измерения геометрических размеров должны быть выбраны в соответствии с предельными отклонениями, указанными на рабочих чертежах.
4.3. Качество сварных соединений проверяют методами и в объеме, предусмотренными принятыми на предприятии-изготовителе правилами контроля сварных соединений.
4.4. Гидравлическим испытаниям подвергают каждую секцию по межтрубному пространству, калач и переход - отдельно или каждый подогреватель в сборе. Испытания проводят согласно «Правилам устройства и безопасной эксплуатации сосудов, работающих под давлением», утвержденным Госгортехнадзором СССР.
4.5. Маркировку (п. 2.4), комплектность (п. 2.3), наличие сопроводительной документации (п. 2.5.12), окраску, консервацию и упаковку (п. 2.5) на соответствие требованиям настоящего стандарта и рабочих чертежей проверяют визуальным осмотром.
4.6. Теплотехнические характеристики подогревателей (табл. 3) проверяют при проведении периодических и типовых испытаний в эксплуатационных условиях или на испытательном стенде с помощью штатных и дополнительно установленных контрольно-измерительных приборов по программе и методике, согласованной и утвержденной в установленном порядке.
4.7. Проверку подогревателей на соответствие требованиям надежности проводят по статистическим данным объектов эксплуатации.
4.8. Проверку массы сборочных единиц подогревателей проводят средствами измерений по ГОСТ 23711-79.
5.1. Подогреватели (секции) транспортируют любым видом транспорта в соответствии с правилами перевозки, действующими на принятом для перевозки транспорте. Условия транспортирования в части воздействия климатических факторов - 3 или 4 по ГОСТ 15150-69 в части воздействия механических факторов - условия Ж по ГОСТ 23170-78.
5.2. Погрузку и крепление изделий проводят по чертежам предприятия-изготовителя.
5.3. Хранение подогревателей (секций) согласно условиям 7 или 9 по ГОСТ 15150-69.
5.4. Подогреватели (секции), хранящиеся на открытых площадках, предохраняют от соприкасания с грунтом путем установки их на подкладки высотой не менее 200 мм.
6.1. Подогреватели устанавливают в закрытом помещении и эксплуатируют при температуре окружающего воздуха свыше 0 °С.
6.2. Обслуживающий персонал должен строго соблюдать требования по режиму работы подогревателя и его безопасному обслуживанию, своевременно проверять исправность арматуры, контрольно-измерительных приборов и предохранительных устройств.
6.3. При вынужденной кратковременной остановке в работе подогревателя и дренирования трубной системы и межтрубного пространства заполнение подогревателя водой проводят только после охлаждения трубных решеток.
6.4. Не допускается проводить ремонт подогревателя и его элементов во время работы или при наличии в них давления.
7.1. Предприятие-изготовитель гарантирует соответствие подогревателей (секций) требованиям настоящего стандарта при соблюдении условий транспортирования, монтажа, хранения и эксплуатации.
7.2. Гарантийный срок эксплуатации подогревателей - 24 мес с момента ввода в эксплуатацию, но не более 36 мес со дня отгрузки, а для подогревателей экспортного исполнения - с момента проследования через Государственную границу СССР.
1. РАЗРАБОТАН И ВНЕСЕН Министерством тяжелого, энергетического и транспортного машиностроения СССР
ИСПОЛНИТЕЛИ
Д.Д. Дорофеев (руководитель темы), канд. техн. наук; С.Н. Трифонова; В.И. Гомон, канд. техн. наук; Н.М. Степин; Д.Б. Шамсутдинова; А.М. Соковиков, канд. техн. наук; Н.И. Серегина
2. УТВЕРЖДЕН И ВВЕДЕН В ДЕЙСТВИЕ Постановлением Государственного комитета СССР по стандартам от 18.02.88 № 279
3. Срок проверки - 1994 г.; периодичность проверки - 5 лет
4. ВВЕДЕН ВПЕРВЫЕ
5. ССЫЛОЧНЫЕ НОРМАТИВНО-ТЕХНИЧЕСКИЕ ДОКУМЕНТЫ
|
Обозначение НТД, на который дана ссылка |
Номер пункта |
|
ГОСТ 2.601-68 |
|
|
ГОСТ 9.401-79 |
|
|
ГОСТ 12.2.003-74 |
|
|
ГОСТ 494-76 |
|
|
ГОСТ 5494-71 |
|
|
ГОСТ 10144-74 |
|
|
ГОСТ 10198-78 |
|
|
ГОСТ 10877-76 |
|
|
ГОСТ 13345-85 |
|
|
ГОСТ 14192-77 |
|
|
Вводная часть, 1.3, 1.4, 5.1, 5.3 |
|
|
ГОСТ 17711-80 |
|
|
ГОСТ 21646-76 |
|
|
ГОСТ 21929-76 |
|
|
ГОСТ 23238-78 |
|
|
ГОСТ 23711-79 |
|
СОДЕРЖАНИЕ
|
1. Типы, основные параметры и размеры.. 1 4. Методы испытаний и контроля. 10 5. Транспортирование и хранение. 10 |