
ГОСУДАРСТВЕННЫЙ СТАНДАРТ СОЮЗА ССР
КРАНЫ
МОСТОВЫЕ ЭЛЕКТРИЧЕСКИЕ
ОДНОБАЛОЧНЫЕ ОПОРНЫЕ
ТЕХНИЧЕСКИЕ УСЛОВИЯ
ГОСТ 22045-89
Е
ГОСУДАРСТВЕННЫЙ КОМИТЕТ СССР ПО СТАНДАРТАМ
Москва
ГОСУДАРСТВЕННЫЙ СТАНДАРТ СОЮЗА ССР
|
КРАНЫ МОСТОВЫЕ ЭЛЕКТРИЧЕСКИЕ ОДНОБАЛОЧНЫЕ ОПОРНЫЕ Технические условия Overhead travelling
single-beam cranes. |
ГОСТ |
Срок действия с 01.01.91
до 01.01.98
Несоблюдение стандарта преследуется по закону
Настоящий стандарт распространяется на мостовые электрические однобалочные опорные краны (в дальнейшем - краны), группы режима работы 3К по ГОСТ 25546 с электрической талью и электрическим механизмом передвижения, грузоподъемностью от 1 до 5 т, работающие на трехфазном токе напряжением 220, 240, 380, 400, 415 В частотой 60 Гц и напряжением 220, 380, 400, 440 В частотой 60 Гц, изготавливаемые в климатическом исполнении У и Т, категории размещения 1, 2 и 3 по ГОСТ 15150, для работы при температуре от плюс 40 до минус 40°.
Стандарт устанавливает требования к кранам, изготавливаемым для нужд народного хозяйства и для экспорта.
Стандарт не распространяется на краны, предназначенные для работы во взрывоопасной и пожароопасной средах, в помещениях с парами кислот и щелочей, концентрации которых вызывают разрушение электрической изоляции, для транспортирования грузов, нагретых свыше 300 °С и расплавленного металла, шлака, ядовитых и взрывчатых веществ и других опасных грузов.
Требования настоящего стандарта являются обязательными, кроме п. 1.4, таблицы 1-14 в части показателя «Конструктивная масса, т»; пп. 2.4; 2.5; 2.12.3; 2.16.
(Измененная редакция. Изм. № 1).
1.1. Краны должны изготовляться типов:
1 - для работы в помещениях;
2 - для работы на открытом воздухе.
Каждый тип крана изготавливается двух исполнений:
А - управление с пола;
Б - управление из кабины.
1.2. Краны следует изготовлять по нормативно-технической документации и рабочим чертежам, утвержденным в установленном порядке, в соответствии с требованиями настоящего стандарта, «Правил устройства и безопасной эксплуатации грузоподъемных кранов», утвержденными Госгортехнадзором СССР, «Правил устройства электроустановок», утвержденными Министерством энергетики и электрификации СССР.
1.3. Краны, предназначенные для экспорта, должны соответствовать условиям договора, заключенного между предприятием-изготовителем и внешнеэкономической организацией, а для районов с тропическим климатом - также требованиям ГОСТ 15151.
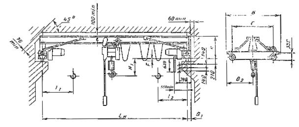
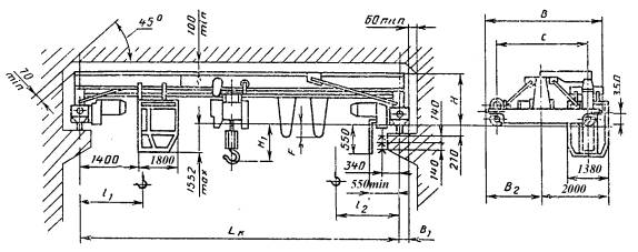
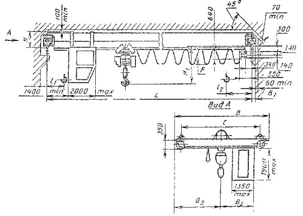
1.4. Основные параметры и размеры кранов типа 1 (исполнение А) должны соответствовать указанным на черт. 1 и 2 и в табл. 1, 3, 5, 7; кранов типа 1 (исполнение Б) - на черт. 3 и 4 и в табл. 2, 4, 6, 8; кранов типа 2 (исполнение А) - на черт. 5 и в табл. 9, 11, 13; кранов типа 2 (исполнение Б) - на черт. 6 и в табл. 10, 12, 14.
Кран типа I исполнения А для пролетов от 4,5 до 16,5 м

Кран типа 1 исполнения А для пролетов от 19,5 до 28,5 м

Кран типа 1 исполнения Б для пролетов от 4,5 до 16,5 м

Кран типа 1 исполнения Б для пролетов от 19,5 до 28,5 м

Чертежи 1 – 4 (Измененная редакция. Изм. № 1).
Краны типа 1 исполнения А грузоподъемностью 1 т
|
Код ОКП |
Высота подъема, м |
Пролет крана по ГОСТ 534 Lk, м (пред. откл. ± 5мм) |
С |
В |
В1 |
В2 |
Н |
Н1 |
F |
Положение крюка |
Нагрузка на колесо при работе крана, кН |
Конструктивная масса, т |
|
|
l1 |
l2 |
||||||||||||
|
не более |
|||||||||||||
|
31 5711 1105 03 |
6 |
4,5 |
1500 |
2150 |
180 |
1075 |
970 |
225 |
0 |
800 |
950 |
7,80 |
1,26 |
|
31 5711 1111 05 |
7.5 |
8,50 |
1,41 |
||||||||||
|
31 5711 1117 10 |
10,5 |
2000 |
2650 |
1325 |
285 |
9,40 |
1,85 |
||||||
|
31 5711 1123 01 |
(13.5) |
2600 |
3300 |
1650 |
995 |
260 |
-60 |
10,50 |
2,27 |
||||
|
31 5711 1129 06 |
16,5 |
11,60 |
2,68 |
||||||||||
|
31 5711 1135 08 |
19,5 |
4000 |
4650 |
230 |
2325 |
1580 |
- |
210 |
550 |
18,58 |
4,03 |
||
|
31 5711 1141 10 |
22,5 |
19,58 |
4,26 |
||||||||||
|
31 5711 1205 00 |
12 |
4,5 |
1500 |
2150 |
180 |
1075 |
970 |
225 |
0 |
900 |
1075 |
7,85 |
1,29 |
|
31 5711 1211 02 |
7,5 |
8,55 |
1,44 |
||||||||||
|
31 5711 1217 07 |
10,5 |
2000 |
2650 |
1325 |
285 |
9,45 |
1,88 |
||||||
|
31 5711 1223 09 |
(13,5) |
2600 |
3300 |
1650 |
995 |
260 |
-60 |
10,55 |
2,30 |
||||
|
31 5711 1229 0З |
16,5 |
11,65 |
2,71 |
||||||||||
|
31 5711 1235 05 |
(19,5) |
4000 |
4650 |
230 |
2325 |
1580 |
- |
210 |
675 |
18,63 |
4,05 |
||
|
31 5711 1241 07 |
22,5 |
19,63 |
4,28 |
||||||||||
|
31 5711 1305 08 |
18 |
4,5 |
1500 |
2150 |
180 |
1079 |
970 |
225 |
0 |
1000 |
1175 |
7,90 |
1,32 |
|
31 5711 1311 10 |
7,5 |
8,60 |
1,47 |
||||||||||
|
31 5711 1317 04 |
10,5 |
2000 |
2650 |
1325 |
285 |
9,50 |
1,91 |
||||||
|
31 5711 1323 06 |
(13,5) |
2600 |
3300 |
1650 |
995 |
260 |
-60 |
10,60 |
2,33 |
||||
|
31 5711 1329 00 |
16,5 |
11,70 |
2,74 |
||||||||||
|
31 5711 1335 02 |
(19.5) |
4000 |
4650 |
230 |
2325 |
1580 |
|
210 |
775 |
18,68 |
4,07 |
||
|
31 5711 1341 04 |
22,5 |
19,68 |
4,30 |
||||||||||
Краны типа 1 исполнения Б грузоподъемностью 1 т
Размеры в мм
|
Код ОКП |
Высота подъема, м |
Пролет крана по ГОСТ 534-85 Lk, м (пред. откл. ±5мм) |
С |
В |
В1 |
В2 |
Н |
Н1 |
F |
Положение крюка |
Нагрузка на колесо при работе крана, кН |
Конструктивная масса, т |
|||
|
l1 |
l2 |
||||||||||||||
|
не более |
|||||||||||||||
|
31 5711 2105 10 |
6 |
4,5 |
2600 |
3300 |
180 |
1650 |
970 |
225 |
0 |
800 |
950 |
15,20 |
2,21 |
||
|
31 5711 2111 01 |
7,5 |
16,10 |
2,36 |
||||||||||||
|
31 5711 2117 0б |
10,5 |
285 |
16,90 |
2,78 |
|||||||||||
|
31 5711 2123 08 |
(13,5) |
995 |
200 |
-60 |
19,40 |
3,30 |
|||||||||
|
31 5711 2129 02 |
16,5 |
20,00 |
3,55 |
||||||||||||
|
31 5711 2135 04 |
(19,5) |
4030 |
4650 |
230 |
2350 |
1580 |
- |
210 |
550 |
22,00 |
4,41 |
||||
|
31 5711 2141 06 |
22,5 |
23,60 |
4,66 |
||||||||||||
|
31 5711 2205 07 |
12 |
4,5 |
2600 |
3300 |
180 |
1650 |
970 |
225 |
0 |
900 |
1750 |
15,25 |
2,24 |
||
|
31 5711 2211 09 |
7,5 |
16,15 |
2,39 |
||||||||||||
|
31 5711 2217 03 |
10,5 |
285 |
16,95 |
2,81 |
|||||||||||
|
31 5711 2223 05 |
(13,5) |
995 |
260 |
-60 |
19,45 |
3,33 |
|||||||||
|
31 5711 2229 10 |
16,5 |
20,05 |
3,58 |
||||||||||||
|
31 5711 2235 01 |
(19,5) |
4000 |
4650 |
230 |
2325 |
1580 |
- |
210 |
675 |
22,15 |
4,43 |
||||
|
31 5711 2241 03 |
22,5 |
23,65 |
4,68 |
||||||||||||
|
31 5711 2305 04 |
18 |
4,5 |
2600 |
3300 |
180 |
1650 |
970 |
225 |
0 |
1000 |
1175 |
15,10 |
2,27 |
||
|
31 5711 2311 06 |
7,5 |
16,20 |
2,42 |
||||||||||||
|
31 5711 2317 00 |
10,5 |
285 |
17,00 |
2,84 |
|||||||||||
|
31 5711 2323 02 |
(13,5) |
995 |
260 |
-60 |
19,50 |
3,31 |
|||||||||
|
31 5711 2329 07 |
16,5 |
20,10 |
3,61 |
||||||||||||
|
31 5711 2335 09 |
(19,5) |
4000 |
4650 |
230 |
2325 |
1580 |
- |
210 |
775 |
22,20 |
4,45 |
||||
|
31 5711 2341 00 |
22,5 |
23,70 |
4,70 |
||||||||||||
(Измененная редакция. Изм. № 1).
Таблица 3
Краны типа 1 исполнения А грузоподъемностью 2 т
Размеры в мм
|
Код ОКП |
Высота подъема, м |
Пролет крана по ГОСТ 534-85 Lk, м (пред. откл ±5 мм) |
С |
В |
В1 |
В2 |
Н |
Н1 |
F |
Положение крана |
Нагрузка на колесо при работе крана, кН |
Конструктивная масса, т |
|
|
l1 |
l2 |
||||||||||||
|
не более |
|||||||||||||
|
31 5712 1105 09 |
6 |
4,5 |
1500 |
2150 |
180 |
1075 |
970 |
400 |
0 |
800 |
975 |
12,40 |
1,35 |
|
31 5712 1111 00 |
7,5 |
460 |
13,80 |
1,57 |
|||||||||
|
31 5712 1117 05 |
10,5 |
2000 |
2650 |
1325 |
520 |
14,70 |
2,03 |
||||||
|
31 5712 1125 07 |
(13,5) |
2600 |
3300 |
1650 |
995 |
435 |
-60 |
16,40 |
2,63 |
||||
|
31 5712 1129 01 |
16,5 |
17,80 |
2,88 |
||||||||||
|
31 5712 1135 03 |
(19,5) |
4000 |
4650 |
200 |
2325 |
1580 |
- |
210 |
23,13 |
4,14 |
|||
|
31 5712 1141 05 |
22,5 |
24,63 |
4,34 |
||||||||||
|
31 5712 1205 06 |
12 |
4,5 |
1500 |
2150 |
180 |
1075 |
970 |
400 |
0 |
925 |
1100 |
12,50 |
1,38 |
|
31 5713 1211 08 |
7,5 |
460 |
13,90 |
1,60 |
|||||||||
|
31 5712 1217 02 |
10,5 |
2000 |
2650 |
1325 |
520 |
14,80 |
2,06 |
||||||
|
31 5712 1223 04 |
(13,5) |
2600 |
3300 |
1650 |
995 |
435 |
-60 |
16,50 |
2,66 |
||||
|
31 5712 1229 09 |
16,5 |
925 |
1100 |
17,90 |
2,91 |
||||||||
|
31 5712 1235 00 |
(19,5) |
4000 |
4650 |
230 |
2325 |
1580 |
- |
210 |
900 |
1075 |
23,23 |
4,17 |
|
|
31 5712 1241 02 |
22,5 |
24,74 |
4,37 |
||||||||||
|
31 5712 1305 03 |
18 |
4,5 |
1500 |
2150 |
180 |
1075 |
970 |
400 |
0 |
1040 |
1200 |
12,60 |
1,41 |
|
31 5712 1311 05 |
7,5 |
460 |
14,00 |
1,63 |
|||||||||
|
31 5712 1317 10 |
10,5 |
2000 |
2650 |
1325 |
520 |
14,90 |
2,09 |
||||||
|
31 5712 1323 01 |
(13,5) |
2600 |
3300 |
1650 |
995 |
435 |
-60 |
16,60 |
2,69 |
||||
|
31 5712 1329 06 |
16,5 |
18,00 |
2,94 |
||||||||||
|
31 5712 1335 08 |
(19,5) |
4000 |
4650 |
230 |
2325 |
1580 |
- |
210 |
1100 |
1150 |
23,32 |
4,20 |
|
|
31 5712 1341 10 |
22,5 |
24,83 |
4,40 |
||||||||||
Краны типа 1 исполнения Б грузоподъемностью 2 т
Размеры в мм
|
Код ОКП |
Высота подъема, м |
Пролет крана по ГОСТ 534-85 Lk, м (пред. откл ±5 мм) |
С |
В |
В1 |
В2 |
Н |
Н1 |
F |
Положение крюка |
Нагрузка на колесо при работе крана, кН |
Конструктивная масса, т |
|
|
l1 |
l2 |
||||||||||||
|
не более |
|||||||||||||
|
31 5712 2105 05 |
6 |
4,5 |
2600 |
3300 |
180 |
1650 |
1100 |
400 |
0 |
800 |
975 |
20,00 |
2,37 |
|
31 5712 2111 07 |
7,5 |
463 |
21,50 |
2,60 |
|||||||||
|
31 5712 2117 01 |
10,5 |
520 |
22,20 |
2,96 |
|||||||||
|
31 5712 2123 03 |
(13,5) |
435 |
-60 |
24,40 |
3,50 |
||||||||
|
31 5712 2129 08 |
16,5 |
26,20 |
3,89 |
||||||||||
|
31 5712 2135 01 |
(19,5) |
4000 |
4650 |
230 |
2325 |
1580 |
- |
210 |
28,17 |
4,49 |
|||
|
31 5712 2141 01 |
22,5 |
29,16 |
4,74 |
||||||||||
|
31 5712 2205 02 |
12 |
4,5 |
2600 |
3300 |
180 |
1650 |
1100 |
400 |
0 |
925 |
1100 |
20,10 |
2,40 |
|
31 5712 2211 04 |
7,5 |
463 |
21,60 |
2,63 |
|||||||||
|
31 5712 2217 09 |
10,5 |
520 |
22,30 |
2,99 |
|||||||||
|
31 5712 2223 00 |
(13,5) |
435 |
-60 |
24,50 |
3,53 |
||||||||
|
31 5712 2229 05 |
16,5 |
26,30 |
3,92 |
||||||||||
|
31 5712 2235 07 |
(19,5) |
4000 |
4650 |
230 |
2325 |
1580 |
- |
210 |
28,27 |
4,52 |
|||
|
31 5712 2241 09 |
22,5 |
29,26 |
4,77 |
||||||||||
|
31 5712 2305 10 |
18 |
4,5 |
2600 |
3300 |
180 |
1650 |
1100 |
400 |
0 |
1010 |
1200 |
20,20 |
2,43 |
|
31 5712 2311 01 |
7,5 |
463 |
21,77 |
2,66 |
|||||||||
|
31 5712 2317 06 |
10,5 |
520 |
22,40 |
3,02 |
|||||||||
|
31 5712 2323 08 |
(13,5) |
435 |
-60 |
24,60 |
3,56 |
||||||||
|
31 5712 2329 02 |
16,5 |
26,40 |
3,95 |
||||||||||
|
31 5712 2335 04 |
(19,5) |
4000 |
4650 |
230 |
2325 |
1580 |
- |
210 |
1100 |
1150 |
28,37 |
4,55 |
|
|
31 5712 234l 06 |
22,5 |
29,36 |
4,90 |
||||||||||
(Измененная редакция. Изм. № 1).
Таблица 5
Краны типа 1 исполнения А грузоподъемностью 3,2 т
Размеры в мм
|
Код ОКП |
Высота подъема, м |
Пролет крана по ГОСТ 534-85 Lk, м (пред. откл ±5мм) |
С |
В |
В1 |
В2 |
Н |
Н1 |
F |
Положение крюка |
Нагрузка на колесо при работе крана, кН |
Конструктивная масса, т |
||
|
l1 |
l2 |
|||||||||||||
|
не более |
||||||||||||||
|
31 5713 1106 04 |
6 |
4.5 |
1500 |
2150 |
180 |
1060 |
940 |
740 |
0 |
810 |
1000 |
18,20 |
1,52 |
|
|
31 5713 1111 06 |
7,5 |
20,10 |
1,84 |
|||||||||||
|
31 5713 1117 00 |
10,5 |
2000 |
2650 |
1310 |
1000 |
21,20 |
2,26 |
|||||||
|
31 5713 1123 02 |
(13,5) |
2600 |
3300 |
1610 |
800 |
-65 |
23,10 |
2,31 |
||||||
|
31 5713 1129 07 |
16,5 |
830 |
24,50 |
3,20 |
||||||||||
|
31 5743 1135 09 |
(19,5) |
4000 |
4650 |
230 |
2325 |
1600 |
190 |
210 |
605 |
30,70 |
4,52 |
|||
|
31 5713 1141 00 |
22,5 |
1605 |
185 |
31,19 |
4,97 |
|||||||||
|
31 5713 1147 05 |
(25,5) |
5000 |
5650 |
2825 |
265 |
38,15 |
6,59 |
|||||||
|
31 5713 1153 06 |
28,5 |
1600 |
270 |
39,66 |
6,97 |
|||||||||
|
31 5713 1205 01 |
12 |
4,5 |
1500 |
2150 |
180 |
1060 |
940 |
740 |
0 |
940 |
1100 |
18,5 |
1,64 |
|
|
31 5713 1211 03 |
7,5 |
800 |
20,25 |
1,88 |
||||||||||
|
31 5713 1217 08 |
10,5 |
2000 |
2650 |
1310 |
890 |
21,35 |
2,30 |
|||||||
|
31 5713 1223 10 |
(13,5) |
2600 |
3300 |
1610 |
1000 |
770 |
-65 |
23,25 |
2,85 |
|||||
|
31 5713 1229 04 |
16,5 |
2600 |
3300 |
1610 |
770 |
21,65 |
3,24 |
|||||||
|
31 5713 1235 03 |
(19,5) |
4000 |
4650 |
230 |
2325 |
1600 |
190 |
210 |
720 |
30,00 |
4,56 |
|||
|
31 5713 1241 08 |
22,5 |
1605 |
185 |
32,50 |
6,01 |
|||||||||
|
31 5713 1247 02 |
(25,5) |
5000 |
5650 |
2825 |
265 |
-170 |
38,51 |
6,63 |
||||||
|
31 5713 1253 04 |
28,5 |
1600 |
270 |
39,80 |
7,01 |
|||||||||
|
31 5713 1205 09 |
18 |
4,5 |
1500 |
2150 |
230 |
1060 |
940 |
740 |
0 |
1045 |
1215 |
18,50 |
1,66 |
|
|
31 5713 1311 00 |
7,5 |
800 |
20,40 |
1,92 |
||||||||||
|
31 5713 1317 05 |
10,5 |
2000 |
2650 |
1310 |
890 |
21,50 |
2,34 |
|||||||
|
31 5713 1323 07 |
(13,5) |
2600 |
3300 |
1610 |
1000 |
770 |
-65 |
23,40 |
2,89 |
|||||
|
31 5713 1329 01 |
16,5 |
24,80 |
3,28 |
|||||||||||
|
31 5713 1335 03 |
(19,5) |
4000 |
4650 |
2325 |
1600 |
190 |
210 |
820 |
1210 |
30,50 |
4,60 |
|||
|
31 5713 1341 05 |
22,5 |
1605 |
185 |
31,00 |
5,05 |
|||||||||
|
31 5713 1347 10 |
(22,5) |
5000 |
5650 |
2850 |
265 |
-170 |
26,00 |
6,67 |
||||||
|
31 5713 1353 01 |
28,5 |
1600 |
270 |
39,50 |
7,05 |
|||||||||
(Измененная редакция. Изм. № 1).
Таблица 6
Краны типа 1 исполнения Б грузоподъемностью 3,2 т
Размеры в мм
|
Код ОКП |
Высота подъема, м |
Пролет крана по ГОСТ 534-85 Lk, м (пред. откл ±5мм) |
С |
В |
В1 |
В2 |
Н |
Н1 |
F |
Положение крюка |
Нагрузка на колесо при работе крана, кН |
Конструктивная масса, т |
|||||||||||
|
l1 |
l2 |
|
|||||||||||||||||||||
|
не более |
|||||||||||||||||||||||
|
31 5713 2105 00 |
6 |
4,5 |
2600 |
3300 |
180 |
1650 |
960 |
740 |
0 |
830 |
1000 |
25,80 |
2,60 |
|
|||||||||
|
31 5713 2111 02 |
7,5 |
800 |
27,80 |
2,86 |
|
||||||||||||||||||
|
31 5713 2117 07 |
10,5 |
890 |
29,40 |
3,40 |
|
||||||||||||||||||
|
31 5713 2123 09 |
(13,5) |
1000 |
770 |
-65 |
32,00 |
3,96 |
|
||||||||||||||||
|
31 5713 2129 02 |
16,5 |
33,00 |
4,17 |
|
|||||||||||||||||||
|
31 5713 2136 06 |
(19,5) |
4000 |
1650 |
230 |
2325 |
1600 |
190 |
210 |
605 |
35,77 |
4,95 |
|
|||||||||||
|
31 5713 2141 07 |
22,5 |
1605 |
185 |
38,26 |
5,41 |
|
|||||||||||||||||
|
31 5713 2147 01 |
(25,5) |
5000 |
5650 |
2825 |
265 |
-170 |
43,19 |
6,97 |
|
||||||||||||||
|
31 5713 2153 03 |
28,5 |
1600 |
270 |
44,17 |
7,37 |
|
|||||||||||||||||
|
31 5713 2205 08 |
12 |
4,5 |
2600 |
3300 |
180 |
1650 |
960 |
740 |
0 |
940 |
1110 |
26,95 |
2,64 |
|
|||||||||
|
31 5713 2211 10 |
7,5 |
800 |
27,05 |
2,90 |
|
||||||||||||||||||
|
31 5713 2217 04 |
10,5 |
890 |
20,55 |
3,44 |
|
||||||||||||||||||
|
31 5713 2223 06 |
(13,5) |
1000 |
770 |
-65 |
32,15 |
4,00 |
|
||||||||||||||||
|
31 5713 2105 00 |
16,5 |
770 |
33,15 |
4,22 |
|
||||||||||||||||||
|
31 5713 2111 02 |
(19,5) |
4000 |
4640 |
230 |
2325 |
1600 |
190 |
210 |
720 |
1100 |
35,92 |
4,99 |
|
||||||||||
|
31 5713 2241 04 |
22,5 |
1605 |
185 |
38,41 |
5,45 |
|
|||||||||||||||||
|
31 5713 2247 09 |
(25,5) |
5000 |
5650 |
2825 |
265 |
43,33 |
7,01 |
|
|||||||||||||||
|
31 5713 2253 00 |
28,5 |
1600 |
270 |
44,32 |
7,41 |
|
|||||||||||||||||
|
31 5713 2305 05 |
18 |
4,5 |
2600 |
3300 |
180 |
1650 |
960 |
740 |
0 |
1045 |
1215 |
26,10 |
2,68 |
|
|
||||||||
|
31 5713 2311 07 |
7,5 |
800 |
27,10 |
2,94 |
|
|
|||||||||||||||||
|
31 5713 2317 01 |
10,5 |
890 |
29,00 |
3,48 |
|
|
|||||||||||||||||
|
31 5713 2323 03 |
(13,5) |
1000 |
770 |
-65 |
32,30 |
4,04 |
|
|
|||||||||||||||
|
31 5713 2329 08 |
16,5 |
33,20 |
4,26 |
|
|
||||||||||||||||||
|
31 5713 2335 10 |
(19,5) |
4000 |
4650 |
230 |
2325 |
1600 |
190 |
210 |
820 |
1210 |
25,50 |
4,95 |
|
|
|||||||||
|
31 5713 2341 01 |
22,5 |
1605 |
185 |
38,0 |
5,41 |
|
|
||||||||||||||||
|
31 5713 2347 06 |
(25,5) |
5000 |
5650 |
2825 |
265 |
-170 |
43,0 |
7,05 |
|
|
|||||||||||||
|
31 5713 2353 08 |
28,5 |
1600 |
270 |
44,0 |
7,45 |
|
|
||||||||||||||||
|
|||||||||||||||||||||||
(Измененная редакция. Изм. № 1).
Таблица 7
Краны типа 1 исполнения А грузоподъемностью 5 т
Размеры в мм
|
Код ОКП |
Высота подъема, м |
Пролет крана по ГОСТ 534-85 Lk, м (пред. откл ±5мм) |
С |
В |
В1 |
В2 |
Н |
Н1 |
F |
Положение крюка |
Нагрузка на колесо при работе крана, кН |
Конструктивная масса, т |
||||
|
l1 |
l2 |
|||||||||||||||
|
не более |
||||||||||||||||
|
31 5714 1105 10 |
6 |
4,5 |
1500 |
2150 |
180 |
1075 |
970 |
1010 |
0 |
1075 |
1180 |
25,20 |
1,87 |
|||
|
31 5714 1111 01 |
7,5 |
1100 |
28,50 |
2,11 |
||||||||||||
|
31 5714 1117 06 |
10,5 |
2000 |
2650 |
1325 |
30,80 |
2,70 |
||||||||||
|
31 5714 1123 08 |
(13,5) |
2600 |
3300 |
1650 |
960 |
-130 |
32,60 |
3,26 |
||||||||
|
31 5714 1129 02 |
16,5 |
-150 |
33,90 |
3,60 |
||||||||||||
|
31 5714 1135 04 |
(19,5) |
4000 |
4650 |
230 |
2325 |
1650 |
540 |
210 |
850 |
1170 |
42,34 |
5,58 |
||||
|
31 5714 1141 06 |
22,5 |
45,33 |
6,10 |
|||||||||||||
|
31 5714 1147 00 |
25,5 |
5000 |
5650 |
2825 |
560 |
-170 |
48,22 |
7,70 |
||||||||
|
31 5714 1153 02 |
28,5 |
51,20 |
8,35 |
|||||||||||||
|
31 5714 1205 07 |
12 |
4,5 |
1500 |
2150 |
180 |
1075 |
970 |
1010 |
0 |
1175 |
1270 |
25,40 |
1,93 |
|||
|
31 5714 1211 09 |
7,5 |
1100 |
28,70 |
2,16 |
||||||||||||
|
31 5714 1217 03 |
10,5 |
2000 |
2650 |
1325 |
31,00 |
2,75 |
||||||||||
|
31 5714 1223 05 |
(13,5) |
2600 |
3300 |
1650 |
960 |
-130 |
32,80 |
3,31 |
||||||||
|
31 5714 1229 10 |
16,5 |
-150 |
34,10 |
3,65 |
||||||||||||
|
31 5714 1235 01 |
(19,5) |
4000 |
4650 |
230 |
2325 |
1650 |
540 |
210 |
950 |
1270 |
42,34 |
5,63 |
||||
|
31 5714 1241 05 |
22,5 |
45,33 |
6,15 |
|||||||||||||
|
31 5714 1247 08 |
(25,5) |
5000 |
5650 |
2825 |
560 |
-170 |
48,22 |
7,75 |
||||||||
|
31 5714 1253 10 |
28,5 |
51,20 |
8,40 |
|||||||||||||
|
31 5714 1305 04 |
18 |
4,5 |
1500 |
2150 |
180 |
1075 |
970 |
1010 |
0 |
1275 |
1370 |
25,60 |
1,93 |
|||
|
31 5714 1311 06 |
7,5 |
1100 |
28,90 |
2,21 |
||||||||||||
|
31 5714 1317 00 |
10,5 |
2000 |
2650 |
1325 |
31,20 |
2,80 |
||||||||||
|
31 5714 1323 02 |
(13,5) |
2600 |
3300 |
1650 |
960 |
-130 |
33,00 |
3,36 |
||||||||
|
31 5714 1329 07 |
16,5 |
-150 |
34,30 |
3,70 |
||||||||||||
|
31 5714 1335 09 |
(19,5) |
4000 |
4650 |
230 |
2325 |
1650 |
540 |
210 |
1050 |
42,00 |
5,68 |
|||||
|
31 5714 1341 00 |
22,5 |
45,00 |
6,20 |
|||||||||||||
|
31 5714 1347 05 |
(25,5) |
5000 |
5650 |
2825 |
560 |
-170 |
48,00 |
7,80 |
||||||||
|
31 5714 1353 07 |
28,5 |
51,00 |
8,45 |
|||||||||||||
Краны типа 1 исполнения Б грузоподъемностью 5 т
Размеры в мм
|
Код ОКП |
Высота подъема, м |
Пролет крана по ГОСТ 534-85 Lk, м (пред. откл ±5мм) |
С |
В |
В1 |
В2 |
Н |
Н1 |
F |
Положение крюка |
Нагрузка на колесо при работе крана, кН |
Конструктивная масса, т |
|
|
l1 |
l2 |
||||||||||||
|
не более |
|||||||||||||
|
31 5714 2105 06 |
6 |
4,5 |
2600 |
3300 |
180 |
1650 |
1100 |
1010 |
0 |
1075 |
1183 |
32,70 |
2,87 |
|
31 5714 2111 03 |
7,5 |
1100 |
36,40 |
3,24 |
|||||||||
|
31 5714 2117 02 |
10,5 |
38,30 |
3,72 |
||||||||||
|
31 5714 2123 04 |
(13,5) |
-130 |
40,90 |
4,08 |
|||||||||
|
31 5714 2129 09 |
16,5 |
-150 |
42,50 |
4,36 |
|||||||||
|
31 5714 2135 00 |
(19,5) |
4000 |
4650 |
230 |
2325 |
1650 |
540 |
210 |
850 |
1170 |
51,44 |
5,96 |
|
|
31 5714 2141 02 |
22,5 |
52,39 |
6,47 |
||||||||||
|
31 5714 2147 07 |
(25,5) |
5000 |
5650 |
2825 |
560 |
-170 |
56,29 |
8,08 |
|||||
|
31 5714 2153 09 |
28,5 |
57,27 |
8,73 |
||||||||||
|
31 5714 2206 03 |
12 |
4,5 |
2600 |
3300 |
180 |
1650 |
1100 |
1010 |
0 |
1175 |
1270 |
32,90 |
2,92 |
|
31 5714 2211 05 |
7,5 |
1100 |
36,60 |
3,29 |
|||||||||
|
31 5714 2217 10 |
10,5 |
38,50 |
3,77 |
||||||||||
|
31 5714 2223 01 |
(13,5) |
-130 |
41,10 |
4,13 |
|||||||||
|
31 5714 2229 06 |
16,5 |
-150 |
42,70 |
4,41 |
|||||||||
|
31 5714 2235 08 |
(19,5) |
4000 |
4650 |
230 |
2325 |
1650 |
540 |
210 |
950 |
51,64 |
6,01 |
||
|
31 5714 2241 10 |
22,5 |
52,59 |
6,52 |
||||||||||
|
31 5714 2247 04 |
(25,5) |
5000 |
5650 |
2825 |
560 |
-170 |
56,49 |
8,13 |
|||||
|
31 5714 2253 06 |
28,5 |
57,47 |
8,78 |
||||||||||
|
31 5714 2205 00 |
18 |
4,5 |
2600 |
3300 |
180 |
1650 |
1100 |
1010 |
0 |
1275 |
1370 |
33,10 |
2,95 |
|
31 5714 2311 02 |
7,5 |
1100 |
36,80 |
3,34 |
|||||||||
|
31 5714 2317 07 |
10,5 |
39,10 |
3,82 |
||||||||||
|
31 5714 2323 09 |
(13,5) |
-130 |
41,30 |
4,18 |
|||||||||
|
31 5714 2329 03 |
16,5 |
-150 |
42,90 |
4,45 |
|||||||||
|
31 5714 2335 05 |
(19,5) |
4000 |
4650 |
230 |
2325 |
1650 |
540 |
210 |
1050 |
51,00 |
6,06 |
||
|
31 5714 2341 07 |
22,5 |
52,00 |
6,57 |
||||||||||
|
31 5714 2347 04 |
(25,5) |
5000 |
5650 |
2825 |
560 |
-170 |
56,00 |
8,28 |
|||||
|
31 5714 2353 03 |
28,5 |
57,00 |
8,83 |
||||||||||
(Измененная редакция. Изм. № 1).
Кран типа 2 исполнения А для пролетов от 13,5 до 28,5 м

Кран типа 2 исполнения Б для пролетов от 13,5 до 28,5 м

Краны типа 2 исполнения А грузоподъемностью 2 т
Размеры в мм
|
Код ОКП |
Высота подъема, м |
Пролет крана по ГОСТ 534-85 Lk, м (пред. откл ±5мм) |
С |
В |
B1 |
В2 |
Н1 |
Н2 |
F |
l1 |
l2 |
Нагрузка на колесо при работе крана, кН |
Конструктивная масса, т |
|
не более |
|||||||||||||
|
31 5712 1723 00 |
6 |
(13,5) |
2600 |
3274 |
180 |
1637 |
836 |
990 |
1200 |
700 |
830 |
18,5 |
3,13 |
|
31 5712 1729 05 |
16,5 |
19,6 |
3,58 |
||||||||||
|
31 5712 1735 07 |
(19,5) |
4000 |
4694 |
230 |
2347 |
839 |
992 |
21,1 |
4,34 |
||||
|
31 5712 1741 09 |
22,5 |
23,9 |
5,58 |
||||||||||
|
31 5712 1823 08 |
12 |
(13,5) |
2600 |
3274 |
180 |
1637 |
836 |
990 |
825 |
1000 |
18,6 |
3,16 |
|
|
31 5712 1829 02 |
16,5 |
19,7 |
3,61 |
||||||||||
|
31 5712 1835 04 |
(19,5) |
4000 |
4694 |
230 |
2347 |
839 |
992 |
21,2 |
4,37 |
||||
|
31 5712 1841 06 |
22,5 |
24,0 |
5,61 |
||||||||||
|
31 5712 1923 05 |
18 |
(13,5) |
2600 |
3274 |
180 |
1637 |
836 |
990 |
940 |
1070 |
18,7 |
3,19 |
|
|
31 5712 1929 10 |
16,5 |
19,8 |
3,64 |
||||||||||
|
31 5712 1935 01 |
(19,5) |
4000 |
4694 |
230 |
2347 |
839 |
992 |
21,3 |
4,40 |
||||
|
31 5712 1941 03 |
22,5 |
24,1 |
5,64 |
||||||||||
Краны типа 2 исполнения Б грузоподъемностью 2 т
Размеры в мм
|
Код ОКП |
Высота подъема, м |
Пролет крана по ГОСТ 534-85 Lk, м (пред. откл ±5мм) |
С |
В |
B1 |
В2 |
Н1 |
Н2 |
F |
l1 |
l2 |
Нагрузка на колесо при работе крана, кН |
Конструктивная масса, т |
||||||||||||
|
не более |
|||||||||||||||||||||||||
|
31 5712 2723 07 |
6 |
(13,5) |
2600 |
3274 |
180 |
1637 |
1850 |
836 |
990 |
1200 |
700 |
830 |
23,5 |
3,88 |
|
||||||||||
|
31 5712 2729 01 |
16,5 |
24,8 |
4,23 |
|
|||||||||||||||||||||
|
31 5712 2735 03 |
(19,5) |
4000 |
4694 |
230 |
2347 |
839 |
992 |
25,5 |
4,99 |
|
|||||||||||||||
|
31 5712 2741 05 |
22,5 |
28,4 |
6,23 |
|
|||||||||||||||||||||
|
31 5712 2823 04 |
12 |
(13,5) |
2600 |
3274 |
180 |
1637 |
836 |
990 |
825 |
1000 |
23,6 |
3,91 |
|
||||||||||||
|
31 5712 2829 09 |
16,5 |
24 9 |
4,26 |
|
|||||||||||||||||||||
|
31 5712 2835 00 |
(19,5) |
4000 |
4694 |
230 |
2347 |
839 |
992 |
25,6 |
5,02 |
|
|||||||||||||||
|
31 5712 2841 02 |
22,5 |
28,5 |
6,26 |
|
|||||||||||||||||||||
|
31 5712 2923 01 |
18 |
(13,5) |
2600 |
3274 |
180 |
1637 |
836 |
990 |
940 |
1070 |
23,7 |
3,94 |
|
||||||||||||
|
31 5712 2929 06 |
16,5 |
25,0 |
4,29 |
|
|||||||||||||||||||||
|
31 5712 2935 08 |
(19,5) |
4000 |
4694 |
230 |
2347 |
839 |
992 |
25,7 |
5,05 |
|
|||||||||||||||
|
31 5712 2941 10 |
22,5 |
28,6 |
6,29 |
|
|||||||||||||||||||||
Краны типа 2 исполнения А грузоподъемностью 3,2 т
Размеры в мм
|
Код ОКП |
Высота подъема, м |
Пролет крана по ГОСТ 534-85 Lk, м (пред. откл ±5мм) |
С |
В |
B1 |
В2 |
Н1 |
Н2 |
F |
l1 |
l2 |
Нагрузка на колесо при работе крана, кН |
Конструктивная масса, т |
|
не более |
|||||||||||||
|
31 5713 1723 06 |
6 |
(13,5) |
2600 |
3274 |
180 |
1637 |
836 |
1275 |
1200 |
750 |
870 |
19,4 |
3,39 |
|
31 5713 1729 00 |
16,5 |
26,0 |
3,75 |
||||||||||
|
31 5713 1735 02 |
(19,5) |
4000 |
4694 |
230 |
2347 |
839 |
1272 |
29,5 |
5,19 |
||||
|
31 5713 1741 04 |
22,5 |
891 |
1349 |
31,1 |
6,20 |
||||||||
|
31 5713 1747 09 |
(25,5) |
5000 |
5694 |
2847 |
897 |
1543 |
34,5 |
7,40 |
|||||
|
31 5713 1753 00 |
28,5 |
1540 |
36,2 |
7,98 |
|||||||||
|
31 5713 1823 03 |
12 |
(13,5) |
2600 |
3274 |
180 |
1637 |
836 |
1275 |
850 |
980 |
19,55 |
3,43 |
|
|
31 5713 1829 08 |
16,5 |
26,15 |
3,79 |
||||||||||
|
31 5713 1835 10 |
(19,5) |
4000 |
4694 |
230 |
2347 |
839 |
1272 |
29,65 |
5,23 |
||||
|
31 5713 1841 01 |
22,5 |
891 |
1349 |
31,25 |
6,24 |
||||||||
|
31 5713 1847 06 |
(25,5) |
5000 |
5694 |
2847 |
897 |
1543 |
34,65 |
7,44 |
|||||
|
31 5713 1853 08 |
28,5 |
1540 |
36,35 |
8,02 |
|||||||||
|
31 5713 1923 00 |
18 |
(13,5) |
2600 |
3274 |
180 |
1637 |
836 |
1275 |
960 |
1085 |
19,7 |
3,47 |
|
|
31 5713 1929 05 |
16,5 |
26,3 |
3,83 |
||||||||||
|
31 5713 1935 07 |
(19,5) |
4000 |
4694 |
230 |
2347 |
839 |
1272 |
29,8 |
5,27 |
||||
|
31 5713 1941 09 |
22,5 |
891 |
1349 |
31,4 |
6,28 |
||||||||
|
31 5713 1947 03 |
(25,5) |
5000 |
5694 |
2847 |
897 |
1543 |
34,8 |
7,48 |
|||||
|
31 5713 1723 05 |
28,5 |
1540 |
36,5 |
8,06 |
|||||||||
Краны типа 2 исполнения Б грузоподъемностью 3,2 т
Размеры в мм
|
Код ОКП |
Высота подъема, м |
Пролет крана по ГОСТ 534-85 Lk, м (пред. откл ±5мм) |
С |
В |
B1 |
В2 |
В3 |
Н |
Н1 |
F |
l1 |
l2 |
Нагрузка на колесо при работе крана, кН |
Конструктивная масса, т |
|
|
не более |
|||||||||||||||
|
31 5713 2723 02 |
6 |
(13,5) |
2600 |
3274 |
180 |
1637 |
1850 |
836 |
1275 |
1200 |
750 |
870 |
24,4 |
4,05 |
|
|
31 5713 2729 07 |
16,5 |
31,2 |
4,40 |
||||||||||||
|
31 5713 2735 09 |
(19,5) |
4000 |
4694 |
230 |
2347 |
839 |
1272 |
34,0 |
5,81 |
||||||
|
31 5713 2741 00 |
22,5 |
891 |
1349 |
35,6 |
6,85 |
||||||||||
|
31 5713 2747 05 |
(25,5) |
5000 |
5694 |
2847 |
897 |
1543 |
38,7 |
8,05 |
|||||||
|
31 5713 2753 07 |
28,5 |
1540 |
40,5 |
8,63 |
|||||||||||
|
31 5713 2823 10 |
12 |
(13,5) |
2600 |
3274 |
180 |
1637 |
836 |
1275 |
850 |
980 |
24,55 |
4,09 |
|||
|
31 5713 2829 04 |
16,5 |
31,35 |
4,44 |
||||||||||||
|
31 5713 2835 06 |
(19,5) |
4000 |
4694 |
230 |
2347 |
839 |
1272 |
34,15 |
5,88 |
||||||
|
31 5713 2841 08 |
22,5 |
891 |
1349 |
35,75 |
6,89 |
||||||||||
|
31 5713 2847 02 |
(25,5) |
5000 |
5694 |
2847 |
897 |
1543 |
38,85 |
8,09 |
|||||||
|
31 5713 2853 04 |
28,5 |
1540 |
40,65 |
8,67 |
|||||||||||
|
31 5713 2923 07 |
(13,5) |
2600 |
3274 |
180 |
1637 |
836 |
1275 |
960 |
1085 |
24,7 |
4,13 |
||||
|
31 5713 2929 01 |
18 |
16,5 |
31,5 |
4,48 |
|||||||||||
|
31 5713 2935 03 |
(19,5) |
4000 |
4694 |
230 |
2347 |
839 |
1272 |
34,3 |
5,92 |
||||||
|
31 5713 2941 05 |
22,5 |
891 |
1349 |
35,9 |
6,93 |
||||||||||
|
31 5713 2947 10 |
(25,5) |
5000 |
5694 |
2847 |
897 |
1543 |
39,0 |
8,13 |
|||||||
|
31 5713 2953 01 |
28,5 |
1540 |
40,8 |
8,71 |
|||||||||||
Краны типа 2 исполнения А грузоподъемностью 5,0 т
Размеры в мм
|
Код ОКП |
Высота подъема, м |
Пролет крана по ГОСТ 534-85 Lk, м (пред. откл ±5мм) |
С |
В |
B1 |
В2 |
Н |
Н1 |
F |
l1 |
l2 |
Нагрузка на колесо при работе крана, кН |
Конструктивная масса, т |
|
|
Не более |
||||||||||||||
|
31 5714 1723 01 |
6 |
(13,5) |
2650 |
3274 |
180 |
1637 |
836 |
1485 |
1200 |
915 |
1115 |
34,6 |
4,08 |
|
|
31 5714 1729 06 |
16,5 |
888 |
1562 |
37,4 |
5,07 |
|||||||||
|
31 5714 1735 08 |
(19,5) |
4000 |
4694 |
230 |
2347 |
891 |
1599 |
39,7 |
6,05 |
|||||
|
31 5714 1741 10 |
22,5 |
1759 |
41,4 |
6,63 |
||||||||||
|
31 5714 1747 04 |
(25,5) |
5000 |
5694 |
2847 |
897 |
1853 |
43,8 |
7,56 |
||||||
|
31 5714 1753 06 |
28,5 |
45,6 |
8,13 |
|||||||||||
|
31 5714 1823 09 |
12 |
(13,5) |
2600 |
3724 |
180 |
1637 |
836 |
1485 |
1015 |
1215 |
34,8 |
4,13 |
||
|
31 5714 1829 03 |
16,5 |
888 |
1562 |
37,6 |
5,12 |
|||||||||
|
31 5714 1835 05 |
(19,5) |
4000 |
4694 |
230 |
2347 |
891 |
1599 |
39,9 |
6,10 |
|||||
|
31 5714 1841 07 |
22,5 |
1759 |
41,6 |
6,68 |
||||||||||
|
31 5714 1847 01 |
(25,5) |
5000 |
5694 |
2847 |
897 |
1853 |
44,0 |
7,61 |
||||||
|
31 5714 1853 03 |
28,5 |
45,8 |
8,18 |
|||||||||||
|
31 5714 1923 06 |
18 |
(13,5) |
2600 |
3274 |
180 |
1637 |
836 |
1485 |
1115 |
1315 |
35,0 |
4,18 |
||
|
31 5714 1929 00 |
16,5 |
888 |
1563 |
37,8 |
5,17 |
|||||||||
|
31 5714 1935 02 |
(19,5) |
4000 |
4694 |
230 |
2347 |
891 |
1599 |
40,1 |
6,15 |
|||||
|
31 5711 1941 04 |
22,5 |
1759 |
41,8 |
6,73 |
||||||||||
|
31 5714 1947 09 |
(25,5) |
5000 |
5694 |
2847 |
897 |
1853 |
44,2 |
7,66 |
||||||
|
31 5714 1953 00 |
28,5 |
46,0 |
8,23 |
|||||||||||
Краны типа 2 исполнения Б грузоподъемностью 5,0 т
Размеры в мм
|
Код ОКП |
Высота подъема, м |
Пролет крана по ГОСТ 534-85 Lk, м (пред. откл ±5мм) |
С |
В |
B1 |
В2 |
В3 |
Н |
Н1 |
F |
l1 |
l2 |
Нагрузка на колесо при работе крана, кН |
Конструктивная масса, т |
|
не более |
||||||||||||||
|
31 5714 2723 08 |
6 |
(13,5) |
2600 |
3274 |
180 |
1637 |
1850 |
836 |
1485 |
1200 |
915 |
1115 |
39,6 |
4,73 |
|
31 5714 2729 02 |
16,5 |
888 |
1562 |
42,6 |
5,72 |
|||||||||
|
31 5714 2735 04 |
(19,5) |
4000 |
4694 |
230 |
2317 |
891 |
1599 |
44,1 |
6,70 |
|||||
|
31 5714 2741 06 |
22,5 |
1759 |
45,9 |
7,28 |
||||||||||
|
31 5714 2747 00 |
(25,5) |
5000 |
5694 |
2847 |
897 |
1853 |
48,0 |
8,21 |
||||||
|
31 5714 2753 02 |
28,5 |
49,9 |
8,78 |
|||||||||||
|
31 5714 2823 05 |
12 |
(13,5) |
2600 |
3274 |
180 |
1637 |
836 |
1485 |
1015 |
1215 |
39,8 |
4,78 |
||
|
31 5714 2829 10 |
16,5 |
888 |
1562 |
42,8 |
5,77 |
|||||||||
|
31 5714 2835 01 |
(19,5) |
4000 |
4694 |
230 |
2347 |
891 |
1599 |
44,3 |
6,75 |
|||||
|
31 5714 2841 03 |
22,5 |
1759 |
46,1 |
7,33 |
||||||||||
|
31 5714 2847 08 |
(25,5) |
5000 |
5694 |
2847 |
897 |
1853 |
48,2 |
8,26 |
||||||
|
31 5714 2853 10 |
28,5 |
50,1 |
8,83 |
|||||||||||
|
31 5714 2923 02 |
18 |
(13,5) |
2600 |
3274 |
180 |
1637 |
836 |
1485 |
1115 |
1315 |
40,0 |
4,83 |
||
|
31 5714 2929 07 |
16,5 |
888 |
1562 |
43,0 |
5,82 |
|||||||||
|
31 5714 2935 09 |
(19,5) |
4000 |
4694 |
230 |
2347 |
891 |
1599 |
44,5 |
6,80 |
|||||
|
31 5714 2941 00 |
22,5 |
1759 |
46,3 |
7,38 |
||||||||||
|
31 5714 2947 05 |
(25,5) |
5000 |
5694 |
2847 |
897 |
1853 |
48,4 |
8,31 |
||||||
|
31 5714 2953 07 |
28,5 |
50,3 |
8,88 |
|||||||||||
Примечания:
1. Черт. 1-6 не определяют конструкцию крана.
2. Размеры, заключенные в скобки, применять не рекомендуется.
3. Для кранов типа 1 пролетом до 16,5 м указано максимальное значение размера Н и минимальное значение размера Н1 с учетом размеров промежуточных элементов (проставок), устанавливаемых по требованию заказчика.
Размеры Н и Н1 для кранов типа 1 пролетом до 16,5 м без промежуточных элементов (проставок) указаны в справочном приложении.
4. В табл. 1-14 приведены данные для кранов, оснащенных электрическими талями по ГОСТ 22584.
(Измененная редакция. Изм. № 1).
Пример условного обозначения мостового опорного крана типа 1 исполнения А, грузоподъемностью 2 т, пролетом 10,5 м, высотой подъема 6 м, напряжением трехфазного тока 220 В:
Кран мостовой однобалочный 1-А-2-10,5-6-220
ГОСТ 22045-89
То же, крана типа 1 исполнения A, грузоподъемностью 2 т, пролетом 10,5 м - высотой подъема 6 м, напряжением трехфазного тока 220 В с проставками:
Кран мостовой однобалочный 1-А-2-10,5-6-220 (П)
ГОСТ 22045-89
То же, крана типа 2 исполнения Б, грузоподъемностью 5 т, пролетом 25,5 м, высотой подъема 12 м, напряжением трехфазного тока 380 В:
Кран мостовой однобалочный 2-Б-5-25,5-12-380
ГОСТ 22045-89
(Измененная редакция. Изм. № 1).
1.5. По заказу потребителя допускается:
изготовление кранов любых пролетов, но на базе кранов ближайших больших пролетов из числа указанных в настоящем стандарте;
изготовление кранов, оснащенных электроталями с высотами подъема до 36 м включительно, при этом масса крана увеличивается в соответствии с увеличением массы тали, размеры l1 и l2 при высоте подъема 24 м увеличиваются на 120 мм, при высоте подъема 30 м - на 240 мм, при высоте подъема 36 м - на 360 мм по отношению к размерам l1 и l2 указанным в табл. 1-14 для кранов с высотой подъема 18 м;
изготовление кранов, оснащенных двухскоростными механизмами передвижения и подъема. При этом конструктивная масса в зависимости от оснащения крана может увеличиваться на величину разниц масс комплектующих изделий. При изготовлении кранов с токоподводом к тали на жесткой направляющей масса крана может быть увеличена до 5% по сравнению с табличным значением.
(Измененная редакция. Изм. № 1).
1.6. Для кранового пути следует применять железнодорожные рельсы узкой колеи Р24 ГОСТ 6368 или квадрат 50 ГОСТ 2591.
2.1. Краны типа 1 исполнения Б должны оснащаться открытыми кабинами, краны типа 2 исполнения Б - закрытыми кабинами с электрическими отопительными приборами.
2.2. Краны должны оснащаться электрическими талями со скоростью подъема до 0,2 м/с и скоростью передвижения до 0,5 м/с (пред. откл. для скорости 0,2 м/с плюс 5%; для скорости 0,5 м/с плюс 6%).
2.3. Скорость передвижения кранов - от 0,32 до 0,8 м/с (пред. откл. для скорости 0,32 м/с минус 15%; для скорости 6,8 -м/с плюс 4%).
2.4. Удельный расход электроэнергии должен быть не более 16 Вт×ч/ (т×цикл).
2.5. Наибольшие значения установленной мощности электродвигателей приведены в табл. 15.
Таблица 15
|
Грузоподъемность, т |
Установленная мощность, кВт. для пролетов, м, не более |
|
|
4,5-10,5 |
13,5-28,5 |
|
|
1 |
5,0 |
7,0 |
|
2 |
6,5 |
10,5 |
|
3,5 |
3,2 |
8,5 |
|
5,0 |
5 |
11,5 |
2.6. Требования к конструкции
2.6.1. В кранах типа 2 электрическая таль, привод механизма передвижения крана и электрооборудование должны быть защищены от непосредственного воздействия осадков.
2.6.2. Конструкция крана должна обеспечивать совмещение рабочих движений в любых сочетаниях, допускаемых условиями эксплуатации.
2.6.3. По требованию потребителя краны должны быть оснащены дистанционным радиоуправлением.
2.6.4. По требованию потребителя краны должны быть оборудованы приводами, обеспечивающими плавный пуск и остановку всех механизмов, а также регулируемые и (или) установочные скорости.
2.6.5. Механизмы и металлоконструкции кранов должны состоять из транспортабельных узлов, обеспечивающих их сборку на месте монтажа. Механизмы и узлы крана должны иметь проушины, скобы или места для безопасной строповки.
2.6.6. На кранах типа 2 полые элементы (за исключением элементов с герметическими замкнутыми полостями) должны иметь отверстия для стока жидкости диаметром от 10 до 20 мм.
2.6.7. Токоподвод к кранам должен осуществляться троллейными токоприемниками или гибким кабелем, токоподвод к тали - гибким кабелем на гибкой или жесткой направляющей.
2.7. Требования к материалам
2.7.1. Несущие элементы металлоконструкций кранов должны быть изготовлены из сталей с механическими свойствами (в том числе и ударной вязкостью), химическим составом, свариваемостью, обеспечивающими работоспособность кранов в диапазонах температур от плюс 40 до минус 40°С или от плюс 40 до минус 20°С.
2.7.2. Материалы для изготовления кранов в тропическом исполнении должны соответствовать требованиям ГОСТ 15151.
2.7.3. Качество металлов, применяемых для изготовления крановых металлоконструкций, должно быть подтверждено сертификатом.
2.8. Требования к деталям и сборочным единицам
2.8.1. Допускаемое количество стыков пролетных балок ездовых двутавров и поясных уголков металлоконструкции кранов пролетом от 10,5 до 16,5 м - не более одного, кранов пролетом от 22,5 до 28,5 м - не более двух.
Стыки ездового двутавра и поясных уголков должны быть расположены не ближе 300 мм от узлов решетки металлоконструкций и не должны находиться в одной плоскости.
При стыковке несущих двутавров допускается превышение горизонтальной и вертикальной плоскостей полок двутавров не более 2 мм.
Образующиеся при этом уступы должны быть сняты с уклоном 1:50.
2.8.2. Места посадки подшипников качения должны выполняться по ГОСТ 3325.
2.8.3. Отклонения от номинальных размеров и взаимного расположения ходовых колес не должны превышать значений, указанных в табл. 16.
Таблица 16
|
Наименование элементов крана |
Наименование и значения отклонения |
|
Колеса кранов |
Отклонение
от вертикальной плоскости - наклон (
|
|
Концевые балки крана |
Отклонение от теоретической линии, проходящей через середины колес
K=0,006
|
|
Решетки крана и пояса |
Отклонение от прямолинейности D<0.0015×a Dmax=15
|
2.8.4. Разность диагоналей между центрами ходовых колес в плане не более 5 мм.
2.8.5. Кривизна заготовок двутавров швеллеров и уголков не должна превышать 2 мм на 1000 мм.
Кривизна пролетной балки крана после правки не должна превышать L/2000 мм, где L - полная длина балки в мм.
На рабочей поверхности нижней полки двутавра пролетной балки допускаются забоины и вмятины глубиной не более 1 мм.
2.9. Требования к сварным соединениям
2.9.1. Сварные соединения металлоконструкции кранов должны быть выполнены в соответствии с требованиями "Правил устройства и безопасной эксплуатации грузоподъемных кранов" утвержденными Госгортехнадзором СССР, и нормативно-технической документации на сварку.
(Измененная редакция. Изм. № 1).
2.10. Требования к покрытиям
2.10.1. Подготовка металлических поверхностей к окраске - в соответствии с ГОСТ 9.032
2.10.2. Внешний вид поверхности покрытия должен соответствовать VI классу по ГОСТ 9.032.
2.10.3. Покрытия для эксплуатации в районах с умеренным климатом - по ГОСТ 9.401-91, для эксплуатации в районах с тропическим климатом - по ГОСТ 9.401.
(Измененная редакция. Изм. № 2).
2.10.4. Требования по технологии подготовки поверхности металлоконструкций к окраске и к качеству исполнения покрытий для кранов, изготовляемых на экспорт, - в соответствии с условиями договора, заключенного между предприятием-изготовителем и внешнеэкономической организацией или, если в договоре не указано, по V классу ГОСТ 9.032.
Цвета окраски должны быть в соответствии с требованиями ГОСТ 12.4.026-76, а для кранов, изготавливаемых на экспорт, - в соответствии с условиями договора между предприятием и внешнеэкономической организацией.
(Измененная редакция. Изм. № 1).
2.10.5. Крепежные детали кранов типа 2 должны быть подвергнуты кадмированию по ГОСТ 9.306-85 или цинкованию.
(Измененная редакция. Изм. № 1).
2.10.6. Допускается по согласованию с заказчиком изготовлять краны с загрунтованными металлоконструкциями.
2.11. Требования к электрооборудованию
2.11.1. На кране должны быть подготовлены места для установки шкафа или отдельных электроаппаратов и крепления кабеля или отдельных электроаппаратов и крепления кабеля.
2.11.2. Электрическая аппаратура со степенью защиты ниже IP 20 по ГОСТ 14254 должна устанавливаться в шкафу.
Допускается устанавливать электроаппаратуру со степенью защиты не ниже IР 20 ГОСТ 14254 без шкафа для кранов, предназначенных для работы в помещениях и со степенью защиты не ниже IP 44 ГОСТ 14254 для кранов, предназначенных для работы на открытом воздухе.
2.11.3. Внутренний электромонтаж кабины и шкафа производит предприятие-изготовитель.
Окончательный монтаж электрооборудования на кране производится у потребителя.
2.11.4. По заказу потребителя крапы могут изготовляться со степенью защиты электрооборудования не ниже IP 44 по ГОСТ 14254.
2.11.5. Краны исполнения А могут изготавливаться со следующими расположениями пульта и идущего от него кабеля:
пульт через кабель непосредственно соединен с талью;
пульт через кабель непосредственно соединен с кареткой и может перемещаться независимо от тали, при этом масса крана может быть увеличена по сравнению с табличной на величину массы дополнительного оборудования;
пульт и кабель стационарно прикреплены к пролетному строению.
2.12. Требования надежности
2.12.1. Показатели надежности кранов должны соответствовать следующим:
Наработка на отказ, циклы*, не менее 3000
Полный установленный срок службы, лет
в помещении 20
на открытом воздухе 15
________________
*Среднее число циклов в час - 5
(Измененная редакция. Изм. № 1).
2.12.2. Критериями наработки на отказ крана являются:
выход из строя (вследствие разрушения, наступления предельно допустимого износа, появления трещин, заклинивания и т. п.) любого из элементов кинематической цепи механизмов крана;
возникновение опасных для дальнейшей эксплуатации трещин в элементах металлической конструкции крана;
выход из строя электродвигателей, аппаратуры управления и устройств токоподвода.
При определении наработки на отказ не принимаются во внимание отказы, вызванные мелкими неисправностями (срабатыванию аппаратов электрозащиты, выход канатов из ручьев блоков, перегорание электрических ламп и т. п.), устранение которых производится силами обслуживающего персонала за время не более 30 мин, а также отказы, устраняемые при плановом техническом обслуживании крана, явившиеся следствием скрытых дефектов комплектующего оборудования.
Не подлежат учету отказы, явившиеся следствием нарушения требований по транспортированию, хранению, монтажу, эксплуатации и ремонту, предусмотренных в эксплуатационной документации на кран, а также в «Правилах устройства и безопасной эксплуатации грузоподъемных кранов», утвержденных Госгортехнадзором СССР.
(Измененная редакция. Изм. № 1).
2.12.3. Удельная суммарная оперативная трудоемкость технических обслуживания должна быть не более 0,07 чел.-ч/ч; удельная суммарная оперативная трудоемкость ремонтов, не более 0,025 чел.-ч/ч.
2.13. Требования безопасности
2.13.1. Конструкция и компановка элементов и механизмов кранов должна обеспечивать безопасность при их эксплуатации, техническом обслуживании и ремонте в соответствии с требованиями «Правил устройства и безопасной эксплуатации грузоподъемных кранов», утвержденных Госгортехнадзором, «Правил устройства электроустановок», ГОСТ 12.2.003, ГОСТ 27584.
(Измененная редакция. Изм. № 1).
2.13.2. Краны должны быть оборудованы ограничителями высоты подъема груза, концевыми выключателями механизмов передвижения для кранов, управляемых из кабины, упругими буферами, устройствами для автоматического снятия напряжения с крана, аварийными выключателями, нулевой защитой.
2.13.3. Краны должны быть оснащены предохранительными деталями для предотвращения схода их с путей в случае поломки колес или других элементов ходовой части.
(Измененная редакция. Изм. № 2).
2.13.4. Колеса ходовой части кранов должны быть защищены сбрасывающими щитками, предотвращающими попадание посторонних предметов под колеса кранов.
2.13.5. На кабины, крюковые обоймы, а также внешние элементы ходовых частей должна быть нанесена предупреждающая окраска в соответствии с требованиями ГОСТ 12.2.058 и ГОСТ 12.4.026. Указания по выполнению окраски должны быть в инструкции по монтажу крана.
2.13.6. Рабочее место крановщика, органы управления и конструкции кабины управления краном, а также звуковой сигнал по своим гигиеническим и эргономическим показателям должны соответствовать «Санитарным правилам по устройству и оборудованию кабин управления мостовых и козловых кранов», утвержденных Минздравом СССР.
2.13.7. На аппараты управления кранов должны быть нанесены надписи пли графические символы - по ГОСТ 12.4.040.
2.13.8. Пол кабины должен быть покрыт материалом с низкой теплопроводностью. Поверхность пола не должна быть скользкой. В кабине должен быть диэлектрический коврик размерами не менее 500 ´ 700 мм.
2.13.9. Кабины кранов должны быть укомплектованы огнетушителем, вешалкой для одежды, аптечкой, термоизолированным бачком для воды вместимостью не менее двух литров.
Закрытые кабины кранов, кроме этого должны быть также укомплектованы вентилятором и кондиционером.
2.13.10. Освещенность в кабине на рабочих местах, поверхностях пульта должна быть не менее 30 лк.
2.13.11. Расстояние между грузозахватным органом в его верхнем положении и наружной поверхностью кабины должно быть не менее 0,4 м.
2.13.12. Общие требования безопасности по шуму и допустимые уровни шума на рабочем месте крановщика должны соответствовать требованиям «Санитарных норм допустимых условий шума на рабочих местах», утвержденных Минздравом СССР.
2.13.13. Допустимые уровни звукового давления в октавных полосах частот и уровни звука в закрытой кабине не должны превышать значений, указанных в табл. 17.
Таблица 17
|
Среднегеометрические частоты октавных полос, Гц |
63 |
125 |
250 |
500 |
1000 |
2000 |
4000 |
8000 |
|
Уровни звукового давления, дБ |
91 |
83 |
77 |
73 |
70 |
68 |
66 |
64 |
|
Уровень звука, дБА |
75 |
|||||||
2.13.14. Уровни общей вибрации на рабочем месте крановщика должны соответствовать «Санитарным нормам вибрации на рабочих местах», утвержденным Минздравом СССР для транспортно-технологических машин.
2.13.15. Среднеквадратичные значения виброскорости и их уровни в октавных полосах частот на сиденье и полу кабины не должны превышать значений, приведенных в табл. 18.
Таблица 18
|
Среднегеометрические частоты октавных полос, Гц |
2 |
4 |
8 |
16 |
31,5 |
63 |
|
Средние квадратические значения виброскорости, м/с |
3,5 |
1,3 |
0,63 |
0,56 |
0,56 |
0,56 |
|
Уровни виброскорости, дБ |
117 |
108 |
102 |
101 |
101 |
101 |
2.13.16. Среднеквадратичные значения виброскорости и их логарифмические уровни, передаваемые на руки крановщика от рычагов управления (локальные или местные вибрации), не должны превышать значений указанных в табл. 19.
Таблица 19
|
Среднегеометрические частоты октавных полос, Гц |
8 |
16 |
31,5 |
63 |
125 |
250 |
500 |
1000 |
|
Среднегеометрические значения виброскорости, м/с. 10-2 |
2,8 |
1,4 |
1,4 |
1,4 |
1,4 |
1,4 |
1,4 |
1,4 |
|
Логарифмические уровни, дБ, не более |
115 |
109 |
109 |
109 |
109 |
109 |
109 |
109 |
2.13.17. Пульт управления и металлоконструкция крана должны иметь защитное заземление по ГОСТ 12.1.030.
2.14. Комплектность
2.14.1. В комплект крана должны входить:
сборочные единицы в соответствии с табл. 20 (отмечены знаком +),
электрооборудование, выполненное в виде подготовленных для установки на кране блоков и узлов.
|
Наименование комплектующих |
Количество на 1 кран, шт. |
Исполнение крана |
Пролеты, м |
||
|
4,5 7,5 |
10,5 13,5 16,5 |
19,5 22,5 25,5 28,5 |
|||
|
Балка пролетная, для кранов пролетом от 19,5 до 28,5 м - пролетное строение |
1 |
А, Б |
+ |
+ |
+ |
|
Балка концевая |
2 |
А, Б |
+ |
+ |
+ |
|
Таль электрическая |
1 |
А, Б |
+ |
+ |
+ |
|
Кабина |
1 |
А |
- |
- |
- |
|
|
|
Б |
+ |
+ |
+ |
|
Кронштейн крепления кабины, дли кранов типа 1 пролетом до 16,5 |
1 |
А |
- |
- |
- |
|
Б |
+ |
+ |
- |
||
|
Кронштейн главных токоприемников |
1 |
А, Б |
+ |
+ |
+ |
|
Раскос для кранов типа 1 пролетом до 16,5 м |
4 |
А, Б |
+ |
+ |
- |
|
Вал в сборе с полумуфтами |
1 |
А, Б |
+ |
- |
- |
|
Детали крепления раскосов |
1 компл. |
А, Б |
+ |
+ |
- |
|
Электрооборудование в комплекте с токоприемниками |
1 компл. |
А, Б |
+ |
+ |
+ |
|
Крепежные изделия |
1 компл. |
А |
- |
- |
- |
|
|
Б |
+ |
+ |
+ |
|
Примечания:
1. Краны, предназначенные для эксплуатации на открытом воздухе и в неотапливаемых помещениях, должны комплектоваться закрытой кабиной с электрическими отопительными приборами.
2. Допускается, по требованию заказчика, комплектование кранов, работающих в отапливаемом помещении закрытой кабиной.
3. При подводе питания к крану посредством гибкого кабеля на кране должна быть предусмотрена присоединительная коробка или устройство, заменяющее ее.
(Измененная редакция. Изм. № 1).
2.14.2. К каждому крану должны прилагаться:
паспорт;
товаросопроводительная документация;
комплектовочная ведомость и упаковочные листы;
руководство по эксплуатации;
монтажные чертежи.
2.15. Маркировка
2.15.1. На пролетной балке крана
должна быть установлена табличка по
ГОСТ
12970, на которой указывают:
наименование или товарный знак предприятия-изготовителя;
условное обозначение крана;
грузоподъемность, т;
год и месяц выпуска;
порядковый номер крана по системе нумерации предприятия-изготовителя;
обозначение настоящего стандарта.
На каждом кране, изготавливаемом на экспорт, должна быть прикреплена табличка, содержащая:
товарный знак предприятия-изготовителя, при условии его регистрации страной, в которую экспортируется кран;
наименование крана;
исполнение;
грузоподъемность, т;
высота подъема, м;
режим работы;
напряжение сети. В;
частота тока, Гц;
масса крана, т;
порядковый номер крана по системе нумерации предприятия-изготовителя;
год выпуска;
надпись: «Сделано в СССР».
Надписи выполняются на русском языке или на языке, предусмотренном в договоре, заключенном между предприятием-изготовителем и внешнеэкономической организацией.
2.15.2. Маркировка грузовых мест - по ГОСТ 14192, а для кранов в экспортном исполнении - с учетом требований договора между предприятием-изготовителем и внешнеэкономической организацией. Фирменные таблички предприятия-изготовителя должны соответствовать требованиям ГОСТ 12969-67 и ГОСТ 12971-67.
(Измененная редакция. Изм. № 1).
2.16. Упаковка
2.16.1. Консервация кранов и запасных частей - по ГОСТ 9.014, группа изделий 1.
2.16.2. Металлоконструкции кранов транспортируются неупакованными, при этом они должны быть закреплены от смещения при транспортировании.
2.16.3. Упаковка электрических талей - по ГОСТ 22584.
2.16.4. Кабины кранов должны отправляться потребителю в частично упакованном и закрытом виде. Стекла кабины должны быть защищены от повреждений деревянными щитами. Допускается отгружать стекла в отдельной таре (ящиках).
2.16.5. Остальные детали, сборочные единицы и эксплуатационная документация должны быть упакованы в тару. Документация, ключ от кабины, ключ кнопочного поста должны быть вложены в пакет из полиэтиленовой пленки по ГОСТ 10354.
2.16.6.
Тара для кранов, изготавливаемых для нужд народного
хозяйства, должна выполняться по ГОСТ 2991-85, а для кранов, предназначенных на
экспорт - по
ГОСТ
24634-81 и в соответствии с
условиями договора между предприятием, и внешнеэкономической организацией.
(Новая редакция. Изм. № 1).
2.16.7. В тару для упаковки деталей, сборочных единиц и эксплуатационной документации вкладываются мешочки с силикагелем марки КСМ по ГОСТ 3956, влажность которого должна быть не более 2%, и в количестве, предусмотренном нормативно-технической документацией на краны.
2.16.8. Детали и сборочные единицы, упаковываемые в тару, должны быть закреплены от смещений при транспортировании.
В каждый ящик должен быть вложен упаковочный лист, в котором указывается:
наименование предприятия-изготовителя;
обозначение изделия;
количество изделий;
дата упаковки, фамилия упаковщика.
3.1. Для проверки соответствия требованиям настоящего стандарта предприятие-изготовитель проводит приемо-сдаточные и периодические испытания.
3.2. Приемо-сдаточным испытаниям подвергается каждый кран. При приемо-сдаточных испытаниях проверяют сборочные единицы металлоконструкций, электрооборудование и механизмы на соответствие требованиям разд. 1 и пп. 2.1-2.5, 2.6.1-2.6.7, 2.7-2.10, 2.11.1, 2.11.2, 2.13.2-2.13.12.
3.3. Приемо-сдаточные испытания кранов, изготовляемых в тропическом исполнении, должны проводиться с учетом требований ГОСТ 15151, а для кранов, изготовляемых на экспорт, также по программе, согласованной предприятием-изготовителем с внешнеэкономической организацией.
3.4. Периодическим испытаниям подвергают до 2% годового выпуска кранов, но не менее одного крана каждой грузоподъемности один раз в два года по программе, согласованной и утвержденной в соответствии с ГОСТ 15.001;
Допускается проводить испытания у потребителя кранов.
3.5. При периодических испытаниях должны проводиться:
контрольная сборка крана;
техническое освидетельствование в объеме, предусмотренном с Правилами устройства и безопасной эксплуатации грузоподъемных кранов»;
обкатка кранов без нагрузки;
испытание кранов под нагрузкой по программе и методике периодических испытаний.
При этом проверяют состояние металлоконструкций и сварных соединений, основные параметры и размеры, скорости подъема и передвижения крана и тали, энергопотребление, значения показателей надежности, уровни шума и вибрации и другие требования безопасности, установленные настоящим стандартом.
4.1. Основные параметры и размеры (пп. 1.4-1.6, 2.1, 2.2, 2.4, 2.5, 2.6.4, 2.8.1, 2.13.8, 2.13.11, 2.13.12), а также допустимые отклонения (пп. 2.8.3-2.8.5, 2.13.18) проверяют универсальными и специальными средствами измерений.
4.2. Массу кранов (п. 1.4) проверяют взвешиванием отдельных элементов крана с погрешностью измерения ±2%.
4.3. Соответствие материалов (п. 2.7) требованиям действующих стандартов проверяют по сертификатам на них.
4.4. Контроль швов сварных соединений (п. 2.9.1) проверяют внешним осмотром, измерением, радиографическим просвечиванием стыковых швов по ГОСТ 7512 и механическим испытаниям по ГОСТ 3242 и ГОСТ 6996.
4.5. Качество металлических поверхностей (п. 2.10) проверяют внешним осмотром и сравнением с эталоном по ГОСТ 9.402.
4.6. Качество монтажа электрооборудования (п. 2.11) контролируют внешним осмотром и проверяют на соответствие электрическим схемам.
4.7. Измерение шума, вибрационных характеристик, уровней освещенности (пп. 2.13.11, 2.13.13-2.13.17) проводят в соответствии с требованиями Санитарных правил по устройству и оборудованию кабин управления мостовых и козловых кранов, утвержденных Минздравом СССР. Требования к измерению параметров шума и вибрации - по ГОСТ 12.1.050 и ГОСТ 12.1.012-90. Условия проведения испытаний устанавливают в нормативно-технической документации.
(Измененная редакция. Изм. № 2).
4.8. Показатели надежности (п. 2.12.1) проверяют по данным, полученным в условиях эксплуатации по методике, утвержденной в установленном порядке.
Методы контроля и оценки показателей надежности по отраслевой нормативно-технической документации.
(Измененная редакция. Изм. № 2).
4.9. Проверку требований пп. 2.3, 2.6.1-2.6.3, 2.6.5, 2.13.2-2.13.7, 2.13.9, 2.13.10 проводят внешним осмотром.
5.1. Транспортирование деталей и сборочных единиц кранов допускается любым видом транспорта в соответствии с правилами, действующими на транспорте данных видов.
5.2. Условия транспортирования - группа (7) Ж1 по ГОСТ 15150.
5.3. Условия хранения - группа (6) ОЖ2 по ГОСТ 15150. Условия хранения комплектующих изделий и оборудования, упакованного в транспортные ящики или кабины крановщика - по группе хранения 2 (С) ГОСТ 15150.
Срок действия защиты кранов до переконсервации:
в помещении - не более 24 мес.;
на открытых площадках - не более 12 мес.
Предприятие-изготовитель гарантирует соответствие кранов требованиям настоящего стандарта при соблюдении условий эксплуатации, транспортирования, хранения и монтажа, установленных стандартом.
Гарантийный срок эксплуатации - 18 мес со дня ввода в эксплуатацию для кранов, изготавливаемых для нужд народного хозяйства, для кранов, изготавливаемых на экспорт,-18 мес со дня ввода в эксплуатацию, но не более 24 мес с момента проследования их через Государственную границу СССР.
|
Грузоподъемность, т |
Пролет, м |
Н |
Н1 |
|
не более |
|||
|
1 |
4,5 |
780 |
430 |
|
7,5 |
|||
|
10,5 |
760 |
||
|
2 |
4,5 |
780 |
720 |
|
7,5 |
840 |
||
|
10,5 |
600 |
||
|
3,2 |
4,5 |
840 |
880 |
|
7,5 |
860 |
||
|
10,5 |
930 |
||
|
5 |
4,5 |
860 |
1120 |
|
7,5 |
|||
|
10,5 |
900 |
||
(введено дополнительно. Изм. № 1).
1. РАЗРАБОТАН И ВНЕСЕН Министерством тяжелого, энергетического и транспортного машиностроения СССР
ИСПОЛНИТЕЛИ
А. С. Липатов. Г. А. Воронцов, Н. М. Колпаков, В. И. Гридасов, А. С. Дзехцер, Б. И. Левченко, Т. М. Косолапова
2. УТВЕРЖДЕН И ВВЕДЕН В ДЕЙСТВИЕ Постановлением Государственного комитета СССР по стандартам от 28.03.89 № 757
3. Срок проверки-1994 г., периодичность-5 лет
4. Взамен ГОСТ 22045-82
5. ССЫЛОЧНЫЕ НОРМАТИВНО-ТЕХНИЧЕСКИЕ ДОКУМЕНТЫ
|
Обозначение НТД, на который дана ссылка |
Номер пункта |
|
ГОСТ 9.074-77 |
|
|
ГОСТ 9.401-79 |
|
|
ГОСТ 9.402-80 |
|
|
ГОСТ 12.1.042-84 |
|
|
ГОСТ 12.1.050-86 |
|
|
ГОСТ 12.2.003-74 |
|
|
ГОСТ 12.2.065-81 |
|
|
ГОСТ 12.2.066-81 |
|
|
ГОСТ 12.2.067-81 |
|
|
ГОСТ 12.2.070-81 |
|
|
ГОСТ 12.4.026-76 |
|
|
ГОСТ 12.4.040-78 |
|
|
ГОСТ 27.502-81 |
|
|
ГОСТ 27.503-81 |
|
|
ГОСТ 3325-85 |
|
|
ГОСТ 3956-76 |
|
|
ГОСТ 14192-77 |
|
|
ГОСТ 14254-80 |
|
|
ГОСТ 22584-88 |
|
|
ГОСТ 25546-82 |
|
СОДЕРЖАНИЕ